
号
外
华东电力设计院
再立新功!
2018年12月31日7时58分,由华东电力设计院承担设计的国家能源集团宿迁电厂2×660MW机组工程3号机组通过168小时试运,正式投产发电,标志着我国首台高效灵活二次再热机组研制及工程示范成功。
看视频了解
国家能源集团宿迁电厂2×660MW机组工程
宿迁电厂168试运行成功
国家能源集团宿迁电厂2×660MW机组工程
|
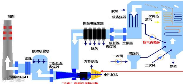
宿迁电厂计划建设两台66万千瓦超超临界二次再热燃煤发电机组,同步安装烟气脱硫、脱硝装置。该工程是国家重点研发计划项目“高效灵活二次再热发电机组研制及工程示范”和“燃煤电站低成本超低排放控制技术及规模装备”的依托工程。 |
|
|
国家重点 |
|
国家能源集团宿迁电厂2×660MW机组工程 |
|
|
设计数据显示,机组发电效率大于48.02%,100% 额定负荷发电煤耗小于256克每千瓦时,70%-100%额定负荷发电煤耗256-260克每千瓦时。该机组建成后将成为全世界最优,指标最好的示范电厂。 |
|
|
世界领先 |
|
|
示范项目全工况能耗分布图 |
|
宿迁电厂夜景 |
|
|
|
国家能源集团宿迁电厂2×660MW机组工程于2016年6月28日正式开工建设。
|


