点击蓝字 关注我们
ENTERPRISE
1、螺杆制冷压缩机
螺杆冷水机组基于蒸气压缩式制冷循环原理运行,其核心流程为:制冷剂在螺杆压缩机中被压缩升温后,进入冷凝器释放热量凝结为高压液体,经节流装置降压降温形成低温低压液体,随后在蒸发器中吸收载冷剂(如水)的热量汽化,从而实现制冷。整个过程通过压缩机、冷凝器、节流阀、蒸发器四大核心部件的协同作用完成制冷循环。
2、水冷冷凝器
本水冷冷凝器采用壳管式结构设计,制冷剂(氟利昂)在壳程流动,冷却水于管程内循环。通过采用高效换热管(如低肋铜管)增大换热面积,结合壳程折流板强化湍流,显著提升传热系数至600-700kcal/(m²·h·℃),实现制冷剂快速冷凝与高效热量交换。
3、蒸发器
蒸发器按制冷剂与载冷剂流动路径可分为满液式与干式两类:
满液式蒸发器
制冷剂在壳程(铜管外侧)沸腾吸热,载冷剂(如水)于管程(铜管内部)循环,通过壳管间高效换热实现制冷。该结构传热系数高,但需注意制冷剂充注量控制及润滑油回流问题。
干式蒸发器
制冷剂在管程(铜管内部)蒸发,载冷剂于壳程(铜管外侧)流动。其优势在于制冷剂充注量仅为满液式的1/3,且避免载冷剂冻结风险,但需通过折流板强化管外湍流以提升传热效率。
干式蒸发器采用管壳式结构设计,制冷剂(如R134a、R410a)在铜管内部流动并蒸发吸热,载冷剂(水或盐水)于壳程环绕管簇循环。通过折流板强制湍流及高效内肋铜管强化传热,其传热系数可达500-800 W/(m²·K) ,相较于满液式蒸发器减少约30%制冷剂充注量 ,同时避免载冷剂冻结风险。
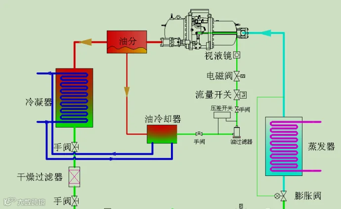
4、膨胀阀、 电磁阀、视液镜,过滤器等辅件
膨胀阀:膨胀阀位于视液镜之后靠近蒸发器,作为节流部件用于制冷回路中。它能够根据蒸发器出口过热度而打开至一定开度。膨胀阀安装在干燥过滤器之后,因此制冷回路中的杂质首先被过滤。
电磁阀:电磁阀是制冷系统中控制制冷剂自动通、断的阀门。电磁阀可分为直接作用式和间接作用式两种,用于商业制冷设备中的电磁阀一般为直接作用式。
视液镜:视液镜的作用是显示制冷系统中是否有制冷剂,检测制冷剂中是否有水汽,视液镜内的颜色指示器能显示水汽含量。
干燥过滤器:干燥过滤器安装在冷凝器和视液镜之间的管路上,能够将水分和污染物从气态制冷剂中除去。
油过滤器:油过滤器主要是防止不杂质进入压缩机和油泵,当油过滤器两端压降大于2bar时要更换油过滤器。
5、压缩机电控系统保护
马达线圈内埋额定电流限值器
马达线圈内埋恒温器
排气高温保护
排气高温保护
油压差保护
吸气温度保护
排气压力保护
油过滤器压差保护
电源保护
欠相逆相
不平衡保护
动态/静态保护
6、压缩机能量调节
所有螺杆压缩机均可实现连续能量调节 , 调节10%~100%。能量调节通过缩短压缩行程来实现,是通过液压驱动滑阀来改变液压驱动滑阀是通过装在一个块上的四个电磁阀来控制。
7、油路系统
螺杆压缩机通过 高低压差驱动冷冻油循环 实现润滑与冷却功能:制冷剂在压缩过程中产生的压力差形成动力源,驱动冷冻油经内置油路系统分别进入轴承与转子间隙,形成动态油膜以降低摩擦系数(可减少30%机械磨损),同时通过强制对流带走摩擦热(传热效率提升至600-800W/m²K)。在连续排气阶段,约3-5%的冷冻油会随制冷剂排出压缩机,若未通过 油分离器+回油管路 有效回收(典型回收率需>95%),将导致油位持续下降至警戒值以下,引发轴承干摩擦(温度骤升>175℃)、转子咬合等不可逆损伤,严重时需整体更换压缩机。
回油系统随制冷剂气体排出的冷冻油顺利回到压缩机,油的循环是由于油分离器和排气压力与注油口之间的压力差所形成的,因为油循环是由压力差产生的,所以油的流量取决于排气与吸气之间的压差。
8、经济器系统
经济器通过制冷剂自身节流蒸发吸收热量从而使另一部分制冷剂得到过冷,采用经济器补气循环,能改善压缩制冷循环的效率,提高制冷量,降低压缩机排气温度,使压缩机应用范围更广。
经济器循环工作流程包括两个循环,一个是辅路循环,一个是主路循环。
辅路循环:如下图所示,制冷剂来自冷凝器冷凝后的中温高压制冷剂液体,经过经济器电子膨胀阀节流降温进入经济器的辅侧,吸收主侧中制冷剂的热量而蒸发,进入压缩机中压腔参与压缩。
主路循环:如上图所示,从冷凝器冷凝后的中温高压制冷剂液体,进入经济器的主侧,被辅侧低温低压的冷媒吸收热量后过冷度进一步提高,经过系统电子膨胀阀节流后进入蒸发器吸气蒸发,继而进入压缩机吸气腔参与压缩。
9、冷却水系统
一般是由冷却水塔制冷实现,冷却水是空调在制冷过程中产生大量热量通过管道,水泵送入室外冷却塔进行冷却,也就是讲,冷却水就是把主机产生的热量送出室外的运输工具。
10、冷冻水系统
冷冻水是把空调制的冷量通过管道.水泵送入房间,再由房间的风机盘管交换给空间,简单讲,冷冻水就是把冷量从空调机房传送到使用房间的运输工具。
二、螺杆机组过滤器与冷冻油更换
1、冷冻油更换
压缩机换油操作需严格遵循以下流程:首先关闭高压排气及低压吸气截止阀,通过压缩机工艺阀针释放系统内残余制冷剂,使曲轴箱压力与大气压平衡。随后拆卸油槽侧面泄油阀(参考设备结构图),彻底排空冷冻油并取出磁性过滤网进行深度清洗(建议使用煤油或四氯化碳溶剂去除油泥杂质)。完成基础排油后,通过低压充气阀注入干燥氮气(压力控制在0.3-0.5MPa),同时手动封闭泄油口形成密闭空间,利用气体压力将残余油分从油路死角强制排出。清洗后的过滤网需经氮气吹扫至完全干燥后装复,最后拧紧密封塞并检查油槽密封性。该操作需重点控制氮气吹扫压力(避免超过设备耐压值)及油槽干燥度(露点需≤-40℃),防止水分残留导致冷冻油乳化。
冷冻油注入工艺流程优化方案:
系统负压构建
将充氟表高压端连接压缩机高压工艺阀针,启动真空泵对曲轴箱实施负压抽吸(目标真空度≤-0.1MPa),同步拆卸低压充氟管并接入冷冻油容器。
油液输送控制
利用曲轴箱与外界压力差(ΔP≥50kPa),通过低压充氟管形成虹吸效应,将冷冻油(推荐ISO VG32或VG46)注入曲轴箱,注入量以视油镜液位标定下限上浮10-15%为基准(典型值:R134a系统约1.2-1.8L)。
后处理与验证
完成注油后需执行:
系统保压测试(24h压降≤10%)
油泵功能验证(进出口压差≥1.5bar
润滑油光谱分析(污染度NAS≤8级)
关键控制点:
真空泵选型需匹配系统容积(推荐抽速≥5L/s)
注油温度应控制在40-60℃(降低粘度阻力)
油位观察需在停机静置30分钟后进行(避免动态误差)
该工艺通过压力差驱动替代传统手动注油,可提升注油精度30%以上,同时减少制冷剂污染风险
另外,我们已经更新了压缩机更换冷冻油和过滤器的视频,需要也可以点击文章顶部的图片了解资料。
2、过滤器更换
关闭制冷机组锁死储液罐阀门;
挂压力表放掉膨胀阀到储液罐之前的冷媒;
待冷媒放完全后,用两把大活嘴扳手拆下干燥过滤器;
将新的干燥过滤器安装上,注意干燥过滤器的方向;
打开电子膨胀阀和储液罐阀门;
开启关闭的系统,观察空调运行是否正常
持续观察一段时间空调运行
【免责声明】:本文章来源于制冷技术公众号版权归原作者所有,本公众号转载不做商用,内容为作者个人观点。如有侵权,请联系删除。
长期原创征稿
制冷、冷链、暖通、空调、热泵、通风行业
行业企业:新技术、新产品、最新项目、经典案例、招聘信息、庆典活动等。
创新技术:新型技术、研究成果、技术趋势、创新解决方案等。
欢迎 添加微信 投稿、合作 !
往期推荐:
螺杆压缩机常见故障分析及处理
螺杆压缩机常见故障分析及处理
压缩机故障检查与判断方法
冷库活塞压缩机换油操作与注意事项

