
面临困境
销售团队绩效差,业绩增长缓慢?
销售拜访针对性不足、流于形式?
市场信息难以把控、订单推进难?
... ...
销售是企业生存和发展的关键,企业必须出售产品或服务,才能取得收入、获取利润,才能继续运营,对医药流通企业来说也不例外,需要将更多产品推广到医院、药店等医药终端。
通过阿米巴经营,借助数据让企业经营管理更加精细化。
管理的关注点在于:获得更多的销售收入、更快地回款、销售收入中高毛利药品占比更高些。
所以,分析方案的设计着眼于销售收入、回款额和毛利率三个指标。这三个关键业绩指标对应的三个操作指标,即合同额、发货额和验收额。
01
监控
KPI目标达成情况分析
通过对KPI达成情况的监控,实现从营销部门的绩效管理逐步深入到前端员工的订单管理中,重点关注企业目标的传递和落实情况。

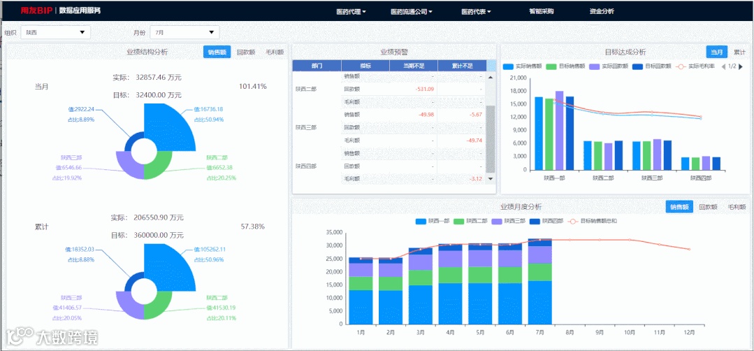
图-医端代表目标达成情况分析
在分析中,从当月与累计两个角度着重分析销售额、回款额、毛利额这三个业绩指标:
业绩结构分析:各个区域/组织的完成情况;
目标达成分析:实现进度情况,是否达成指标,距离指标的差距还有多远;
月度趋势分析:掌握经营变化情况,预测未来发展方向提供依据。
业绩预警分析:发现阻碍整体业绩提升的原因,具体出现在哪个区域、哪个部门、甚至哪位员工身上,并通过业务指导、激励等方式,保障部门乃至企业的目标达成。
另外,以表格的形式显示明细数据,从终端维度看到三个KPI指标的具体完成情况,辅助企业科学决策。
02
激励
人人都是经营者
如何更有效地增加数据对医药代表的激励作用呢?让医药代表将自己的每日工作成果更直接地与个人绩效显性挂钩。
员工可以随时随地在手机上看到自己的最新业绩完成情况、绩效奖金及KPI完成情况,通过数据精准计算,明确告知医药代表每日的工作是如何影响了他的绩效变动,立马干劲儿十足!

同时,针对三个指标明确给出业绩达成指导,为下一阶段需要在哪个方面继续发力提供了方向性建议。
作为规模扩张上的支持,人人都是经营者。
03
指导
推进订单的执行
医药代表的高效,代表着医药流通企业在近药端的高效运营。数据帮助医药代表拜访更具针对性,推进订单高效达成。
当医药代表来到了自己所负责的一家终端医院,习惯性定位打卡,通过数据应用服务看到该医院的订单状况、订单执行情况,协助高效推进订单的完成,更好地辅助员工完成业绩。

将订单数据按照流程进度情况进行划分:待发货、待验收、待付款、执行中。医药代表可以看到这些订单的进度情况,并根据数据采取相应的对策:

如果发货不足,应该先到药房了解库存情况。若库存不足要提醒发货;若库存丰富,就要去相关科室推动处方;
如果长期不验收,要到药房了解详情,找到不验收的因素,推动验收进度;
如果长期不付款,可以看到是否在账期内,并以此判断催款的紧急程度;找到不付款的原因,是药房有没有提交结算通知单,或财务是否押后结算。
用友数据应用服务,实时监测业绩达成情况,并通过数据落实薪酬激励,赋能业务指导,协助医药代表高效落实订单,让医药代表在走访终端时更有针对性、目的性!
END
►
用友U8 cloud
用友U8 cloud,基于全新的企业互联网理念设计的云ERP,为企业提供集人财物客产供销于一体的云ERP整体解决方案,安全可信,合规可靠,全面支持多组织业务协同、智能财务、智能报账、智能供应链、智能资产、智能人力、智能生产,构建产业链运营平台。
U8 cloud 以助力企业业务创新和管理变革为己任,推动企业敏经营、轻管理、简 IT,帮助成长型企业重塑新的商业模式,赋能成 长型企业高速发展、云化创新。

Look forward to cooperating with you
助力企业信息化成长!20年行业经验,为中小企业提供信息化解决方案。助力企业实现智能管理,公司拥有销售、实施、售后、开发的服务队伍。公司全体同仁感谢您对我们的关注,并期待着与您的合作,谢谢!
广东鼎维网络科技有限公司
广东省厚街镇寮厦鸿俊国际商务大厦1801
咨询热线:0769-85588602
深圳鼎维软件有限公司
深圳市宝安区79区好运来商务大厦A座12楼020室
咨询热线:0755-86902540
广州鼎维计算机有限公司
广州市天河区元岗村下元岗东街40号1号楼218室
咨询热线:4006600691

喜欢我,就给我一个“在看”

