欢迎关注:辽宁润迪汽车环保科技股份有限公司,如果您喜欢,请点击题目下方蓝字
后加关注,或点击右上角分享到朋友圈。了解润迪系列产品,知道更多汽车保养常识,请关注我们哦!

我们已经对SCR后处理的技术原理和结构组成有一定认识,今日我们将SCR后处理系统中辅助零部件作出说明。包括尿素箱、尿素加热阀、传感器及管线等,可别小瞧这些辅助零部件,使用不当可是直接影响我们发动机功率。广大卡友好好学习,别让尿素溶液伤害我们的爱车。

1、尿素箱
由抗尿素腐蚀的材料制成,如塑料、不锈钢等。一般容量为15~40升。
2、尿素温度传感器和液位传感器

温度传感器:模拟信号输出给DCU,供电电压一般为5V±0.25V,温度范围-40°C~100°C。
液位传感器:两个拼脚,三级(满、接近空、完全空)。
3、尿素箱加热阀
控制流向尿素箱的冷却液流。一般电流2A,供电电压24V。
4、氮氧化合物NOX传感器

监测氮氧化合物NOX和NH3在废气中的浓度。测量范围一般在0~1500ppm,反应时间750毫秒。
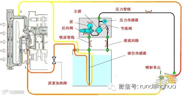
5、尿素管线等
典型的部件管线布置图如下所示。

关于尿素
在SCR系统中,最重要的就是还原剂——尿素溶液。
有人想,这个尿素溶液是不是可以用我们常见的尿素化肥兑水就可以了呢?当然是不可以的,这里的尿素溶液其实是农用尿素提纯后形成的,呈淡蓝色液态的,在卡车上需要一个单独的容器来存储,尿素溶液中不可再添加水和柴油了。

车用尿素溶液也有着不同的叫法,在欧洲有个动听的名字,叫Ad-blue,直译为添蓝。
而在北美则被称为DEF,DieselExhaustFluid的缩写,中文直译为“柴油机排放处理液”。
当发动机开始工作后,ECU根据柴油机的工况、催化器温度和环境状态来精确计量尿素溶液的喷射量。尿素溶液被喷射到排气管中,与柴油机排气进行均匀混合并进行化学反应,以净化排尾气。
尿素的消耗量比较低,满足欧IV标准的消耗量大约是燃油消耗的3.5%,满足欧V标准大约是燃油消耗的5%。当尿素罐内没有尿素后,发动机的NOX排放就会超标,车辆的在线诊断系统也会报警,提示司机及时“添蓝”。

地址:辽宁省辽阳市太子河区干渠路86号
主营:车用尿素溶液、机动车制动液、发动机冷却液、车用润滑油、风窗玻璃清洗剂等
招商电话:0419--2381799 2382799


