水泥行业不仅是经济发展的重要支撑,也是能源消耗和二氧化碳排放的“大户”。据数据显示,我国水泥行业能源消费约占建材行业的70%—80%,碳排放量超过全国碳排放总量的10%。这一数据不仅揭示了水泥行业的能耗现状,更凸显了节能降碳的紧迫性。
目前,我国仍有约16%的水泥熟料产能能效低于基准水平,老旧设备的存在成为制约行业发展的瓶颈。同时,低碳燃料替代、资源循环利用以及数字化管理水平等方面也存在巨大的提升空间。因此,水泥行业的节能降碳不仅是应对气候变化的必然选择,也是实现行业可持续发展的必由之路。
政策引领节能降碳行动
为推动水泥行业的节能降碳,国家发展改革委等部门联合印发了《水泥行业节能降碳专项行动计划》。该计划明确了到2025年底,水泥熟料产能控制在18亿吨左右,能效标杆水平以上产能占比达到30%等具体目标。同时,还提出了优化产业布局、加快节能降碳改造、实施低碳燃料替代等六大重点任务,为水泥行业的节能降碳指明了方向。
在政策支持方面,政府通过实施差异化产量调控、阶梯电价制度等措施,推动水泥企业提高能效水平。同时,加大资金支持力度,发展绿色金融和转型金融产品服务,为水泥行业的节能降碳改造提供资金保障。此外,标准的提升和技术创新也是推动水泥行业节能降碳的重要力量。
节能降碳技术路径探索
提升能效技术:通过采用低导热系数的纳米隔热板、复合砖等新型高效隔热材料,降低烧成系统热耗,提高能源利用效率。
实施低碳燃料替代:推动水泥窑生物质燃料利用,利用我国丰富的生物质资源替代传统煤燃料,减少温室气体排放。
推动产品绿色转型:支持发展低钙水泥熟料等特种水泥,推动专用水泥、低碳水泥等制品的规模化生产,降低水泥产品的碳排放。
推进资源循环利用:以含钙工业废渣资源替代石灰石作为水泥生产原料,提高工业固废原料掺量比例,减少自然资源开采和碳排放。
提升数字化管理水平:建立数据采集和集散控制系统、专家优化智能控制系统等,实现全流程智能质量控制和能效管理。
思为交互
全厂环境智能化管控治一体化平台
针对水泥行业的节能降碳需求,思为交互推出了全厂环境智能化管控治一体化平台。该平台融合了物联网、大数据、人工智能等技术,实现了对水泥生产全过程的环境监测、智能控制和综合治理。通过实时环境监测、智能控制优化和综合治理决策等功能,为水泥企业提供了精准的节能降碳解决方案。
五大台账系统
环境监测
实施区域化数据管理,记录排放历史,监控设施状态,快速响应传感器报警。通过标准化阈值和实时监测大屏,确保污染物排放符合标准。
环保门禁
设置可管控车辆类型,车辆信息审核校验能判定车辆是否超标并控制道闸,还可查询运输车辆进出场记录,支持多类型查询。
视频监控
实现水泥厂区关键点位的视频监控,包括进出口和生产环节,以自动监测和控制污染物排放。
DCS
生产过程中,利用DCS系统将传感器采集的实时数据转化为数字信号,实现集中监控。实时数据监控确保生产稳定,故障报警快速定位问题,生产台账记录关键数据以支持管理决策。
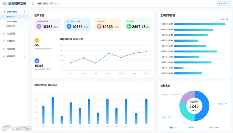
能碳管理
通过碳排放数据总览制定减排计划,多维度记录生产碳足迹,利用环境监测大屏监控能耗和碳排放,执行节能降碳措施。
水泥行业的节能降碳之路虽然充满挑战,但通过技术创新、政策支持以及企业的共同努力,我们有理由相信,水泥行业将实现绿色、智能、可持续的发展。思为交互愿与水泥行业携手共进,为推动水泥行业的节能降碳和绿色转型贡献力量。
扫码关注
欢迎私信咨询

