
2024 年 9 月 21 日中共中央办公厅、国务院办公厅提出《关于进一步提升基层应急管理能力的意见》(以下简称《意见》),并于 10 月 8 日正式发布。《意见》强调,加强基层应急管理能力建设是防范化解重大安全风险、及时应对处置各类灾害事故的固本之策,是推进应急管理体系和能力现代化的重要内容。《意见》提出,强化基层应急管理支撑保障能力,加强科技赋能,推广“智慧应急”系统,应用新技术,配备新型技术装备,提高基层应急管理的科技水平;推进标准化建设,加快基层应急力量配置、场所设施、物资装备、应急标识等标准化建设,做到力量充足、设施完备、装备齐全、标识一致、管理规范。
国家治理的根基在基层,应急管理的根基也在基层。要大力提升基层应急管理能力水平,必须加快基层智慧应急建设。围绕提升基层应急管理的信息化、智能化水平,邦正科技自研基层应急平台一体机,以软硬件一体化推进基层应急管理平台建设。
硬件支撑:基层应急平台一体机
邦正基层应急平台一体机是一套架构于专业软、硬件环境之上的成熟、开放、可快速部署的产品化系统。依据《中华人民共和国突发事件应对法》、《国家应急平台体系建设技术要求》等国家出台的相关法律、法规逐渐完善起来的,具有权威性 。应急平台是具备风险分析、监测监控、预测预警、动态决策、综合协调、应急联动与总结评估功能的综合性软硬件集成平台。邦正基层应急平台一体机实现软件硬件一体化、运行维护一体化、应急管理一体化、融合通信一体化,内置完整应急平台功能,接入用户单位已有网络环境和音视频资源,可以快速搭建应急指挥调度平台,形成应急指挥调度能力。

软件内容:基层应急管理软件平台
将县(市、区、旗)、乡镇(街道)(含开发区、工业园区等各类功能区)等组织机构进行四级精细化、片区化、网格化管理形成网格矩阵,可汇总统计各个网格区域内负责人和分管负责人的信息,统一维护角色、权限等信息;同时,以网格矩阵为基础,基于具体业务可以实现底层与上级之间数据互通,包括指令接收、任务下发、隐患信息上报等。
基层应急APP通过分权分域,分为区县、乡镇、村、组四级管理。能够及时将事件现场信息、事件处置进展、处理过程和处置结果等发送到相关领导及应急处置人员手中,保证相关人员掌握实时、准确、关键的事件相关信息,进而使得政府能够合理、有效地组织和调动应急资源(人员、物资、装备),实现协调指挥,向公众提供社会紧急救助服务。总体功能包含网格矩阵、事件快报、信息上报、应急预案、任务反馈、资源一张图、通知公告、应急值班表等。
将自然灾害、事故灾难、公共卫生事件、社会安全事件等各类应急预案根据预案级别、类别分类维护,对预案进行结构化、属性化、流程化处理,将预案中规定的响应、处置内容与相应组织、人员、应急保障资源进行关联。可以树立依法管理的理念,提高应急预案法制化管理水平。随着突发事件的变异和外部环境的变化,要及时对应急预案进行更新和改进,增强应急预案的生命力。经常组织应急预案的检查与评估,夯实应急预案管理责任,通过实施奖惩与考核促使应急预案管理,实现应急预案科学化管理的目标。
值班值守系统在突发事件发生时,可依据当前值班信息,对在岗人员进行及时派遣,对各部门未调派人员进行应急安排。及时下发不同等级的通知公告、工作安排、批示要情,满足决策领导在不同时间、不同地域环境下的信息共享。系统主要功能包括:值班记录、值班要情、值班信息、领导批示办理、文电拟办、编排班、通讯录等。
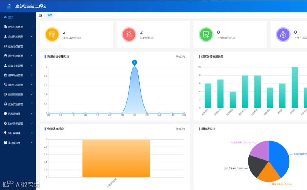
为加强对应急资源的精确管理、实时监控和科学调度,提高应急处置能力,使应急资源工作战备化、科学化,应急资源管理系统对各类资源进行信息化统筹管理,让指挥者能直观地看到事发地周边资源信息,便于指挥调度。主要包括:应急机构管理、救援队伍管理、应急物资管理、医疗机构管理、应急专家管理、避难场所管理、运输资源管理、应急资金管理等。
参照《企业职工伤亡事故分类》(GB 6441—1986)对辨识出的安全风险进行分类梳理,综合考虑起因物、引起事故的诱导性原因、致害物、伤害方式等,确定安全风险类别。采用相应的风险评估方法确定安全风险等级,依据安全风险类别和等级建立安全风险数据库,绘制企业“红橙黄蓝”四色安全风险空间分布图。
主要从排查标准、排查计划、排查治理到隐患台账等方面实现企业隐患的“清零存量、严控增量”,与风险分级管控共同形成组织/机构安全的双重防护体系。
对安全管理中静态资源、设备等进行信息监测、预警管理。基于AI技术平台集成国内外先进算法,综合利用图像处理、目标检测、行为分析等技术手段,对动态环境下的违规行为实时监测、智能分析预警,提高预警精准度,实现从人防、技防向智防提升。
可通过应急广播、显示大屏、APP、小程序、公众号等渠道向社会公众、社会媒体、应急责任人、重点企事业单位和其他社会团体等发布图文、影视片等多种形式的科普宣教信息,可设置投放时间、投放区域、曝光量。


