在恒温恒湿生产环境中,传统温湿度调控面临多重挑战:一方面,现有系统高度依赖老师傅经验调节,每次开机需长达40分钟的调试周期才能满足工艺要求,造成产线等待成本攀升;另一方面,由于环境参数的波动导致工程师每周需进行15次以上的手动干预,严重影响生产效率。
除此之外,大部分企业使用的传统PID控制模式也会引发系统性资源浪费——表冷阀与加热阀高达98%开度的同步运行导致“冷热自相残杀”的能源内耗,每年百万级电费白白蒸发。
多参数协同优化: 建立复杂有机模型,综合考虑温湿度、能耗目标等多因素,做出全局最优决策。
数据驱动&自学习: 挖掘历史数据,预测未来工况,持续优化策略,越用越聪明。
消除“冷热抵消”: AI精准调控表冷、加热、加湿阀门,彻底避免先降温再加热、先除湿再加湿的能源浪费(局部节能率可达75%-99%)。
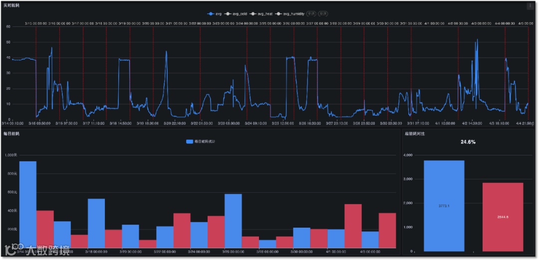
快速响应: 开机启动时间从PID的 40分钟 缩短至 4分钟,效率提升90%以上!
工艺指标保障: 确保温湿度等核心参数严格达标,降低报警率70%以上。
抗干扰能力强: 适应复杂工况,稳定运行。
大幅减少人工干预: 降低运维成本80%以上。

行业: 制药、食品、3C电子、新材料等对恒温恒湿洁净环境要求高、能耗大的制造业。
场景: 洁净车间空调系统节能、能源精细化管理、环境参数精准控制。
部署方式:非侵入式部署, 安全便捷,不影响现有生产。
未来已来,和利时卡优倍持续融合边缘计算、预测性维护和数字孪生与AI算法,打造更高效、智能、可持续的工业环境管理!
立即咨询
为您的车间开启
智能节能新时代
添加官方微信
免费获取HolliCube OS白皮书
和利时卡优倍科技有限公司(以下简称“卡优倍”)是领先的工业AI顶层架构设计和IIOT平台供应商,在北京、西安、重庆、济南设立分支机构,构建覆盖全国的数字化服务网络。

卡优倍自主研发HolliCube OS数字工业操作系统。从顶层设计到落地运营,我们提供:工业数字化顶层架构设计、智能场景AI解决方案、全周期运营提升支持,赋能客户从自动化迈向智能化。
🔍让机器会思考
🏭让智造更懂你
————
————
了解全部产品
您可以在工作时间拨打
13100623376
或扫描二维码留言与我们联系

