▲
- 点击上方蓝字,关注Sinorbis -
A local presence with global appeal
Your Asian website is your digital epicentre, hence our website creation team has a deep level of experience in building websites that resonate with Asian audiences, while remaining consistent with your global brand.
Boost your loading speed
Capturing the attention of consumers in Asia demands lightning-fast website loading times. We’ll craft a stunning, fast-loading website wherever your audience is in Asia, tailored to fit the local digital landscape and regulatory requisites across Asia.
Reach Asian mobile audiences
Asia boasts a mobile internet user base like no other, so mobile optimisation is a necessity. That’s why all our websites are mobile-responsive by default. By adopting a mobile-first approach, businesses can tap into the vast potential of Asia's digital landscape, guaranteeing that their online presence remains accessible, engaging, and user-friendly for the millions of mobile users across Asia.
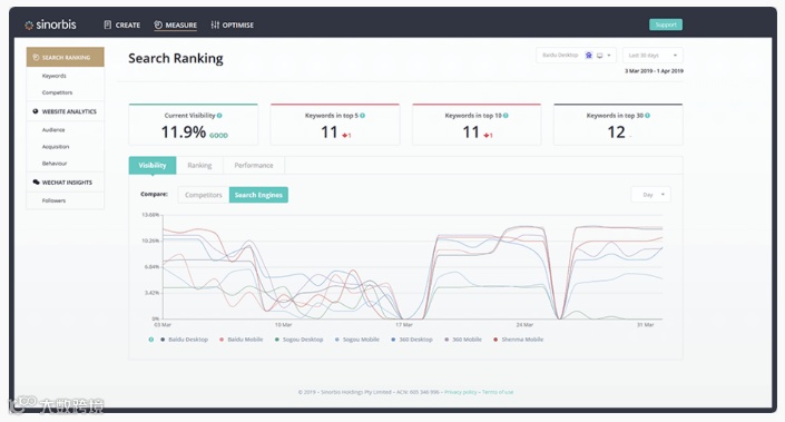
Visible for Asian search engines
Start marketing to Asia in weeks
We can build and publish your website for Asia within a couple of weeks after signing up to Sinorbis. It’s never been faster to get your organisation Asia ready!
Replicable marketing success
Our intuitive platform empowers you to effectively replicate and modify custom landing page templates giving you the tools you need to run and optimise your digital campaigns without additional help.
See Sinorbis in action
Get a personalised demo to see how Sinorbis can help bolster your digital experience in Asia.
click"read more"and contact our team today
Sinorbis
识别二维码关注我们

