博控速度,积极响应
▼


博控方案,成功试点
▼

博控产品,崭露锋芒
▼

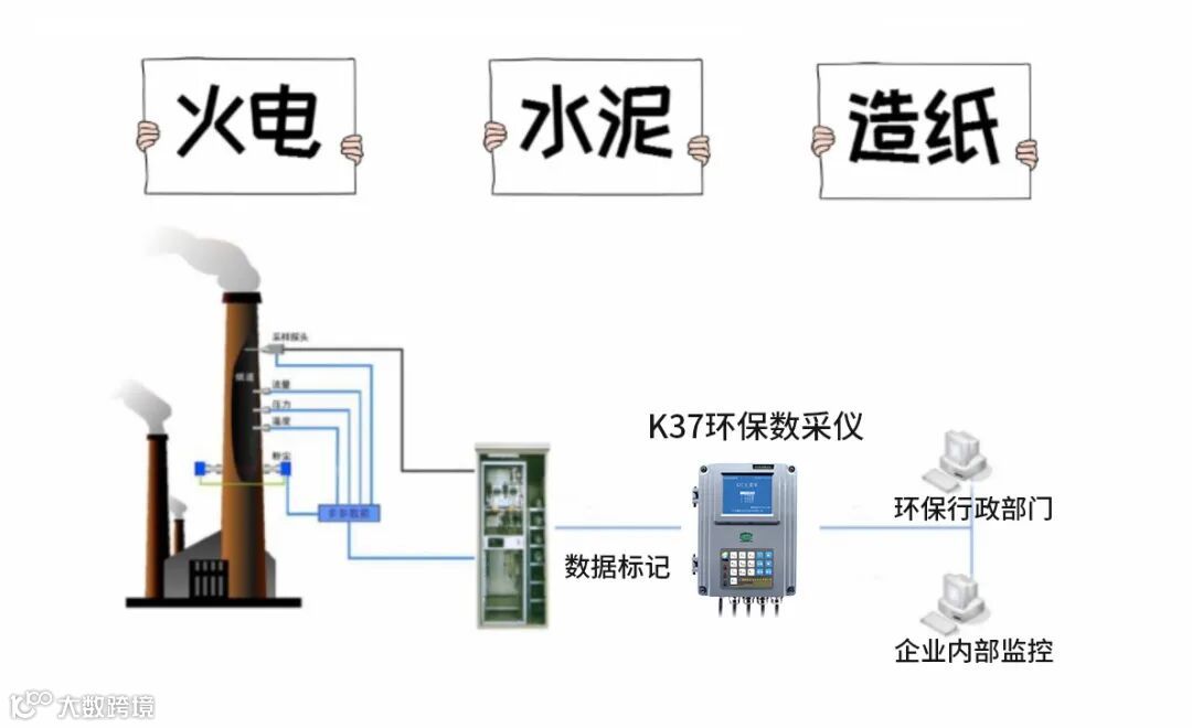
2、满足HJ477-2009、HJ 212—2017,通过适用性检测及中环协认证
3、从DCS系统上采集工况参数、工况标记;从前端监测仪表采集监测数据及数据标
4、内置16G存储器,上报至生态环境部门的实时数据(包含锅炉蒸发量、燃气轮机功率、窑尾烟室温度等)可存储 1 年以上,分钟数据存储 1 年以上,小时数据存储 3 年以上,日数据 10 年以上
5、支持手动、自动数据补传
6、支持U盘本地升级、无线远程升级
7、具备6路带隔离的RS-232接口和1路RS-485接口
8、异常自动报警功能
21号文件相关讯息将实时更新,请大家密切关注!
关于我们

广州博控自动化技术有限公司,创立于2003年,是国内领先的生态环境物联网系统专业供应商、国家高新技术企业。公司专注于生态环境在线监测技术的研发和应用,持续推动生态环境信息资源高效、精准的传递,为行政监管部门、生态环境物联网公司、终端企业提供优质高效的产品、解决方案和服务。
广东化一环境科技有限公司为集团母公司,于2016年在广州市南沙自贸区成立,获得国家级高新技术企业认定。公司含管理中心、研发中心、财务中心、知识产权中心、制造中心,专注于研究多元化的生态环境监测应用场景,深入挖掘生态环境大数据价值,以领先技术推动中国生态环境物联网进程,致力于成为生态环境物联网系统领导品牌。
扫
描
二
维
码
关
注

化一环境&广州博控
生态环境物联网系统专业供应商

