为贯彻数字化发展战略,天津泰达水业有限公司(以下简称:泰达水业)与天津泰达数智科技发展有限公司(以下简称:泰达数智)强强联合,基于信创技术体系,共同打造“泰水智管系统”。该系统实现了从底层硬件到核心软件的自主可控,在保障安全可靠的同时,具备行业领先的技术水平。目前,系统已全面投入运行,在平台统一、数据贯通、运营提效、服务升级与管理协同五个方面取得重要突破,为智慧城市建设贡献了具有水务行业特色的数字化实践与经验。
筑平台、通数据,夯实智慧运营基础
“泰水智管系统”成功构建了水业标准物联网接入与管理平台,整合多家厂商、近9万只智能水表数据,实现“一平台管控、全数据归集”,为后续感知设备的自主选型与规模化覆盖打下坚实基础。通过建立企业数据标准与共享机制,打破以往系统壁垒,运营核心业务数据联通效率提升90%以上,真正实现“数据跑起来,管理跟上来”。
强业务、提效能,实现运营模式升级
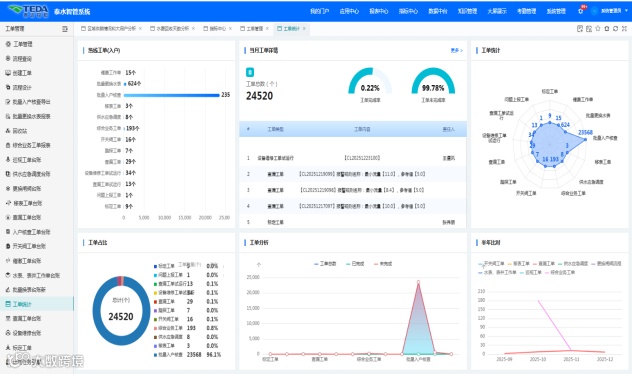
在关键业务领域,“泰水智管系统”推动实现三大转变:计量管理由分散走向集中,处理效率提升8倍;漏损管控从事后处置转向实时预警与定向排查,试点区域问题发现周期从30天缩短至1天,再生水产销差率从12%成功降至5%以下;设备运维由“被动响应”升级为“主动防控”,运维精准度与响应速度同步提升。
优机制、促协同,构建智慧管理新模式
通过打造移动化、可视化决策支持平台,“泰水智管系统”将公司运行关键指标与分析报表实时推送至各级管理者,信息获取效率提升80%,推动管理决策全面迈向数据驱动。全闭环智慧工单系统高效运转2.5万余次,派单提速40%,作业规范达标率达98%,内部协同效率显著增强。
暖服务、惠民生,打造水业服务新体验
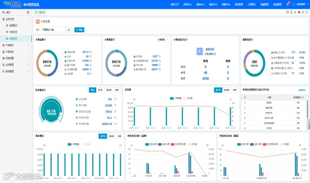
依托“泰水智管系统”,泰达水业针对企业、居民两类用户推出精细化服务举措,全面升级供水服务体验。面向企业用户,推行“无感抄表+智能结算”服务,为449家试点企业提供远程数字化服务,异常用水隔天预警,变“被动应对”为“主动保障”,在持续优化营商环境的同时,构建高质量企业用水数据资产;面向居民用户,一线人员可实时调取用水信息,实现咨询“秒回应、速化解”,客户满意度提升超30%,切实提升了公共服务的温度与透明度。
育人才、强根基,积蓄可持续发展动能
项目建设与人才成长同步推进。“泰水智管系统”推动传统岗位向技术岗位转型,开展全员数据应用培训,覆盖率达85%,初步打造出一支懂业务、精数据、善运营的复合型数字团队。同时,成功获得2025年第一批天津市制造业高质量发展专项奖补资金,并取得7项软件著作权,实现知识产权“零的突破”,为长远发展筑牢根基。
“泰水智管系统”的建成与落地,是泰达水业与泰达数智战略协同与技术创新的重要成果,不仅在智慧水务建设中取得了实质性突破,更探索出一条数据赋能传统水务转型的可行路径。未来,双方将继续深化合作,进一步拓展智能分析场景,充分释放数据价值,共同为集团高质量发展与城市智慧化治理提供坚实支撑。

