在安全生产领域,每天数以千计的无效报警信息常常让操作人员应接不暇。面对复杂多变的工艺环境和频繁的报警信息,如何高效管理、精准处置报警,成为提升企业安全风险管控能力的关键。苏州同企人工智能科技有限公司,凭借深厚的技术积累和行业经验,匠心打造的工艺报警优化管理系统,以智能化手段为企业生产安全保驾护航。
2025 年危化行业智能化建设进入攻坚期,应急管理部明确将 “工艺生产报警优化管理” 列为重点建设场景,要求企业实现报警管理的规范化、标准化、智能化。同企作为“工业互联网+安全生产”的引领者,紧扣《“工业互联网 + 危化安全生产” 工艺生产报警优化管理系统建设应用指南(试行)》核心要求,以全栈自研技术打造工艺生产报警优化管理系统,用数据智能终结无效报警、报警泛滥等行业痛点,为危化企业提供从数据采集到决策执行的全生命周期报警管理解决方案。
作为系统核心竞争力,同企搭建了 “数据源 - 采集层 - 数据层 - 应用层 - 展示层” 五级技术架构,实现报警数据的全链路精准管控:
多协议兼容采集
支持 OPC DA、MODBUS-TCP、OPC A&E 等主流协议,无缝对接 DCS、PLC、SIS、GDS 等各类控制系统,实现实时数据与报警事件的全面捕获,解决多厂家设备数据孤岛问题。
数据预处理引擎
通过信号滤波、范式化处理、报警事件归并等技术,滤除网络干扰等无效数据,将不同格式的报警信息统一解析为报警点位、时间、类型等结构化数据,确保数据质量与一致性。
高性能数据处理
搭载报警计算引擎与分析引擎,实现实时流式计算与历史数据深度分析,结合时序数据库与关系数据库的双存储架构,兼顾数据处理速度与长期追溯需求,支撑每秒海量报警数据的稳定处理。
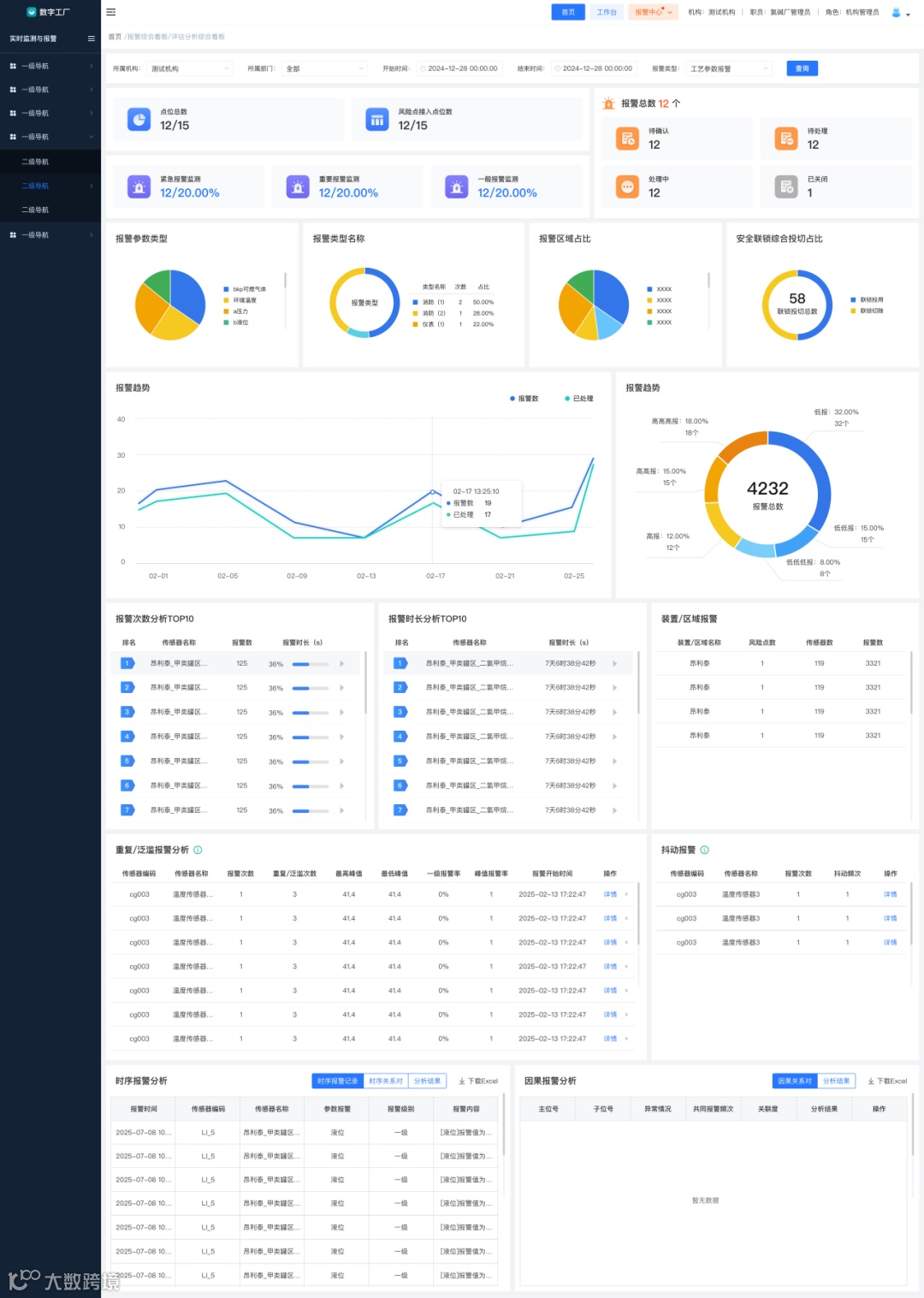
图 / 评估分析综合看板
全场景实时监测,风险可视化触达
基于 3D 可视化地图,系统实现传感器点位实时定位与数据可视化展示,支持 DCS/PLC/SIS、GDS 等监测数据的实时查看与历史趋势回溯(1 小时、6 小时、12 小时等多维度筛选)。更创新实现报警视频联动功能,报警触发时关联监控自动录像,现场实时视频弹窗展示,让风险状态一目了然,为快速处置提供直观依据。
智能报警管理,闭环处置无遗漏
分级推送提级机制:按报警优先级(紧急/重要/一般)配置推送规则,通过移动端 APP、短信等多渠道推送,超时未处置自动提级至分管领导,确保关键报警不延误。
四元化处置路径:支持解除报警、发起隐患排查、发起维修、剔除报警四种处理方式,剔除报警需经审批流程,剔除记录不纳入绩效统计,实现无效报警精准清理。
因果关联协同处理:基于主位号与子位号关联关系表,自动识别因果报警并支持批量勾选处理,避免重复处置,提升响应效率。
多维度分析评估,报警优化有依据
系统内置抖动报警、时序报警、因果报警、报警泛滥等多类专业分析模型:
抖动报警:通过 “死区设定” 算法,自动过滤工艺测量点反复越限的无效报警,死区值精准计算为(高报值 - 低报值)× 死区百分比,有效减少滋扰报警。
因果报警:通过关联度计算公式(关联度 = 共同报警次数/(总报警次数-共同报警次数)),智能识别主从报警关系,支持合并为公共报警。
报警泛滥分析:自定义时间区间与报警数量阈值,自动统计高频报警的起始时间、峰值与持续时长,为工艺优化提供数据支撑。
全流程审计管理,合规追溯有保障
支持传感器属性审计与报警信息审计两类审计类型,审计计划可自定义传感器范围、时间区间与责任人,实现:
传感器属性在线编辑与审批,台账自动同步更新,确保与 DCS 系统一致性。
报警数据按时间范围筛选核对,审计结果需签字确认,全程留痕可追溯,满足监管对报警配置变更、阈值一致性的核查要求。
可视化绩效看板,管理决策数字化
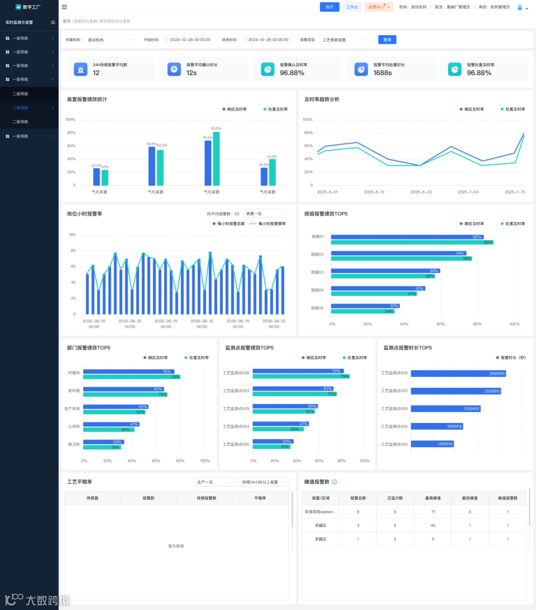
提供评估分析与绩效指标两大综合看板,涵盖时平均报警数、确认及时率(30秒内确认占比)、处置及时率(30分钟内处置占比)、24小时持续报警数、10分钟峰值报警数等核心KPI,支持按部门、装置、班组、岗位多维度统计排名,直观呈现报警管理水平,为考核与优化决策提供数据支撑。
图 / 绩效指标综合看板
系统支持多工况报警配置自动切换,适配装置开工、停工、产品切换、降负荷运行等不同生产场景,可与可燃有毒气体检测系统、双重预防机制、人员定位、特殊作业管理等系统深度集成,提升风险感知与应急处置协同能力。
山东某化工企业接入同企工艺报警优化系统后,报警发生时自动推送至事发区域附近的巡检人员,减少无效报警70%,应急响应效率提升 80%。
2025年危化行业智能化转型进入深水区,工艺报警优化管理已成为企业安全合规的硬性要求。同企工艺生产报警优化管理系统,以政策为导向、以技术为核心,实现企业全链路数据智能、全场景功能覆盖、全流程合规追溯的显著成效。选择同企,就是选择技术硬核的安全保障,让每一次报警都精准有效,让每一套装置都平稳运行。
往期推荐

