这是一款硬币分类工具套装,包含四色分类盘、计数管及100张专用包装纸,使用时只需按色叠放托盘,放入硬币后摇晃即可自动分拣。随后通过对应计数管精准计数,并利用管装包装纸快速完成硬币卷裹,流程顺畅高效。

整个工具采用优质ABS塑料与牛皮纸制作,坚固耐用。无论是家庭零钱整理还是商铺收银,这套经济实用的工具都能让硬币清点、包装变得轻松省时。

产品视频
销量数据
卖家精灵数据显示,这产品有1个变体,当前刚上架220天,上架即出单,目前近30天父体销量480单。

关键词竞价
反查结果显示,所有流量词几乎都是广告流量。其中主要流量词coin sorter的ppc竞价1.14美金,主要流量词coin wrappers的ppc竞价0.79美金,主要流量词coin counter的ppc竞价0.57美金竞价,主要流量词coin sorter machine的ppc竞价1.66美金。

利润情况
当前店铺售价为18.99美元,佣金2.84美元,FBA费用是6.44美元,国内类似同款产品采购价加头程物流约7美金,整体账面利润率约14%(数据仅供参考)。

产品专利
睿观专利检索发现,这个产品已有欧洲外观专利。其他专利没有查,风险未知。


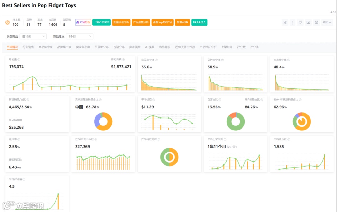
市场分析
市场数据显示,100样本中新品有8个,新品销量占比2.54%,商品集中率33.8%,品牌集中度38.9%,卖家集中度48.4%,中国卖家占比63.78%,类目退货率2.55%。

小编总结
这算欧美特定市场下的产品,应用场景单一,总体需求量一般,利润非常低,且还有欧盟专利。除非有特定的优势资源,且已经在水里,不然实在找不到任何推荐的理由。


