朋友推荐了一款LED手电筒手套,此前我在一个汽车维修视频中也注意到类似产品。这款戴在手指上的照明工具创意新颖,具备一定市场潜力,但可能存在专利风险,需谨慎评估。
产品描述
LED手电筒手套,专为男性设计,适合作为父亲、男友或丈夫的节日礼物,可用于圣诞袜填充或生日赠礼。具备防水功能,带拨动开关,适用于露营、钓鱼、设备维修等场景。

销量数据
该产品目前有1个变体,上架208天以来持续出单,近30天父体销量达969单,表现稳定。

关键词与流量分析
流量以自然搜索为主,核心关键词“flashlight gloves for men”CPC竞价为1.6美元,推广成本相对较高。

利润分析
当前售价12.99美元,平台佣金1.95美元,FBA费用4.03美元,国内采购及头程物流成本约2美元,账面利润率超38%(数据仅供参考)。

专利情况
经睿观专利检索,该产品存在相似外观设计专利,发明专利及其他类型专利未全面排查,侵权风险尚不明确,建议深入查证。


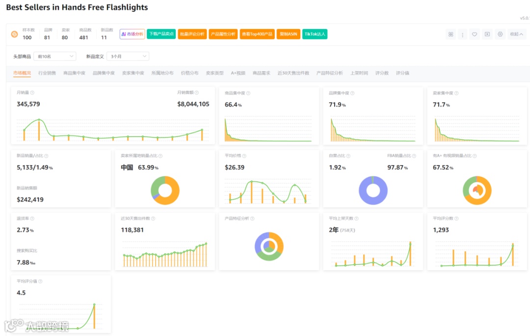
市场概况
市场数据显示,在100个样本中,新品占比11个,新品销量占比1.49%,商品集中度66.4%,品牌集中度71.9%,卖家集中度71.7%,中国卖家占比63.99%,类目退货率为2.73%,市场竞争格局较为集中。

总结
该产品为第二代改良款,创意实用,市场需求清晰,销售数据良好,利润空间可观。但CPC竞价偏高,推广难度较大,且存在潜在专利风险,尤其是外观专利已有相似案例。建议进入前全面排查专利信息,审慎决策。

