大数跨境
0
0

【CP2016专题预告】省人化·自动化-PVC造粒设备自动化系统

【CP2016专题预告】省人化·自动化-PVC造粒设备自动化系统 松井
2016-04-22
1
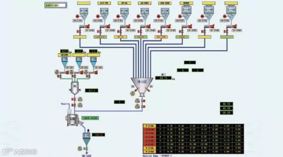
导读:“省人化·自动化”需要解决的2个问题!


本次展会松井将以PVC造粒设备自动化系统为例展示省人化·自动化。欢迎各位现场莅临参观,松井展台号:E3馆J41



省人化·自动化的必要性:

 针对人工费增加的问题


相对现今中国每年上升的人工费用,设备的自动化、无人化正在逐步推进中。

 品质的提高
Q
PVC造粒工程里最重要的是什么?   
A
是正确的配比和稳定的喂料时间点。 



展会现场将有粉末自动输送系统动展。

欢迎各位莅临参观!



更多展会预告,请见松井邀请函

Chinaplas2016邀请函

长按识别图中二维码打开邀请函


点击下方“阅读原文”即可打开邀请函
【声明】内容源于网络
0
0
松井
1993年起,松井率先进入中国市场,先后成立了张家港长城松井有限公司、上海松井机械有限公司、台湾松井国际股份有限公司、松井机电贸易(上海)有限公司四家独资子公司。其生产、销售服务网络遍布华东、华南、华北、东北以及台湾地区。
内容 81
粉丝 0
松井 1993年起,松井率先进入中国市场,先后成立了张家港长城松井有限公司、上海松井机械有限公司、台湾松井国际股份有限公司、松井机电贸易(上海)有限公司四家独资子公司。其生产、销售服务网络遍布华东、华南、华北、东北以及台湾地区。
总阅读11
粉丝0
内容81