近年来,一建集团建筑节能及设施运维工程公司始终秉承建筑全生命周期服务商的理念,承建了一批如浦东美术馆、百联西郊购物中心、上汽服务产业集聚区、上药集团上海物流中心、中债登数据中心等标志性运维项目,逐步提升了集商业综合体、物流园区、数据中心、半导体研发、文化展馆、高档写字楼等多业态的综合运维服务能力。
浦东美术馆运维
百联西郊购物中心运维
上汽服务产业集聚区运维
2022年,建筑节能及设施运维工程公司以建工大厦为载体打造了智慧运维平台,对数字赋能理念进行了大胆实践与应用创新。
2023年,随着南京华新城智慧运维系统的逐步开发落地,标志着一建集团智慧运维平台正式迈入2.0时代。南京华新城T1塔楼由一建集团总承包建设,建筑高度274米,总建筑面积约11万平方米。未来,一建集团运维团队将与业主携手致力于把南京华新城打造为智慧管养标杆楼宇。
南京华新城T1塔楼
南京首个LEED&WELL双金级认证国际甲级写字楼
运维团队运用数字孪生技术打造的运维平台,实现了BIM在建筑全生命周期的共享和应用,将建筑运行的动态数据与BIM静态模型相结合。通过全方位、实时互动和可视化的方式对建筑的运行进行管理,将大幅度提升建筑运维管理效率。
南京华新城T1塔楼数字孪生模型
提质迭代,精益求精
为更好地满足客户需求,运维团队充分打磨产品细节,从施工BIM、数字建模再到场景整合,通过不断迭代,实现全息孪生打造精益求精的运维平台。
模型构建过程1-施工BIM模型
模型构建过程2-经过轻量化处理的数字建模
模型构建过程3-场景模型建设
数字孪生,感知可视
数字建模作为智慧运维平台的核心架构,将建筑结构、设施设备、综合管线、办公环境等进行真实还原,实时监测建筑各项运行数据,并进行优化管理。
数字孪生模型感知可视
无人值守,降本增效
变配电是项目运行的关键设施,运维团队综合运用传感器、物联网、视频及数字孪生技术,实现了机房24小时无人值守,将三个分散于不同楼层的变电所进行统一管理。在监控中心大屏和手机上可以实时监测各变压器及配电回路的运行状态,有效地节省了运维人力成本,提升了变配电所的运维效率和故障响应速度。
远程监测配电间
自动巡检,准确高效
自动巡检以高效和数字化的方式替代人工巡检,可以在系统中制定巡检计划对时间策略、巡检设备等进行设置,也可以对超高层垂直分布的不同设备间进行全方位巡检,自动记录并生成巡检报告,在告警中心对异常事件进行集中处置。
磁悬浮主机巡检
水泵数字巡检
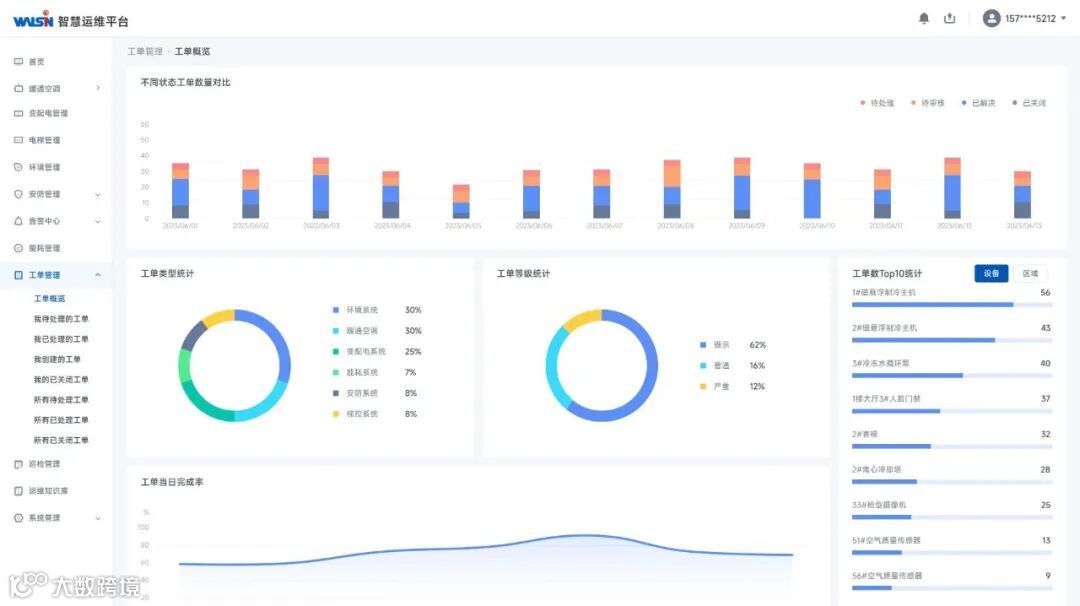
运维工单,提升服务
通过运维工单对设备告警和故障事件进行处理,确保问题得到闭环管理。在运维过程中记录和积累设备故障和维修知识形成运维知识库,对工单数据的进一步分析可以作为人员绩效考核和发现高频故障设备。
后台工单示意图
手机端运维工单示意图
环境监测,绿色健康
通过安装建筑内的空气质量传感器,对空气温度、湿度、TVOC、颗粒物(PM2.5/PM10)、甲醛、二氧化碳等进行监测并提供空气质量监测报告,展现建筑内部温度云图提升可视化效果,对办公环境的空气质量进行有效管理。
环境监测示意图
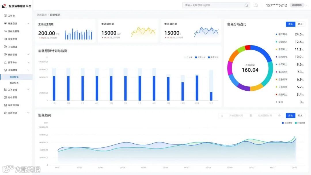
能源管理,低碳节能
智慧运维平台通过监测采集水、电、气能源消耗,分类分项汇总能源使用情况,诊断主要用能设备能效,实现建筑能耗、企业用碳的精细化管理,分析优化能源使用,减少建筑能耗降低运营成本。
能源管理后台示意图
系统集成,统一管控
智慧运维平台将门禁系统、视频监控系统、电梯梯控系统、锅炉系统等纳入智慧运维平台,进行统一管控,可以大幅提高协作效率。
门禁系统管理
视频监控管理
电梯梯控管理
锅炉系统管理
目前,南京华新城T1塔楼智慧运维平台已基本完成研发,计划在今年6月正式交付使用。数字孪生智慧运维平台启用后,南京华新城T1塔楼将大幅提升建筑运维效率、能源使用效率以及资产管理水平,在LEED&WELL双金级认证的基础上,有望进一步成为绿色节能标杆楼宇。一建集团将再接再厉,通过对智慧运维平台的不断升级,努力践行建筑全生命周期服务商理念。
资料来源:安装工程公司
编辑:吴小勇、瞿家欢
施伟元、罗洋、张多

