点击题目下方蓝字关注 环保人

长按图片·识别二维码关注

低温甲醇洗法工艺与液氮洗工艺结合一起用,因为低温甲醇洗装置已用作下游一氧化碳脱除工段的预冷阶段。不用再进行脱硫。
1.低温甲醇洗
低温甲醇洗是基于物理吸收的气体净化方法。该法是用甲醇同时或分段脱除CO2、H2S和各种有机硫,HCN、C2H2、C3、及C4以上的气态烃,水蒸气等,可以达到很高的净化度。气体中的总硫可脱至,二氧化碳可脱至<0.2mg/m3(标),CO2可脱至10~20 ml/m3。甲醇对H2、N2、CO的溶解度相当小,而且在溶液减压闪蒸过程中优先解吸,于是可通过分级闪蒸来回收,使气体在净化过程中有效成分的损失减至最少。
低温甲醇洗较适合于由含硫渣油或煤部分氧化法制合成气的脱硫和脱碳。
原理:低温甲醇洗是基于物理吸收的气体净化法。该法事用甲醇同时或分段脱出硫化氢、二氧化碳和各种有机硫,氰化物、烯烃、碳三及碳四以上的气态烃,水蒸气等,可以达到很高的净化度。
主要设备
甲醇洗的洗涤塔、再生塔、浓缩塔、精馏塔内部都用带浮阀的塔板,根据流量大小选用双溢流或单溢流。甲醇泵都是单端面离心泵,以防甲醇泄露。低温甲醇洗所用的换热器很多,面积很大,一般都为缠绕式。深度冷冻设备用釜式。冷却器使用列管式。煮沸器则用热虹吸式。低温甲醇洗设备内部不涂防腐涂料,也不用缓蚀剂,腐蚀不严重。
工艺特点:
(1)甲醇廉价。
(2)硫化氢和二氧化碳在甲醇中的溶解度高,溶剂循环量低,导致电能、蒸汽、冷却水的耗量低。
(3)甲醇溶液不仅能能脱除硫化氢、二氧化碳还能脱除其他有机硫和杂质。
(4)可以选择性脱除硫化氢,是变换气中硫化氢浓缩成高浓度的,便于硫磺回收。
(5)获得的净化气纯度高,并绝对干燥。
(6)低温甲醇洗法工艺与液氮洗工艺结合一起用,特别经济,因为低温甲醇洗装置已用作下游一氧化碳脱除工段的预冷阶段。不用再进行脱硫。
(7)过剩的只含很少硫化物的二氧化碳可放空,不存在环保问题。
低温甲醇洗的优缺点
优点
(1)甲醇在低温高压下,对CO2,H2S,COS有极大的溶解度。
(2)有较强的选择性。
(3)虽然甲醇的沸点较低,但在低温下的平衡蒸汽压仍很小,因此溶剂损失小。
(4)化学稳定性和热稳定性好,在吸收过程中不起泡,能与水互溶,可利用它来干燥原料气。
(5)粘度小。
(6)腐蚀性小,不需要特殊防腐材料。
(7)消耗指标低,蒸汽为:250kg/T NH3,电力23 度/t NH3.
(8)甲醇价廉易得。
缺点
(1)由于低温甲醇沉在低温下操作,因而对设备和管道的材质要求较高,在制造上也有一定的难度;
(2)为了降低能耗,回收冷量,换热设备特别多,流程显得很复杂,投资费用较大;
(3)尽管甲醇是一种低价、易得的溶剂,但有毒,给操作和维修带来一系列困难。
工艺流程图:


2.低温液氮洗
技术简介
本技术是针对大型合成氨装置中与低温甲醇洗工序相配套的CO等杂质脱除而开发的, 能够完成新装置的工艺设计以及现有装置的模拟分析、故障诊断、操作条件调优、过程和设备改造方案等方面工作。利用此技术已对多套新装置的工艺设计工作以及现有大型合成氨操作条件调优、故障诊断、以及过程和设备改造任务, 得到较满意的结果, 经济蛀益显着。
适用范围
现有合成氨装置液氮洗工序的工艺设计、生产调优、过程和设备改造, 扩产方案确定、节能改造等工作。
液氮洗净化系统的主要设备有:分子筛吸附器、多流股板翅式换热器、减压阀、闪蒸罐和精馏塔。为减少冷量损失,低温设备装在冷箱内。甲醇洗后的粗原料气首先进入分子筛吸附器的一组,将原料气中二氧化碳、水、甲醇等杂志最终除去后进入冷却换热,冷却后气体从底部进入氮洗塔,被由上而下的液氮洗涤,气体所含一氧化碳和甲烷等杂质被液氮溶解。精制气从氮洗塔顶部出来,经换入后用比例调节方式对其粗配氮,然后进入换热器加热到一定温度后分为两路:一路去甲醇洗工段,经换热器回收冷量后返回液氮洗工序;另一路则经换热器复热后,与从甲醇洗工序回来的另一路回合,经细配氮得到氢氮物质的合成气,从往合成工序压缩机。
液氮洗工艺虽其优点突出, 但它必须有空分与其配套,加之其设备制造难度大、投资高亦是不容忽视的。选用液氮洗后,CO馏分也不是非得回收才经济, 需与高温变换置于一体进行综合考虑。
工艺流程图:

3.聚乙二醇二甲醚法(NHD)
中国南京化学工业集团公司研究院对各种溶剂进行了筛选,得出用于脱硫脱碳的聚乙二醇二甲醚较佳溶剂组分。命名为NHD溶剂,并成功地用于以煤气化制得得合成气脱离脱碳的工业生产装置。NHD是一种优良的物理吸收溶剂,溶剂的主要成分是聚乙二醇二甲醚的同系物,其沸点高,冰点低,蒸汽压低,对H2S和CO2及COS等酸性气体有很强的选择吸收性能,脱除二氧化碳效率在物理吸收法中较高。在物理吸收法中,由于CO2在溶剂中的溶解服从亨利定律,因此仅适用于CO2分压较高的条件。
聚乙二醇二甲醚溶剂有如下特点:
(1) 溶剂对二氧化碳,硫化氢等酸性气体吸收能力强。
(2) 溶剂的蒸汽压很低,挥发性小。
(3) 溶剂具有很好的化学和热稳定性,不氧化、不降解。
(4) 溶剂对碳钢等金属材料无腐蚀性。
(5) 溶剂本身不起泡,具有选择性吸收硫化氢的特性,并可以吸收有机硫。
(6) 溶剂具有吸水性,可以干燥气体、无嗅、无毒。

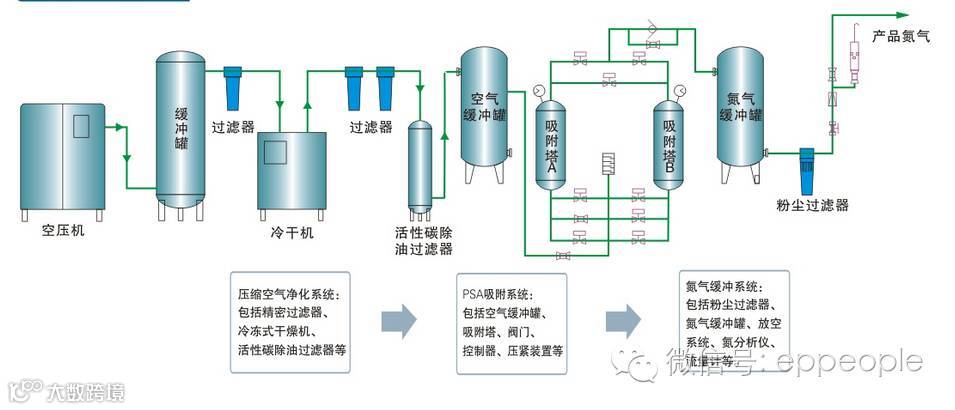
4.变压吸附法:
基本原理:利用吸附剂对混合气中不同气体的吸附容量随压力的不同而有差异的特性,在吸附剂选择性吸附的条件下,加压吸附混合物中的易吸附组分,减压解吸这些组分而使吸附剂得以再生,以供下一个循环使用。为了能使吸附分离法经济有效地实现,除吸附剂要有良好的吸附性能外,吸附剂的再生方法具有关键意义。吸附剂的再生程度,决定产品的纯度,并影响吸附剂的吸附能力。吸附剂的再生时间,决定吸附循环周期的长短,也决定吸附剂用量的多少。选择合适的再生方法,对吸附分离法的工业化起着重要作用。常用的减压解吸方法有降压、抽真空、冲洗、置换等,其目的都是为了降低吸附剂上被吸附组分的分压,使吸附剂得到再生。变压吸附工艺通常有吸附,减压(包括顺放、逆放、冲洗、置换、真空等),升压等基本步骤组成。
二段法变压吸附
脱碳技术,其主要特点是脱碳过程分2段进行。第1段脱除大部分二氧化碳,将出口气中二氧化碳控制在8%~12%,吸附结束后,通过多次均压步骤回收吸附塔中的氢氮气。多次均压结束后,吸附塔解吸气中的二氧化碳含量平均大于93% ,其余为氢气、氮气、一氧化碳及甲烷。由于第1 段出口气中二氧化碳控制在8%~12%,与单段法变压吸附脱碳技术出口气中二氧化碳控制在0.2%相比较,吸附塔内有效气体少,二氧化碳分压高,自然降压解吸推动力大,解吸出的二氧化碳较多,有相当一部分二氧化碳无须依靠真空泵抽出,因此吨氨电耗较低。第2段将第1段吸附塔出口气中的二氧化碳脱至0.2%以下,吸附结束后,通过多次均压步骤回收吸附塔中的氢氮气。多次均压结束后,吸附塔内的气体通过降压进入中间缓冲罐,再返回到第1段吸附塔内加以回收。因此,二段法变压吸附脱碳专利技术具有氢氮气损失小、吨氨电耗低的优势。
(1)当吸附压力为0.8MPa时,氢气回收率为99.2%,氮气回收率为97%,一氧化碳回收率为96%,吨氨电耗约为55KW/h。
(2)当吸附压力为1.6~2.0MPa时,氢气回收率为99.5%,氮气回收率为98% ,一氧化碳回收率为97%,吨氨电耗约为22 KW/h。投资比湿法脱碳低5%~20%(含变脱投资) 。
变压吸附脱碳技术与湿法脱碳相比具有运行费用低、装置可靠性高、维修量少、操作简单等优点,有效气体回收率高于湿法脱碳。

5.醇烃化工艺
针对双甲工艺存在的一些问题,湖南安淳公司把双甲工艺做了改进,即升级成为醇烃化精制工艺。工艺原理及工艺流程醇烃化工艺就是醇醚化、醇烃化精制工艺。
第一步将双甲工艺中甲醇化催化剂更换成醇醚复合催化剂,使CO+CO2与H2反应生成甲醇,并随即水解为二甲醚,其反应式为:
此过程称醇醚化,醇醚化副产物是醇醚混合物,醇醚化后CO+CO2控制在0.2%~0. 4%。第二步将双甲工艺的甲烷化催化剂更换为烃化催化剂,使CO+CO2与H2反应生成低碳烃化物、低碳醇化物,低碳烃化物、低碳醇化物在水冷温度下可冷凝为液相,与气体分离,烃化后气体CO+CO2可控制在10mL/m3左右。
烃化反应为:
醇烃化工艺灵活性强,原料气中一氧化碳含量范围较宽,最高达8%,最低可至1%,既能产粗甲醇,又可产醚含量很高的醇醚混合物(只改变触媒种类)。
醇烃化净化工艺特点
“醇烃化工艺”中烃化流程与“双甲工艺”中甲烷化流程基本类似,烃化较甲烷化在工业生产中具有如下优点:
①脱除CO+CO2的量低且稳定,并能较大幅度地提高联产甲醇的产量;
②烃化生产烃类物质,高压常温下冷凝分离;
③烃化操作温度较甲烷化低60~80度,烃化反应床层更易维持自热操作;
④烃化催化剂活性温区宽,不易烧结、老化,使用寿命长;
⑤烃化催化剂价格便宜;
甲醇在烃化塔内无逆反应发生。
醇烃化可以省去甲醇化后的净醇工序由于甲醇蒸汽和二甲醚蒸汽进入对甲烷化催化剂的反应活性影响较大,以往的工艺方法是在甲醇化后加一个净醇岗位,采用软水喷啉吸收甲醇化岗位未分离掉的醇,稀醇水作为甲醇精馏工段的萃取水。醇烃化精制,由于醇烃化工艺催化剂有产醇的功能,可以不设此岗位。当然,甲醇及二甲醚蒸汽对氨合成催化剂同样有影响,我们将与处理新鲜补充气中的微量水和油的处理方式一样在氨合成岗位进行处理。这种处理方式,无论采用何种流程,氨合成岗位均设有。
醇烃化精制有利于反应热平衡和反应转化率提高
一般来说,甲烷化反应催化剂活性温度为260~340℃。醇烃化催化剂活性温度在200~250℃。由于醇烃化催化剂的反应温度较甲烷化催化剂反应温度低,从热力学原理上,低的反应温度有利于反应效率的提高,换言之,同样条件下,醇烃化出口的精制气微量较之甲烷化精制的出气微量将要低,热平衡的要求也低一些,外供热量也相对少一些。同理也有利于外供热源的取得。
醇烃化工艺利于安全和环保
甲烷化催化剂以镍为主组分,这里有一个反应式是甲烷化反应时,在100~150℃时的反应,我们称之为羰基反应:
对系统进行检修时,停车之前对甲烷化反应器进行降温时,需要进入的温度区,将生成羰基镍物质,本物质为神经类毒素,蒸汽对人体有很强的毒害作用。这样对检修和开停车工作要求较高。而醇烃化反应无镍元素存在,故相对安全环保。再则,由于醇烃化催化剂中无贵重的镍金属,相对造价也便宜。
醇烃化工艺可以获得汽油替代品
如果我们将催化剂更加优化,也可以在净化合成氨原料气的同时,按F - T 反应的目的,获得人造汽油,这将会使工艺更加有利于社会,工厂获得更大的利益。目前,我们的醇烃化工艺用户出来的醇烃类物产物已经被当地有关企业看中,以较高价格收去作为燃料和柴油替代器,这是一个较有前途的产业。综上所述,醇烃化工艺是合成氨的具有革命性的成果,它是安淳公司研究人员不断进取,在自身已经拥有的双甲工艺成果的基础上,不断完善,用一种优质的醇烃化催化剂为替代甲烷化催化剂,并使流程进一步减化,创造出来的利于保护环境、经济效益更高、原料气损失更小的实用成果,是一个自身技术不断完善的技术产物。
工艺流程图:


环保人微信公众号:eppeople 环保之家,环保人的家!
环保之家论坛感谢您的关注! 您的关注,我们的动力!
做个出彩环保人!
------------------------------------------------------
百度“环保之家论坛”(http://www.ep-home.com/),页面左上角有邀请码,注册后即可下载!手机注册论坛的二维码:


广告:环保之家微信群4群 扫描二维码进入


