点击题目下方蓝字关注 环保人

长按图片·识别二维码关注

催化转化

管式固定床反应器

径向固定床反应器

单段绝热反应器

多段式绝热反应器

不同形状的催化剂
排烟脱硫

碱-亚硫酸铵吸收工艺流程

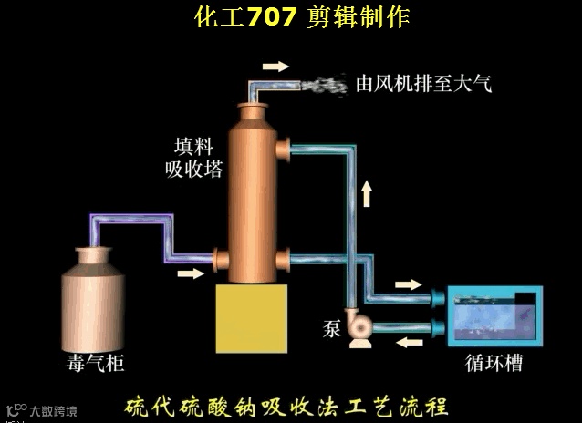
硫代硫酸钠吸收法工艺流程
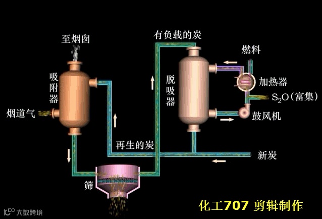
分子筛吸附法工艺流程

填充塔除尘器

活性炭吸附净化NOX的工艺流程

非选择性还原法净化NOX工艺流程

选择性还原法净化NOX工艺流程

稀硝酸吸收NOX废气的工艺流程

氨-碱溶液吸收流程
吸附净化

流化床吸附器

移动床吸附器

吸附剂加料装置

吸附剂卸料装置

吸附剂分配板

半连续式回收有机溶剂固定床吸附流程

流化状态

吸附剂不再生的固定床吸附工艺流程图

方形立式吸附器

常用圆形卧式吸附器
吸收净化

空心喷洒吸收器中喷嘴的组合方式

空气喷洒吸收器

鼓泡吸收塔

喷射文丘里除尘器

文丘里吸收器

活性炭吸收

筛板吸收塔

非循环过程气体吸收流程

多段杆吸收模型
烟气脱硫

加热再生法流程

亚硫酸钠法工艺流程

氨酸法净化硫酸尾气工艺流程

开米柯文氏管洗涤器

氧化镁浆液吸收法工艺流程

液相催化氧化法烟气脱硫工艺流程

用石灰石直接喷射法从烟气中脱除SO2的流程

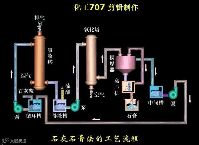
石灰石膏法的工艺流程
用石灰石直接喷射法从烟气中脱除SO2的流程

石灰石膏法的工艺流程
以上转自化工707
环保人公众号:eppeople 您的鼓励、点赞,我们的动力
环保之家论坛感谢您的关注!环保之家,环保人的家!做出彩环保人!
百度“环保之家论坛”(http://www.ep-home.com/),页面左上角有邀请码,注册后即可下载!手机注册论坛的二维码:



