点击题目下方蓝字关注 环保人
长按图片·识别二维码关注


生物处理法,其中包括传统活性污泥法、曝气池、曝气装置、新工艺,以及生物接触氧化、生物流化床、生物滤池、生物转盘。平时我们都是看文字和图片,今天来点新鲜的,七哥给大家整理了超多超实在的动图,保准让大家一饱眼福!
活性污泥法包括:传统活性污泥法、曝气池、曝气装置和新工艺。
1、传统活性污泥法
阶段曝气法

生物吸附法

完全混合法基本流程

延时曝气法基本流程

渐减曝气法基本流程

活性污泥法基本流程
2、曝气池
方形曝气池

圆形曝气池

推流式曝气池

氧化渠

曝气池

运行中的曝气池

3、曝气装置
K型叶轮曝气器

泵型叶轮曝气器

倒伞型叶轮曝气器

固定式单螺旋空气扩散装置

膜片微孔曝气器

射流式水力冲击空气扩散装置

水下空气扩散装置

网状膜空气扩散装置

转刷曝气器

盘式橡胶膜微孔曝气头的工作状况

安装中的膜气微孔曝气器

离心式潜水曝气机

WSL型液下射流曝气机

新工艺包括:AB法、纯氧曝气和氧化沟,下面逐一介绍
1、AB法
预处理过程

A段处理过程

B段处理过程

2、纯氧曝气
多段加盖式氧气法(联合曝气)

多段加盖式氧气法(表面曝气)

3、氧化沟
帕斯韦尔氧化沟处理系统

T型氧化沟系统工艺流程

DE型氧化沟工艺流程

氧化沟工艺运行

氧化沟转刷曝气

ORBAL氧化沟1

ORBAL氧化沟2

生物膜法包括:生物接触氧化、生物流化床、生物滤池和生物转盘。
1、生物接触氧化
接触氧化池的基本构造

鼓风曝气生物接触氧化池

表面曝气生物接触氧化池

2、生物流化床
气流动力流化床

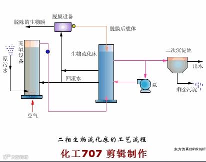
二相生物流化床的工艺流程

三相生物流化床的工艺流程

机械搅动流化床

叶轮脱膜装置

3、生物滤池
生物滤池工艺流程

生物滤池构造

生物滤池的渗水装置

旋转布水器

塔式生物滤池

生物滤池

暖气生物滤池

4、生物转盘
生物转盘工艺流程

生物转盘构造

生物转盘的布置

生物转盘

与平流沉淀池生物转盘

空气驱动生物转盘

生物转盘二级处理流程

本文由化工707首发,由化工707编辑整理,转载请注明来源
编辑:龙山水
来源: 龙山水 化工707


