
自亿加2.0上线以来,整个团队致力于创新探索,即将推出“行业应用”板块中又一重要功能:贸易大数据。



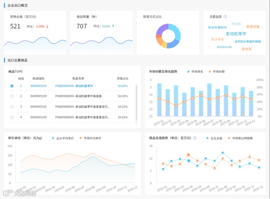
通过图表分析,走势和优劣将会直观呈现,帮助企业把握市场动向。
同时,贸易大数据还会对数据进行深层的整合挖掘,以热力图的形式展现出全球化视角下的竞争情况,为攻防战略提供强而有力的支撑。

贸易大数据还加载了马士基--航运物流全程无忧服务,力求在供应链的全程,保障货物的安全、迅速、无缝的流通。
在马士基 — 航运物流全程无忧服务中,马士基提供了诸如内陆运输、如意存、进出口报关等服务,与贸易大数据配合使用,将会帮助进出口企业实现真正的全程无忧。

近期,贸易大数据板块就将与各位见面,欢迎广大进出口企业使用并提出意见建议,我们将不断完善!亿加数据,期待与您的每一次互动!
党总支书记
常务副总经理
亿通国际作为上海电子口岸和中国(上海)国际贸易单一窗口的建设运营单位,长期致力于口岸及港航领域信息化建设,并为用户提供全面完善的口岸航贸、物流信息服务。公司与马士基等众多口岸生态圈企业有着广泛深入的合作,形成了紧密的协同关系。随着大数据、云计算、人工智能等新一轮信息技术发展,口岸服务向智能化、集成化方面发展的趋势进一步显现,贸易大数据是公司顺应时代潮流所推出的重点应用产品。本次很高兴邀请到马士基在最新发布的贸易大数据产品中展示了航运物流全程无忧产品,共同探索各类航贸产业链应用服务的融合共促,以期打造更加广泛的航贸生态圈。
马士基大中华区
海运客户服务总监
马士基和亿通国际是多年来的战略伙伴关系。此次,亿通国际作为上海口岸数据服务商积极为中国制造企业打造贸易大数据平台,非常有幸马士基作为全球综合的集装箱航运物流公司被邀请展示了全程无忧产品。马士基将提供全方位、数字化、端到端的解决方案,涉及内陆运输、国际航运、洲际铁路、国内外仓储等,全力帮助中国客户实现无缝衔接的国际供应链管理。
热线咨询
4008212199


