
导 读
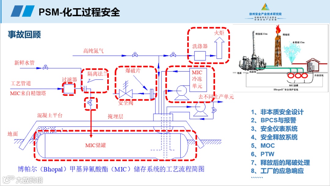
印度博帕尔灾难是历史上最严重的工业化学事故,影响巨大。1984年12月3日凌晨,印度中央邦的博帕尔市的美国联合碳化物属下的联合碳化物(印度)有限公司设于贫民区附近一所农药厂发生氰化物泄漏,引发了严重的后果。造成了2.5万人直接致死,55万人间接致死,另外有20多万人永久残废的人间惨剧。现在当地居民的患癌率及儿童夭折率,仍然因这灾难远比其他印度城市为高。由于这次事件,世界各国化学集团改变了拒绝与社区通报的态度,亦加强了安全措施。
在经过几次惨痛的事故教训之后,经过长期的摸索,总结出化工过程安全管理是行之有效的工业事故预防和控制方法,可以有效推动化工安全管理从事后控制向事前预防转变,更是企业及时消除安全隐患、预防事故发生、构建安全生产长效机制的重要基础性工作。
4月3日,安元大讲堂第十二期公益课程开播。此次课程邀请了徐州安全产业技术研究院院长助理、国家注册安全工程师、安全评价师、质量管理体系&环境管理体系注册外审员、徐州市安全生产专家吴威威。他以“PSM化工过程安全”为题,深入分析了印度博帕尔事故的原因,总结提出了工艺安全四原则,重点介绍了化工过程的危害管理。他很好的帮助大家对过程安全管理中工艺安全、危害管理等要素有了更深入的理解。
大讲堂上,吴威威老师回顾了印度博帕尔事故,深入剖析了该起事故暴露的问题和事故教训,阐述了工艺安全的四个原则,探索了危害管理的四个步骤。



本文编辑:小鹿子
本文供稿:中安




