
从2016年《中共中央国务院关于推进安全生产领域改革发展的意见》出台,到2017年《安全生产责任保险实施办法》出台,再到今年新修订的《安全生产法》的施行,可见党中央、国务院对安全生产工作的高度重视,安责险已经逐步成为国家安全生产管理体系的重要组成部分。
事故预防技术服务作为安责险的首要功能,服务质量决定安责险制度能否走多远,为此,应急部专门针对发布了行业标准《安全生产责任保险事故预防技术服务规范》(AQ9010-2019),该标准中明确要求保险机构建立信息管理系统,实现对事故预防技术服务全流程管理。
<<左右滑动查看更多>>


★安元“工业互联网+保险服务”平台典型案例★
探索“安全工地”风控管理新方法


★安元“工业互联网+保险服务”平台典型案例★
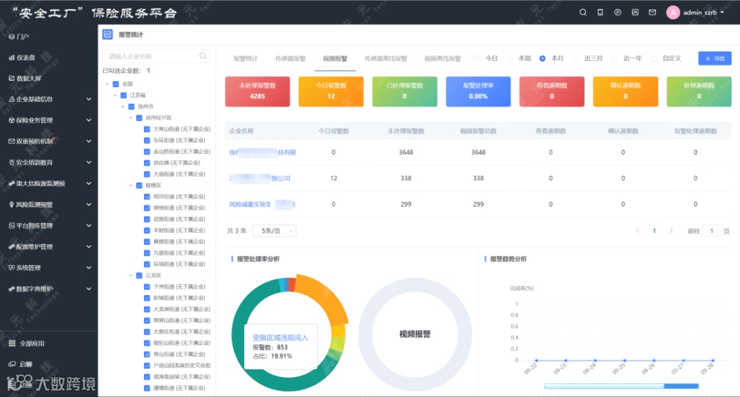
打造“安全工厂”服务新模式


★安元“工业互联网+保险服务”平台典型案例★
构建“自上而下”服务管理新体系

END
— 推荐阅读 —
安元工业互联网平台,建立国产化底座生态
安元入选国家级大数据产业发展试点示范项目
安元“危化品企业双重预防系统”2.0新产品

◀ 左右滑动,了解更多安元集团资讯
▶


