12月8日,全球领先的数智商业创新平台用友BIP再发新品,聚焦落地项目管理数智化转型,发布用友BIP项目云,以“数据驱动 智慧工程 敏捷服务”为主旨,面向工程建设项目、服务类项目两大核心项目类型,帮助企业实现数智化项目管理。
01
长期以来,我国工程项目建设主要依赖资源要素投入、大规模投资拉动等手段,工业化、信息化水平较低,生产方式粗放、科技创新能力不足等问题始终存在。2022年4月,中央财经委员会第十一次会议强调全面加强基础设施建设,构建现代化基础设施体系。
随着基建项目投资加大,给企业工程项目管理带来了巨大的市场空间。与此同时,随着服务行业GDP占比显著增加,知识密集型高端服务业快速发展,服务行业对项目管理的需求也愈加迫切。但服务业项目管理普遍存在项目经营管理乏力、项目策划不足、进度管理不透明、资源管理不全面、项目回款及收入确认管理粗放等痛点。
在我国数字中国战略之下,新技术日益成熟之上,政府相继出台多项政策,号召、引领、要求企业进行数字化转型。这必将重塑项目管理运营模式,使得企业项目管理落实数字化转型“必须性”“可行性”日益增强。
02
用友BIP项目云以数智化项目管理为目标,服务企业工程建设项目与服务类项目管理。其中,工程建设项目围绕项目成本、进度、安全、质量、协同等业务场景,构建涵盖项目业主、建设方、施工方及监理单位四级联动的智慧工程管理体系,通过“互联网+传统工程行业”深度融合,为项目管理科学决策提供支持;服务类项目围绕预算、采购、资源、进度、成果等核心要素,助力服务业项目企业实现精细化管理,管控关键业务流程,降低成本、提高利润、数据驱动决策。
用友BIP项目云以“数据驱动 智慧工程 敏捷服务”为核心理念。
数据驱动
全面的项目管理数据指标体系,通过数据助力项目价值创造,风险监控,实时分析。
智慧工程
“3+2+n”体系,包含项目管理成本、进度、质量安全三大核心管控数字化。项目全生命周期文档管理,项目资产一体化,实现项目两大产出物数字化。“云大物移智”等新技术助力工程管理实现项目管理n类场景数字孪生、智慧工程。
敏捷服务
围绕资源、进度、成果等核心要素,助力服务业项目企业实现精细化管理,管控关键业务流程,降低成本,提高利润,数据驱动决策。
用友BIP项目云基于企业数智化新底座用友iuap平台构建,与其他业务领域,如财务、税务、采购、供应链、生产制造等完美融合。未来,用友将会进一步加强在GIS+BIM,AIoT、三维模型服务,AI服务等领域与项目管理的融合,持续探索与提升工程管理的智慧化能力,帮助经营管理者通过数据洞悉业务,助力大型企业项目管理数智化转型。
03
用友BIP项目云,融合了项目业主、建设方、施工方、设计方、监理方等多方协同,涵盖项目前期、招投标、立项、成本、进度、质量、安全、现场协同、物资及服务、工程交付等,项目管理全生命周期的多种应用。为企业打通从商机到立项,从合同到回款,从执行到交付全流程的项目价值链。
典型场景一:精细化成本管理
工程项目建设中,通常由于工程规模较大,工程建设周期长,多参与方的问题,造成项目成本难管控,项目成本难统计。直接影响工程项目的资金支出,进而影响企业的利润。因此精细化的项目成本管控是众多企业共同追求的目标。
通过用友BIP项目云,可以建立标准、多级的项目概预算体系,实现概预算结果的数据继承,简化项目预算编制的过程;同时通过设置灵活的预算控制规则,以及预警或强控比例,实现对项目整体或项目成本对象的不同管控需求;通过直接归集、统计项目成本等功能,及时、准确获取项目成本信息,以达到项目成本全过程动态控制的目的,与财务系统集成实现业财高度融合。
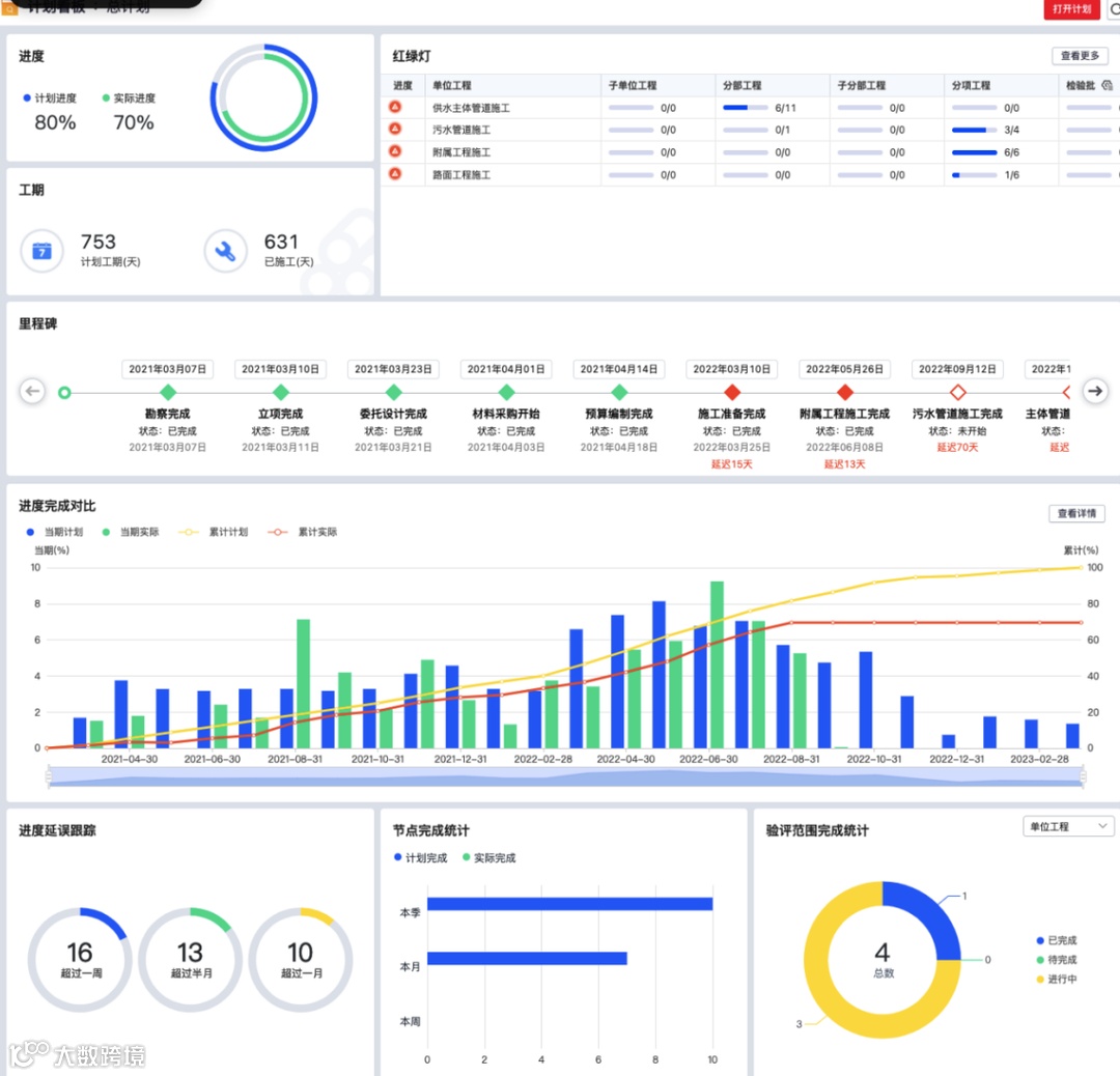
典型场景二:智能化进度管理
进度管理一直以来都是工程项目管理的重点和难点,有效的进度控制,不仅能让项目按时完工,也能够有效控制项目成本、确保企业经济效益。用友BIP项目云基于国际先进的进度控制方法论,借助计划评审技术与关键路径法,帮助企业建立完善的项目计划管理体系, 实现项目进度从计划编制、审核、发布、填报、变更、监控的全过程管理。从企业管理层、业务部门、项目部,到各承包商均可以通过各自入口访问所需数据,实现工作协同;各级项目管理人员通过进度看板、进度图表,了解项目当前进展、计划与实际进度的偏差预警,可对当前进行有效的监督和控制,并可对未来进行准确的预测。
典型场景三:协同化质量管理
工程施工现场中,由于施工现场环境复杂、参与人员多,难以对工程施工质量进行有效的管理。用友BIP项目云通过帮助企业建立PDCA闭环的工程项目质量管理体系,实现质量问题发现→质量问题处理→质量问题关闭;通过移动应用促进施工现场的多方协同,支持质量问题通知、上报、抄送等协同业务,及时发现并解决项目质量缺陷,促进企业质量管理持续改进。
典型场景四:可视化风险控制
及时了解项目风险,采取合理应对措施化解风险,是每个项目管理者的期望。用友BIP项目云通过设置成本、合同、进度等各项控制指标,并全过程监控项目执行过程,自动将超出指标的信息推送到项目预警中心,各级项目管理人员可在预警中心接收风险事件,及时进行处理,实现项目可视化风险控制。
目前,用友已为中国化学、中国平煤神马、浙江国网等大型国央企,天府新区、港华燃气等诸多行业领军企业提供数智化项目管理服务。未来用友BIP将继续通过数据驱动智慧工程与敏捷服务,帮助企业提升项目绩效,完成数字化浪潮下的创新与成长,实现数据智能、实时运营的项目管理,助力企业迈向高质量发展。


