
Hi,我是多维立体式'台账'。
正如你所期待,我是一个台账,但不是你想象中的表格。
站在2024年的年末,我们邀请你一起携手打破传统台账表格式的条条框框,打破繁琐与低效,一起探索台账可视化的无限可能。
# 关于多维立体式'台账' #
多维立体式'台账',以图表看板为基础,融合了在线协作、文件信息管理和可视化能力,有效确保合同目标的实现和成本的有效控制,能够自适应企业管理思维和业务发展需求。
区别于线下Excel台账或者线上表格台账,多维立体式'台账'是一个立体的数据系统,助你从多种维度管理项目合同。
多维立体式'台账'具备以下3个特点:
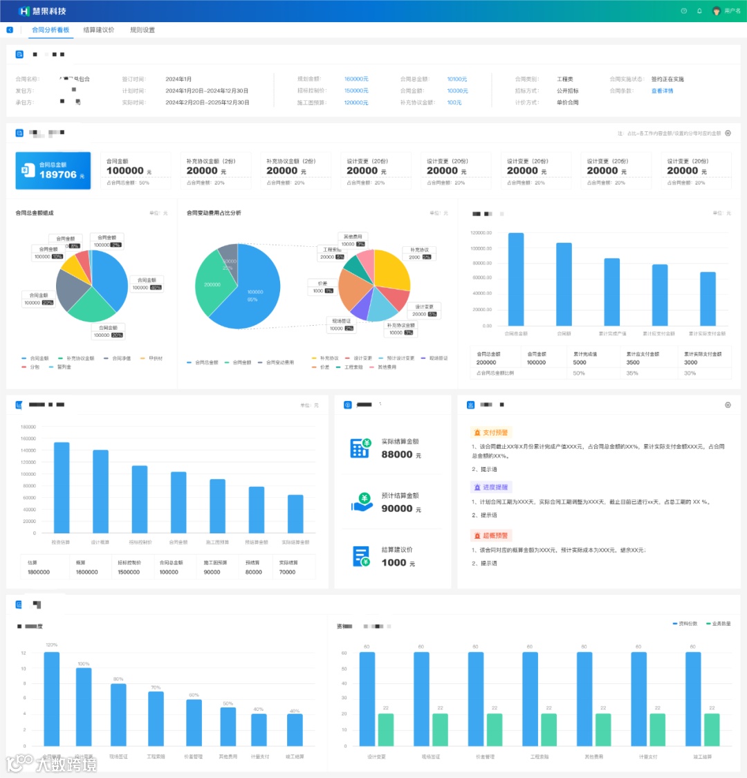
# 多维可视化展示,更直观
围绕一个合同的多个维度的数据,比如:合同的基本信息、合同的执行数据、合同的支付数据、以及合同相关联的资料数据,合同的每一个细节都被精准记录,每一次变更都清晰可见,每一笔款项的流动都尽在掌握。

# 三层数据关联,轻松透视
多维立体台账有3个数据层:数据分析层、台账明细层、原始资料层,从上往下,一路钻透至底层业务文件,先看问题再找根源,实时反映各阶段数据细节问题。

借助合同数据分析算法,实现合同管理跨阶段全面动态分析。例如,进行合同超概预警、进度提醒等,帮助企业及时发现和应对风险,让数据真正服务于企业管理,提升管理效率和决策质量。👉合同数据分析看板的N个好处,用户有话说!
立体
台账在各角色中的应用场景
# 老板:业务洽谈展实力
老板拜访客户时,如何直观展示企业能力,打开历史项目的合同分析看板,根据甲方的要求展示具体的数值,项目管理成果一目了然。
# 总工:项目分派更精准
总工可以借助合同分析看板,快速掌握项目经理档期和项目成果质量完成情况,从而精准选择合适的项目经理。
# 部门经理:产值审批更高效
部门经理打开当前审核合同的合同分析看板,钻透到产值的每一期进度款,直接就能看到合同内产值明细、历史期进度款的审核情况,数据与项目同步没有信息差,数据查询很高效。
# 项目经理:项目汇报更顺畅
项目经理做汇报PPT,合同分析看板截图就可以作为汇报材料,或者现场汇报直接打开,实现信息拉通,边讨论边决策,汇报及时又顺畅。
# 现场工程师:信息记录更省力
数据录入选择AI助理小咨,自动帮你登记合同台账,可以批量上传文件夹,一次性发起识别,再确认信息是否正确,效率提升10倍+,所有数据实时更新到合同分析看板里。
基于业务洞察,我们重新定义工程合同管理,打破传统管理的条条框框,为企业在合同管理及相关业务中提供全方位、高效、智能的解决方案,助力企业在激烈的市场竞争中脱颖而出,实现可持续发展。

开源节流 筑基固本
让咨询企业0压力拥抱数字化
助力企业经营成本优化10%
广联达数字新咨询与您携手共进




