
建筑行业软件“国产化”不是一朝一夕的事,需要大量的技术、时间和实战经验积累,才能达到合格的标准,为此国内勘察设计单位和软件制造商正在向“国产化”道路大步前行。本期内容将聚焦于企业通过国产软件技术,运用全过程数字化管理,提升项目设计、造价、施工效率的优秀案例。
福州市建筑设计院有限责任公司系由成立于1956年的福州市建筑设计院改制而成的国有法人独资有限公司,是全国第一批勘察设计甲级设计院、福建省工程总承包试点企业及福建省全过程工程咨询试点单位,2022年被认定为福建省高新技术企业,业务涵盖、公建、住宅、政府等项目类型。
福建技术师范学院校园A区扩征工程项目,位于福建省福清市,用地面积为42066.9㎡,约63.1亩。该项目主要以国产BIM技术为工具,以数据为支撑,整合项目各项资源,开展一体化设计,解决项目工期、成本、质量管理的难点。
01
全专业协同设计:
项目组基于国产BIM“数维”设计软件,通过“云+端”协同设计模式完成全过程正向设计,通过各专业链接模型,调整适合的显示方式,达到多专业协同设计的要求。在校审阶段,与国家鼓励的“审图”政策接轨,二三维联审,图模差异一目了然,提升设计质量。
设计建模:
在设计建模阶段,采用国产BIM技术,通过模块化设计策略,实现建筑标准间的快速设计,减少模型复用时间,提高设计效率。同时,模型数据打通技术减少了重复建模工作,结构荷载校核实现建筑结构模型的联动,提高设计质量。
02
日照模拟:
项目组基于国产BIM数维设计软件,根据每个房间进行日照计算。确定功能空间照明点位及照明控制方式等照明设计策略,并利用自然光环境,智能调控建筑内部照明环境。
建筑噪声模拟:
基于模拟生成考虑到本项目建成后周边噪声环境情况的复杂性,本报告需要使用软件分别模拟计算昼间和夜间噪声值,包括项目场地的平面噪声分布、噪声敏感建筑的沿建筑物底轮廓线1.5米高度处和噪声敏感建筑立面噪声分布。
建筑室外风环境模拟分析:
基于模拟生成场地,对建筑周边的风环境进行模拟。根据气流组织分布,人员活动高速温度场,优化风口位置、空调内机位置。
03
碰撞检查:
对各专业综合管线的排布不停的深入和改进,相较于国外软件动则20分钟的碰撞检查过程,本项目数维设计平台时间仅需不到10分钟,且生成的碰撞点列表清晰,定位清晰,机电专业沟通效率显著提高。
项目组在土建及机电专业均进行碰撞检查,优化了给排水管线路径8处,暖通管线路径3处。依据碰撞列表,检查出了2处结构预留孔洞定位问题,减少了项目后期变更风险。
净高分析:
利用净高分析功能,本项目复核不同区域的净高是否满足使用要求。数维平台功能相比国外软件操作简单,可以按不同净高要求一键生成不同色块填充,成图效率远高于revit平台及传统二维设计软件。
在完成模型的基础上,10分钟内即生成全楼栋的空间净高平面图,为空间使用保驾护航。
管线深化出图:
数维管线深化出图功能,深化项目管线复杂处的断面高层信息参数,真正做到施工可按图施工,减少二次返工。
本项目在校审时同步机电深化,设计师认为相较于CAD设计建模深化更加直观,对于国外平台,数维管综标注更加便捷方便,断面效果也更加突显,减少团队人员设计盲点。
04
正向设计出图:
在项目设计过程中,采用了数维设计软件智能标注功能,快速对平面进行标注,提高了过程效率。对于难以生成的斜轴网标注,采用人工检查的方式确保满足出图标准。
此外,我们实现了平面、立面、剖面和大样的快速出图,保证图模一致。同时,通过三维模拟直接生成门窗表,避免了传统设计中的错误问题。这些措施有助于及时发现和解决设计中的问题,减少项目返工,提高了设计质量和效率。
点击查看大图
设计成果渲染:
本次模型通过国产自主研发的FalconV进行渲染,直连对接多款广联达BIM产品。无需繁琐耗时的导入导出,三维场景工程一键同步到FalconV,设计及调整都以实时同步的照片级效果呈现。
05
在过程算量阶段,采用国产化软件体系,通过BIM正向设计和工程量清单把控设计过程,实现精准算量流程。
机电模型和结构模型完整,通过一键自动准确统计机电设备、管线、管件、钢筋混凝土用量、建筑门窗墙体等的精确数量,为概算提供了有力依据。
设计阶段完成后,设计师将设计模型转化GTJ模型,交付给造价团队。缩短60%的施工图预算建模时间。模型成果云交付,各方实现真正数据、资源共享。
通过BIM模型对项目工程量进行测算,并反映到项目成本管理的各个环节,结合行业相关GTJ造价软件,实现动态成本管理。
06
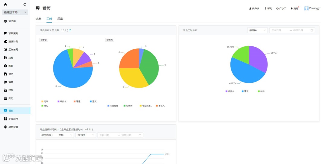
通过工时统计后评估,项目总结各专业人员成本。分析得出建筑专业前期投入较大,预先投入人员或增派设计师,有利于节省总工期。
在整个项目中实施全过程数字化管理,打破建设方的隔阂,直观体现项目全貌,让不同团队在同一环境下工作,管理留痕。并且设计模型应用于造价阶段,优化算量阶段建模工作,节约造价建模的工期,实现设计阶段把控造价,随时导出工程量匹配项目限价。数据跨专业、跨阶段流转复用。

