1、如何优化您的网站以获得最大的SEO潜力
一旦您找到了具有SEO潜力的利基市场,您就需要确保您的网站中定位的关键词排名尽可能高。
因为,正如我们在上一节中看到的,您可以通过提高排名来增加点击率和流量。
以下是三个提升关键词排名的方法:
01、诊断您的网站
通过修复任何网站错误,您可以让网站更有机会获得更高排名。
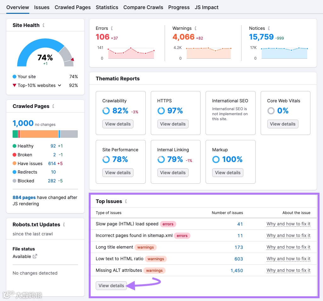
执行网站诊断,可以帮您发现页面上所存在的可能影响排名的页面Onpage问题和技术问题。
首先,打开 Semrush 的Site Audit工具,点击Create Project来创建一个项目。

然后点击Start Site Audit。



02、建设高质量外链
外链是来自其他网站的指向您网站的链接,搜索引擎将外链视为信任投票。
拥有来自高质量网站的外链可以帮助您获得更高排名,因为搜索引擎可能会认为您的网站更值得信赖。
高质量、值得信赖的网站更易获得高竞争难度的关键词排名。 因此,随着时间的推移而不断建设高质量的外链势在必行。
通过使用Semrush的Backlink Gap工具,可以分析竞争对手的外链数据。
输入您和竞争对手的域名,然后点击Find prospects。



随着时间的推移,外链建设可以帮助提高您的排名。这可以增加您网站的自然流量,最大限度地发挥您的 SEO 潜力。
03、优化页面内容
您需要优质的内容才能在搜索结果中排名靠前。但有时候,如何创建对读者有价值的内容是非常难的。
Semrush 的 SEO Writing Assistant可以助您一臂之力,告诉您如何优化内容才能获得更高排名。
首先,点击 Analyze new text。


SEO Writing Assistant将基于内容可读性、SEO优化情况、内容原创性和语气对您的内容进行打分,并为您提供改进每个维度的建议。

如果您在内容写作上有遇到任何困难,也可以使用Smart Writer来帮助您改写和撰写内容。

2、使用 Semrush 预测网站SEO 潜力
当您拥有正确的工具时,预测网站或利基市场的 SEO 潜力是非常容易的。
使用 Semrush 的Keywords Overview工具,您可以分析您想要获得排名每个关键词的难度、数量等。
而借助Site Audit、Backlink Analysis和 SEO Writing Assistant等工具,可以确保您的网站获得良好排名的最佳机会。


