如果大家有了解消费电子品牌动向的话,会发现 Ugreen(绿联科技),即将上市了。
这个品牌还挺经典的,从最开始的代加工贴牌,到目前的有一定的品牌声量,国内海外、线上线下都运筹帷幄。
尤其从线上营销数据来看,这无疑是一步一个脚印走出来的。

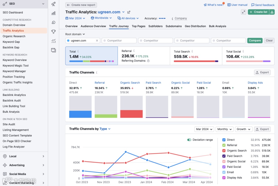
( Ugreen 全渠道流量 )

( Ugreen 品牌市场分布 )
细细挖掘,发现这个品牌还蛮有意思。感觉这个品牌,不管在产品布局、渠道选择、流量增长,都有独到的策略。
我们一起来看看 Ugreen 是如何在消费电子中走出一条花路的吧!不管你是刚接触出海数字营销、已经创建了自己的品牌、还是流量增长的大牛,希望都可以得到一点 sparkles。
Ugreen 整体概况
• 品牌名:Ugreen(绿联科技)
• 网站域名:www.ugreen.com, eu.ugreen.com,
ca.ugreen.com, de.ugreen.com, uk.ugreen.com, fr.ugree.com, nl.ugreen.com
• 所在行业:消费电子行业
• 市场分布:美国、加拿大、英国、德国、法国、荷兰
• 渠道布局:完善的线上、线下销售渠道,覆盖了京东、亚马逊 等国内外主流电商平台,开通独立站运营销售;同时,线下经销网络遍布全球多个国家和地区。其中,网站运营8年,2024年全渠道流量达到1.4M。
• 营业收入:丰富的产品线、全球化的销售渠道,为 Ugreen 带来非常可观的营业收入。招股书显示,2019年至2022年上半年,Ugreen 的累计营收超过100亿,其中境内外营收占比不分上下。


(Ugreen 绿联科技招股书)
这个品牌成为隐形的赢家,有一定的机遇,其中包括,无意中碰上国内外电商的风口、Apple 取消附送配件、疫情居家办公对电子消费产品的需求增加、个人对数据隐私的看重等,这多个消息,都是非常利好 Ugreen 的成长和发展的。除了运气这不可控的成分,打造一个成功的品牌,该从哪些地方入手呢?
好,我们借用一条公式具体剖析一下 Ugreen 品牌独立站,竞争力(市场份额)=产品力 + 品牌力 + 渠道力。分别从Ugreen 的产品定位布局,Ugreen 品牌的打造,以及不同渠道的选择和发力(渠道会专注在线上营销)三个大的维度进行剖析。
一、 产品
首先,Ugreen 切入的是3C消费电子产品。随着市场参与者的数量不断增加,电子消费市场竞争越加激烈,为跳出无休止的价格战,在2011年,公司创立自己的品牌 Ugreen 绿联,从代工厂转型为品牌商。
Ugreen 通过丰富的产品矩阵,满足了用户在不同应用场景(如移动办公、居家生活、户外出行、车载空间)的交互连接、充电续航、数据存储等需求。
从用途划分,公司产品可分为传输类、音视频类、充电类、移动周边类、存储类五大系列,几乎覆盖了所有3C消费电子周边产品,活脱脱一个“数码超市”。其中各大类产品的营收构成如下:

备注:
① 传输类产品是 Ugreen 业务规模最大的产品类别,如拓展坞、网卡等;
② 音视频类产品是公司深耕多年的品类,如高清线、音频线、音视频转换器等;
③ 充电类产品是核心产品品类之一,如磁吸无线充、车载充电器等;
④ 移动周边类产品品种丰富,如手机壳支架,保护壳等;
⑤ 存储类产品是重点发展、持续创新的品类,如私有云存储、移动硬盘盒等。
那么 Ugreen 企业,当前在整个行业是怎样的呢?用数据分析工具Semrush瞅一瞅,看看大概是怎样的地位情况。
处于右上方的象限,表明是在行业的领导者位置,即在行业有不错的品牌声誉、流量等
(Ugreen 市场行业地位)
从各大消费平台的销售榜单,公司主要产品多次入选Amazon Best Seller Rank、Amazon's Choice、阿里巴巴王者店铺、京东年度好店,从 Trustpilot 真实购买用户的评分,可以一瞥消费者对品牌的信任和产品的喜爱。

二、 品牌
如果像 Marty neumeier对品牌的定义:品牌是由个人定义的,每个人都会创建自己理解的品牌版本。
那么我们无法找到每一个人问对 Ugreen 的感受,那该咋办呢?对这个企业的好奇,想了解 Ugreen 品牌建设的程度,我们也可以通过工具粗略了解一下他们做的“效果”和用户对他们的“投票数”。
方法有以下两种:
⑴ 通过手动在谷歌搜索品牌词“Ugreen”,查看SERP的展示的品牌占位。
乍一看,除了品牌官网、在线商城诸如Amazon, Walmart, eBay, Aliespress等、还有维基百科词条,不同平台的官方频道(Facebook, X, YouTube),挺不错的。如果再加上一些头部媒体的报道(如:BBC, Reuters, the New York Times等),那可就更好了!
⑵ 也可通过不同的数据工具查看。
◆ 先看一下 Google Trends 是怎么衡量这个品牌的增长趋势的,过去五年,Ugreen 在全球范围内的品牌声量增长势头挺强劲的(很好看的一条完美复利曲线呀)

◆ 也可以通过 Google Alerts 查看 Ugreen 被提及的热度是如何的。

以上两种是看大趋势,如果想具体量化一下,可以用到 Semrush,以便于我们在做营销的时候更有感觉。
◆ 从 Keyword Overview 功能上,看到 Ugreen 全球范围内的搜索量为 146.2K

◆ ugreen.com 这个网域,由品牌带来的流量会有多少,品牌词与非品牌词的流量占比是37:63

◆ 也可以通过查看该网站 Direct 流量的占比来评估品牌的效果,Direct 占比接近33%,是不错的

◆ 通过 Semrush Brand Monitoring 功能查看,查看到 Ugreen 在线上的提及有 9.48K,主要来自社交媒体平台,正、负面信息的比例为50:35(这个我看了一下,可以作为参考,也需进行人工二次审核确认)

如果大家还想对比参考更多其它平台的数据,指路到 mention.com (可监测品牌都在哪些渠道提及了),Buzzsumo(有兴趣的话,可以通过 https://backlinko.com/buzzsumo-guide 详细了解这个平台的正确打开方式)。
Pro-Tip: 如果你正在提升独立站的品牌声量,或者你不太清楚从哪些维度衡量品牌的效果,可参考 Semrush 给出的 Helpful KPIs to Measure Brand Awareness 这篇文章。
在垂直行业下,Ugreen 与 Anker 品牌的差距还是较大的。2016年底,Ugreen 的品牌热度开始增加;到2023年1月,Ugreen的品牌热度上升幅度更明显了。

三、 渠道
Ugreen 在近五年,无论是产品营收,还是品牌声量,都有了一份很不错的成绩单,我更加想知道它到底都在哪些渠道下了功夫,继续往下深挖,一看究竟。
● 快速查看一下域名情况,是在1999年在美国注册的,时间可谓久远,但域名注册时间不能完全代表网站建起来规律运营的时间。

借助 Wayback Machine 看看,点击查看,发现2016年7、8月是现在的 Urgeen,当时的网站更多是展示效果,无运营痕迹。从 Semrush 数据工具看来,直到2017年5、6月开始,流量开始上涨。

到现在,网站已经运营了7年了。网站的流量变化是稳打稳扎地趋势向上。
● 网站是由 Shopify的CMS 系统搭建的。是意料之中,大多数的电商、DTC 品牌都会倾向选择 Shopify 建站系统。也发现,Ugreen 的 Blog 内容,单独拆分出来,用域名 blog.ugreen.com 作承载,妙的是,这个域名的 CMS 系统是 WordPress 系统。可圈可点,不同的内容用不同的系统承载,以实现流量效果最大化。

Tip: 对网站使用的主题、编辑器、插件也有强烈兴趣的话,可以使用 BuildtWith 插件一键查看。
● 品牌建设了多个网站,国家站点以子域名的形式构建,分别有de, uk, eu, fr, es, ca, nl 等。关于重点战略发展的产品线的,也单独以子域名呈现,如nas。

● 在用户体验方面,特别是网站打开速度方面。随便抓了一个产品页面,放到 Pingdom 看,发现从美国旧金山访问,需要3.2秒

从美东访问,也要2.3秒

提升空间还是蛮大的。再分析一下网站的 Hosting 在哪,发现 Shopify 统一 host 在加拿大了,而网站主要来源来自美国。发现网站是运行了 CDN 加速的。

优化网站加载速度,从技术层面上,尽量把 hosting 迁到离访问者近的位置,上 Cloudflare CND 加速,提升页面的打开速度,尽可能控制可以在1-2秒完成任何一次页面的加载。
接着从影响 SEO的三大板块具体看,分别从on-page,content,backlink 分析
快速查看 Ugreen 网站的 on-page 做得如何,我选择快速通过 Semrush 的 Site Audit 功能进行

整个网站的健康得分为56,这个数值说明,优化空间很大。在做好常规 on-page 优化的同时,必须修复网站内容重复、网站多语言标签配置不当等明显影响网站健康得分的问题。
Bonus Tip: 如果对 Semrush 的使用操作不太熟悉,可以跳转到 Semrush课堂(指路:https://learn.crossborderdigital.cn/courses/semrush-free-training-course/)进修学习一下。
Semrush 作为一个全方位的数据分析工具,CBD为你提供独家的高额折扣优惠,立马行动吧!👉 https://crossborderdigital.cn/cbd-semrush/
亦可选择其它工具进行整站 SEO 问题的诊断,如 Sitebulb, Screaming Frog
内容上,排名靠前的内容是这样的

我仔细看了首页,也一一对比看了不同站点的首页,做得是真的用心。

首页包含的内容,除了我们平常能想到的,将重要关键的、想要推广、宣传的页面都展示,可以值得学习的地方还有:
• 紧贴Apple Event的热度,专门创建一个落地页,所有产品都是针对苹果用户使用者的。这部分用户对苹果的粘性,间接可以说明他们对于产品的硬性需求之高,有利于提高品牌的销售转化;
• 做到本土化,不同站点的内容,特别是热销产品板块、资讯内容板块,做到本土化、差异化;
• 增加更多 social proof,提升网站的信任度;
• 以更可视化的方式展示品牌的平台官方频道。
目前的博客内容包含几大板块,分布在用户旅程漏斗的顶部、中部和底部,分别是 Tech Trends,Tips & Tutorials,Buying Guides,Reviews,News & Events (公司动态)。

围绕用户的购买旅程,结合关键词的调研,为用户提供有价值的内容。

专题页中规中矩,放置产品入口,同时借助 FAQ 嵌入更多的关键词,让谷歌更好理解该页面与目标关键词的高相关度。从每个专题页的 backlinks 看,看出基本没有专门做专题页的 outreach。

依旧赞叹的是,Ugreen 不同国家、地区的站点官网,真的在践行本地化、差异化。从对当地人的产品购买习惯、实际产品使用、产品的亮点展示差异出发。
举例子,Nexode RG 65W 产品页,同是英语国家,美国和英国,针对同一款产品,在货币定价、产品文案描述、产品使用场景图片、产品实际参数、用户评论,通通实现了本土化。


想细细学习可对比这俩页面:
https://www.ugreen.com/products/ugreen-nexode-rg-65w-usb-c-gan-charger
https://uk.ugreen.com/products/nexode-rg-65w-charger
Pro-Tip: 知行合一是无敌。知道和做到是两个概念,既知道,也做到,恭喜你的品牌又离用户亲近了一步,用户是能真实感受到的。
看到这个网站的 AS 是47,就知道在外链层面是做了些功夫的。功夫做了多少,话不多说,先贴一张 Backlink Analysis 的截图感受一下


打开给 Ugreen 外链的网站域名的详情,按照 AS 由高到排序,前面的网站一个个都再熟悉不过了,Apple, Frobes, Google, Wikipedia 等等。有相当一部分的外链是来自3C消费电子品牌的网站,均是 Nofollow 属性,源自论坛讨论。价值还是不错的,侧面反映品牌在用户社群的讨论热度蛮高。
Ugreen 在广告渠道上,获得的流量,相较于 SEO 流量来说,是远远低于的。

在谷歌 Search 广告方面,主要打品牌词广告。在品牌发展到这个阶段,Ugreen 更考虑广告的投入产出比,更注重品牌词的投放,获得最大化的销售转化。在谷歌购物广告上,Ugreen 更倾向投放在传输类、充电类产品。


快速通过 Semrush 的插件 AdClarity 功能,瞄一下 Display, Social 广告的概况,以图片素材为主,视频素材做辅助,主要的广告露出大部分分布在 Facebook 和 Instagram。
详细地查看 Facebook Ads(亦可通过
Facebook Ads Library 进行),分系列产品,图片、视频素材清晰简单、一目了然,重点突出。

3.3 Social Media
除了 SEO, SEM 的发力,Ugreen 在社媒平台上的运营也可谓用心。
- Facebook -
一个官方账号,获得 874K likes • 881K followers,归功于日复一日的规律运营,频繁互动。
有零星几个社群,用户数量不少,群内的活跃度高。社群的用户围绕产品进行热烈地分享讨论,氛围不错。


YouTube 官媒从2015年就开通了,截止到目前为止,444个视频了。也是在默默耕耘、管理运营的。视频分不同产品线,紧跟节奏,常规横屏的视频、也有竖屏拍摄,走在 YouTube Shorts 的流量红利期。
单个视频的观看量,互动点赞率都非常不错的。
特别是新品的宣发 Nexrode RG 系列,7个月观看量为 150,162,用户的互动评论和点赞也表现不错。视频的 YouTube SEO 优化有做到位,也发现Tech Labs 对新品做了主动推荐,同时品牌方也在投放了不少的 YouTube Ads。



Bonus Tip: 抓住 YouTube Shorts 的流量红利期,多做 YouTube Shorts 的内容输出。也可以不要错过解锁 YouTube Store, 多一个渠道引流,进行产品的售卖。
想了解更多关于 YouTube Store 的解锁姿势,也可跟我们进行热烈的讨论。
一看,这个频道是分国家地区进行运营的


主账号Ugreen_official 有 202K followers,用户互动行为不错,点赞量、评论量都是很不错的。整个账号的风格都非常统一,是清爽简单的科技风格。查看帖子发布的频率挺高的,基本可以维持每天至少一个帖子、视频的发布。

- Tik Tok -
TikTok 频道赚得 2.7M likes • 787.2K followers。对比在 Instagram 上发布同样的视频,明显也可以抓住 TikTok 平台的调性,特别是在封面图设计、视频片段截取上,都比较朋克 style。

海外主流平台都不错的表现,Ugreen 的 X运营得咋样呢?内心是有答案的,还是亲眼看到更加笃信。Yes,意料中的,以 143.5K followers 的成绩站在 X平台 上。

凭借的依然是,规律、图文/视频多素材发送、语言互动感强,获得 X平台 用户的芳心。
Urgreen 在社交媒体运营上,覆盖海外主流平台,拿捏每个平台的调性,深入洞察平台的用户风格和习惯,分轻重地宣传推广重要核心的产品业务线。保持住平台活跃度,持续与用户有效互动,触及不同喜好的3C电子产品使用者。做到以上,一时容易,坚持一直做,Ugreen 做到了,也取得不错的效果!
3C 电子消费产品,是很多 Affiliater 喜欢选择做得一个niche,品牌也发布了 Affiliate Program,自然这个板块也是网站流量来源的一部分,占比达到 13% 左右。

效果最好的是 ShareASale 平台,以高达 15% 的 commsion、60天的佣金期限吸引,覆盖的产品系列是和充电类、传输类相关的。
Tech user 很喜欢泡的一个地方是论坛了,浅浅看了一下 Ugreen 的论坛运营,是没在进行中的。没有专门创建 community 板块,把用户都集中起来讨论。更多的是用户自发地进行。

用户在哪,就在哪里跟用户互动,了解用户的真实需求。另,今年2月份,Google 与Reddit 达成每年以6000万美金的支付费用,使用 Reddit 的内容进行 API 接入训练达模型的内容。从竞争 Google 排名的角度,也是非常有必要针对 Reddit 进行精细化运营的。
海外的 Quora 相当于国内的知乎,也是用户比较活跃提问交流的平台。明显的,Ugreen 也是没运营 Quora。

3.6 Email Marketing
Ugreen 有主动收集访客的邮箱信息,但貌似没有持续用心地做 EDM 的运营,从 milled.com查看的记录,显示已经停止很久没有发送了。

3.7 Google Business Profile
品牌的线下门店不少,实际看来,没有建设 Google Business Profile,进行线上的曝光及转化。是很大的一个机会点。

3.8 Google Map
商家根据线下的门店地址,创建验证了 Google Map,让用户搜索立马定位到离自己最近的店铺是在哪。这对引导用户去线下门店购买产品,是非常有利的。

四、 值得学习的地方
回到我的公式,竞争力(市场份额)=产品力 + 品牌力 + 渠道力,我们也来捋一下通过 Ugreen,我们如何把自己的品牌、企业做得更有竞争力,这三力缺一不可,最根本的都是围绕用户,回归到为用户提供价值。
✦ Ugreen 在对产品的嗅觉度是很强的,无论是最初的多种尺寸的充电线,还是现在NAS的布局。在产品上,贴近消费市场,洞察消费的痛点和实际需求,开发产品;通过丰富的产品矩阵,满足用户多方位的需求。
✦ 全面部署线上、线下渠道。特别是线上渠道,分别从SEO, Ads, Social Media, Affiliate 等各渠道齐头并进,百花齐放。
✦ 注重 digital marketing network 的运营,不只限于独立站 SEO,也懂不同平台、不同渠道的玩法。
✦ 对不同国家、地区的市场践行本地化、差异化营销。可在产品亮点描述、货币定价、产品使用场景素材、产品参数、用户评论、支付方式等实现差异化。
✦ Facebook 社群运营,拉近与消费者的互动,一线了解用户的实际。
✦ 新品发布推广,布局在独立站首页、线上各渠道合力宣传,不只是 SEO 也借助 SEM,加速新品的效果。
也许,其它企业看到 Ugreen 的全渠道营销后,也会好生几分敬佩,一件简单的事,坚持持续地做,也懂得如何用心经营,实属不易。
五、 可以提升的地方
可以学习的地方不少,但仍有不小的提升空间,以下是一些我自己的见解。
由于销售平台的规则监管不断变化,也渐趋严格,需逐步降低对线上电商平台的依赖,注重自己的商城网站体系的构建。
网站加载速度的优化。 如果允许的话,把hosting 迁到更多自家用户的location上,提升页面打开速度的表现,尽可能控制在任何页面都在1-2秒能打开。
内容层面的精进。从用户旅程的各个漏斗覆盖,特别是拉新层面的,让更多潜在用户了解发现自家的产品。
主动增加与头部媒体的合作。如 Digital PR、Co-branding 等形式,提升海外的线上品牌知名度。
增加引流渠道。科技爱好者用户群体在哪,就到哪里引流,如 Reddit, Quora, Discord 等论坛。
注重邮件营销。邮件是与目标用户最有效的直接对话方式,要好好把握。相对于其他的增长渠道而言,邮件触达几乎是免费的!
基于线下门铺,创建 Google Business Profile,提升品牌在线上的知名度,有利于用户在线上搜索品牌门店,进行线下购买。
六、 总结
Ugreen 深圳企业之路,再次证明在数字时代,营销是妥妥的放大器。仅仅依靠好产品,你可以活得也不赖。“酒香也怕巷子深”,如果产品力+营销力,是企业最好的“吸金力”。
以上,就是所有的内容,可能会有分析不到位的地方,希望大家理解。
最后,写一篇这样的文章真的挺费劲的,所以,求大大的赞、评论,狠狠地转发。给我最大的支持。
OK,下一篇再见。下一篇的品牌主角是谁呢,大家帮我投票吧。
⒈ Eufy 品牌,如何在智能家居的红海赛道中突围的?
⒉ 3年时间,Dreo 是如何找到自己的黑马成长秘诀的?
⒊ ....
或者你们有想要提的品牌议题,欢迎留言告诉我们。说不定,下一个主角就是它!


