近年来,温州市在打造“数字化改革先行市”目标的指引下,坚持“实用为基、管用为主、好用为优”的原则,开展了一系列深入推进政务服务数字化和信息化改革的行动。在物业服务管理领域,针对其出现的一些新情况、新问题,温州市房屋安全管理中心与时俱进,以场景化创新应用、便捷化为民排忧、智能化加强监管为立足点,利用数字技术不断创新物业管理模式,将一体化、现代化理念贯穿基层治理全过程。
立法保障,物业管理更精细
物业管理,法治先行,今年上半年,温州市结合实际情况,适时对《温州市物业管理条例》(以下简称“《条例》”)进行修订,并在修订过程中利用“线上+ 线下”多渠道进行意见征集,有效确保《条例》修订更顺民心。

本次《条例》修订的增改幅度达四分之三以上,着重细化了招标、监理和审价等维修资金的使用情形及其程序等,并通过建立长效监管机制,不断适应新情况和新需求。
此外,新《条例》中还突出了数字化建设在物业管理中的作用,更加鼓励采用数字化等新技术,提高物业管理和服务水平,进一步保障业主的合法权益,提升人民群众的获得感、满意度,促进物业管理健康发展。
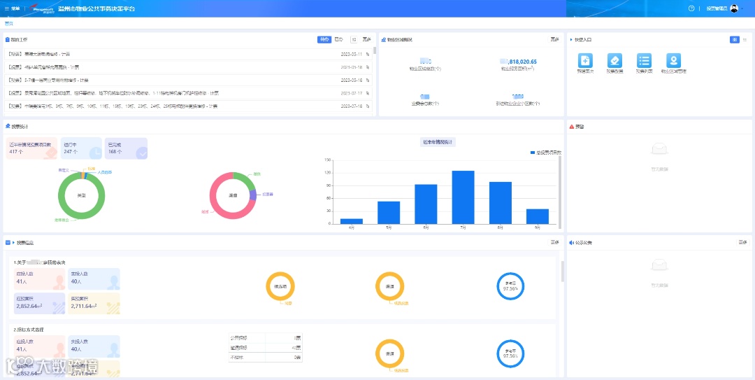
线上表决,投票表意更便利
住宅小区公共事务的决策需要全体业主共同参与,但一直以来,由于传统决策形式存在业主意见收集慢、共同决策周期长、业主身份难验真等问题,导致小区的公共事务经常议而不决、效率低下,进而给业主的正常生活造成一定的困扰。
针对此种现象,温州市主管部门积极探索运用数字化技术创新社区治理新模式,建设温州市物业公共事务决策平台(以下简称“决策平台”)。决策平台直接与不动产系统进行对接,业主在微信公众平台进行身份认证和房屋绑定时可通过与不动产系统的数据交互来对业主进行身份校验和房屋数据校验,一户一票,投票过程公开透明,投票结果为业主信任,将投票表决搬上“云”端。
决策平台推出后,温州全市已有314个小区居民在决策平台上对小区公共事务进行投票与建议,决策平台同时也支持线下服务,业主可通过PDA手持终端刷身份证或纸质选票线下签字的方式完成表决,表决数据同步在决策平台进行更新和共享,提高了业主参与小区公共事务决策的便捷性和高效性,有效解决了以往小区公共事务投票难表决久、社区治理效率低和透明度不高的问题。

为此,《浙江日报》用专版专栏对温州市创新小区事务管理模式,进一步健全基层治理体系的做法进行了重点报道,并对决策平台在解决业主参与小区公共事务决策过程中发挥的利好作用表示肯定。
五方监管,资金使用更明晰
除此之外,温州市主管部门也在促进社区共建共治共享的其他方面持续发力。“五方”监管模式的推出,就是温州市在调动多方共同参与、加强房屋维修资金使用监管方面提出的一个极具先进性和前瞻性的政策创新。

温州市维修资金使用的“五方”监管模式以“维修资金合作银行委托造价机构为业主免费提供造价监督服务”为前提,通过打造“银行委托造价机构、造价机构监督施工单位、施工单位服务广大业主、广大业主评议资管机构、资管机构考评合作银行”的五方监管闭环体系,在温州市“市县一体化”物业“两金”(住宅物业保修金和物业专项维修资金)智慧监管平台(以下简称“两金平台”)的支持下,可实现维修资金使用全流程线上留痕可追溯,帮助主管部门监管维修资金用得合理、用到实处,做到真正地解民忧、谋民意、暖民心。
在这种模式下,银行会首先委托有资质的造价机构在“两金平台”上完成注册。一旦有项目需要申请使用维修资金,“两金平台”会将施工单位的报价信息随机指派给造价机构完成线上审价,并自动将审计结果推送到主管部门审核后公示。项目完成后,业主可在线上评价施工单位的服务水平,同时“两金平台”还能提供完善的数据统计报表,从多维度来统计分析审价机构的服务质量,形成的综合考核结果将作为合作银行参与物业专项维修资金竞存的重要评标指标。“五方”监管模式的落地,对于保障维修资金使用的透明度和公平性具有重要意义。
作为住建领域专业的信息化服务商,鹏业为温州市主管部门提供的数字化服务始终都与地方政策创新同频同向,用技术手段帮助主管部门实现科学化监管和数字化转型。下一步,鹏业将继续紧跟温州市政策法规改革的步伐,不断强化自身的创新实力,为主管部门提供更为完善的技术支撑,共同推动温州市物业管理迈入新阶段。


