远光Realinsight 9.0正式发布啦,来一起看下产品带来了哪些全新的升级体验吧!
01
功能升级
Realinsight 9.0在智能分析领域的探索步伐从未停歇,在原有描述性分析基础上,进一步提升诊断性分析、预测性分析和规范性分析能力。
诊断性分析:内置归因分析、敏感性分析、波动分析等算法,智能理解数据,帮助用户深入探寻数据根因。

预测性分析:通过预测模型建设以及时序数据挖掘,预测未来业务的变化趋势和走向。
规范性分析:大模型AI智能助手,通过机器学习,以问答方式推荐最佳决策选项,提供规范性解决方案。
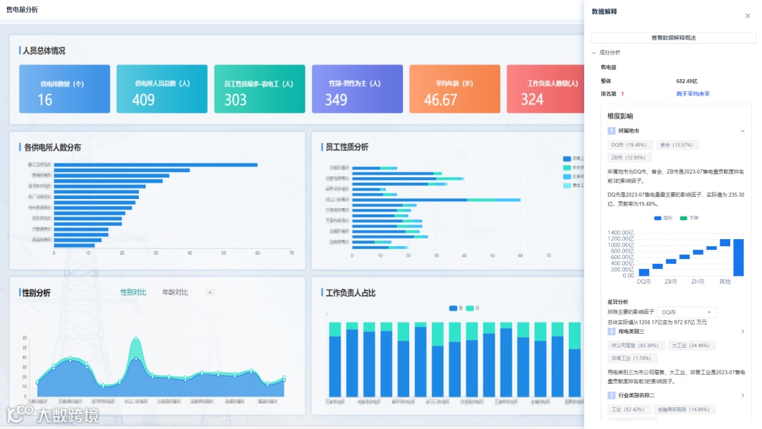
02
交互升级
Realinsight 9.0 在交互方面也做出了升级,主要体现在以下几个方面:
更简洁的配置操作:系统引入全局配置和批量操作,简化了仪表板复杂的界面配置,帮助用户简化操作流程。
更便捷的元素插入:增加通过拖拽的方式,从素材库、图表库、智能洞察等应用中将合适的元素直接添加到仪表板,让场景配置更加便捷、高效。
更多样的交互模式:支持更多的交互操作,如数据穿透、联动、跳转、面板状态切换以及数据解释等,且交互的参数配置更灵活,多样化的交互模式满足更多场景应用。

这些改进不仅提高了用户操作的便捷性和效率,也使得数据的展示和分析更加直观和深入。
03
用户体验升级
Realinsight 9.0在个人应用的基础上拓展企业级应用模式,根据不同的应用场景,提供了多种空间方便团队成员共享资源和协同分析,提升了团队协作用户体验。
组织空间:以组织架构为基础,作为空间单元,便于组织内部用户和资源的共享和协作。
团队空间:采用灵活的组合模式,形成独立的空间单元,支持跨组织的用户形成项目团队,支持按项目进行协作。
个人空间:以单个用户为单位,专注于个人资源的管理和保护。
不同空间管理既满足了组织内部的协作需求,也支持了跨组织合作,同时保障了个人资源的私密性,全方位满足不同用户协同分析体验。
04
风格升级
Realinsight 9.0 以简洁明了为其核心设计理念,采用扁平化设计风格,系统界面全面升级,为用户提供崭新的视觉体验。
多级菜单栏设计,分类更清晰。

图表最佳实践,默认即好看。

本文案例均为编造样例数据,不涉及任何单位及个人信息,了解更多Realinsight新版本讯息,请持续关注远光数聚。


