历经几个月的开发,远光Realinsight终于迎来了又一次版本更新。在此次更新中,远光Realinsight团队为用户带来了丰富前端展示的两大利器——动态面板、跳转,并对数据集、筛选器进行了改进,更方便用户使用。同时,Realinsight的基石——图表的展示效果也迎来了全新的升级。一起看看这次更新都有哪些内容吧~
part
01
动态面板
您是否遇到过想展示的内容太多,一块仪表板放不下,多块仪表板又无法体现图表之间关联关系的情况?针对用户痛点,远光Realinsight全新推出动态面板功能。动态面板可拥有多个状态,每个状态下都可以显示不同的内容,具体的显示内容及版式可以由用户自由设计。同时,用户可以将仪表板中的其他元素链接为动态面板状态的入口,在链接完成之后,只需点击入口,即可令动态面板切换到相应的状态,从而帮助用户实现更为丰富的场景展示与交互需求。

part
02
跳转
快速在两个仪表板之间跳转,并直接筛选出想要的数据是Realinsight用户一直以来迫切希望解决的问题。针对此需求,远光Realinsight推出跳转功能,通过设置跳转,可以将多个仪表板进行组合,实现类似于多个网页之间的跳转效果,且可以将跳转目标网页的数据进行筛选,避免了麻烦的重复筛选。

part
03
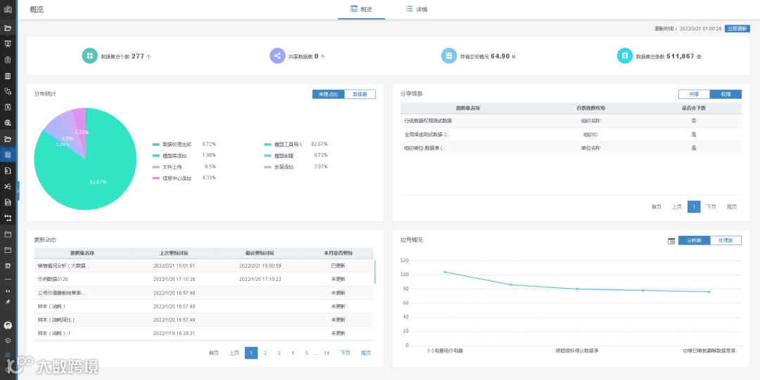
数据集概览
随着用户对Realinsight的使用越来越深入,每个账号下的数据量也越来越大。因此,通过一个概览界面对全部数据集进行查看和管理就显得越来越有必要,这也是远光Realinsight全新推出的数据集概览功能致力于解决的问题。数据集概览从当前账户的视角出发,统计数据集的各项指标,且能够从全局视角查看当前数据集的概况。它支持以统计图的形式展示不同维度的统计数据以及生成的数据图谱,同时支持通过列表的形式展示数据集明细。统计页面支持切换不同视角,其中应用情况中的每个数据集关联情况支持点击直接跳转到相关界面。

part
04
时间筛选器升级
全局筛选是远光Realinsight的重要功能和一大特色,它可以在进行时间筛选时选择最近一个时间范围内的数据,以便随着数据更新而自动更新数据。近期,Realinsight团队对此功能进行了优化,实现了最近时间范围的多选,从仅能查看最近一年、一月升级为可同时查看最近N年、N月,大幅改善了用户的图表查看体验。

part
05
图表展示效果升级
图表是Realinsight的基石,持续对图表的展示效果进行优化一直是Realinsight团队的一大课题。在本次更新中,图表再度升级,在提升了视觉效果的同时,对部分操作进行了改良,使用起来更顺手、方便。

以上就是Realinsight新版本的主要更新内容了。看过之后,您是否对Realinsight的新版本更有兴趣了呢?想要实时关注产品动态,解锁更多数据分析技能,那就快快长按下方二维码,关注“远光数聚”公众号吧!

