道亨软件以电网工程设计评审业务为核心,以行业最新规范及标准为依据,依托公司在电网工程设计和电力大数据领域的技术积累,面向各建设单位、设计单位、评审单位、管理单位等用户群体,自主研发输变电工程智能辅助评审系列产品,可为主网及配网工程二、三维设计评审提供全过程解决方案,使评审工作更加高效、更加科学、更加智能。
本文将为您全面展示道亨智能辅助评审系列产品的最新研发进展:
1. 适用场景
面向35kV~500kV输变电工程在可行性研究、初步设计、施工图设计等阶段的数字化、智能化评审需求,以评审相关规程规范及标准为依据,基于BIM、GIS、大数据、人工智能等技术构建电网工程三维可视化仿真场景,提供评审全过程综合管理、架空线路三维设计评审、变电站三维设计评审、电缆线路三维设计评审等核心应用,实现评审项目管理的标准化、设计成果的可视化、设计评审的智能化、评审成果管理的科学化,为输变电工程建设、设计、评审和管理单位提供技术支撑和服务保障,提升输变电工程三维设计评审质量和效率,促进输变电工程评审模式转变。
2. 技术优势
1) 国产BIM+GIS引擎,自主知识产权,技术可控。
2) 企业级电网大场景精确展示,工程三维模型高效调度。
3) 海量影像、高程、矢量电子地图、专题图、激光点云、倾斜摄影等多源数据高效加载。
4) 电力大数据智能分析,智能辅助评审,辅助决策。
3. 新版本主要更新功能
1)输变电工程同场景加载:基于线路工程、变电工程GIM文件,利用统一的轻量化技术和数据调度技术,实现各设计阶段的输电、变电工程在数字地球上同场景的高效率、高精度渲染,构建电网工程三维时空大场景,为三维场景下的业务应用提供时空环境支撑。
2)变电评审模块升级:新增GIS场景挖填方计算、进站道路绘制、站区选址,BIM场景电气安全距离校核、标准设计对比、通用设备对比功能等,提升三维变电智能化评审水平。
3)输变电通用设备对比:自动解析、精准提取GIM文件各设备参数,与通用设备库进行智能对比,判定设备是否为通用设备,得出工程通用设备利用率和分析报告。
4)输变电知识库:对输电及变电工程设计、建模、评审等各阶段相关标准、规程、规范、条文、法规、专家知识等量化或非量化数据,进行仿生存储,形成输变电工程专家知识库,结合智能分析、智能检验和智能比对等应用功能,为实现智能辅助评审提供标准和决策依据。
同场景加载
安全距离校验
GIS场景挖填方计算
1. 适用场景
结合10kV及以下配电网工程特点及评审现状,提供项目管理、辅助评审、统计分析、知识库、评审流程等核心应用,旨在打破设计、造价、评审各环节数据壁垒,实现各业务环节间的工作协调及数据流转,促进工程数据共建共享,提高工作效率,解决配网工程评审中业务技能要求高、工作量大、评审精细度不足、评审结果无法追溯等问题。
2. 技术优势
1) 支持CAD图纸在线浏览、展示、批注,实现设计留痕、评审留痕,大幅提升评审效率。
2) 指标自动提取、智能检测,包括一体化报告指标、概算表指标、工程基本信息指标等,形成智能指标检测结果,检测类别包括规范类检测、提示类检测、完整性校验等。
3) 评审管理标准化,配网工程数据同源,在设计、造价、评审过程中全过程留痕,保证数据有源可溯,问题有迹可循。
4) 评审流程全过程监控,评审结果多维度统计分析,自动形成关键图表信息,为评审工作管理提供准确、丰富、快捷的信息化支撑。
3. 新版本主要更新功能
1) 指标智能检测:对评审资料进行数字化处理,依据完成的指标标准体系对配电网工程设计成果进行智能辅助检测,包括资料完整性校验、指标合理性校验等。
2) 知识库:形成各类文件标准的制定,形成知识库包括规程规范管理、公司文件管理、常见问题库管理、模板管理、新闻公告管理等。
3) 评审流程标准化管理:实现评审流程标准化,整合配电网设计评审流程,实现评审关键节点的有效把控,记录评审全过程,为工程评审提供支撑,实现数据同源。
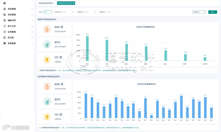
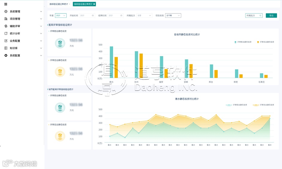
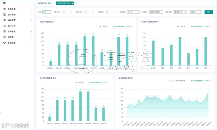
4) 多维度统计分析:通过对评审流程的全过程监控并进行多维化的处理,实现了在审项目统计、归档项目统计、综合统计、评审问题统计、设计质量统计分析、内审质量统计分析、评审前后投资统计分析、指标通过率统计、指标评分统计、评审项目进度统计、关键信息统计等,多维度的成果展示便于总结评审经验,为评审方法优化提供依据。
统计分析-评审前后投资统计
统计分析-指标检测率
统计分析-检测评分
统计分析-评审问题
5) 评审指标验证规则定制:基于标准指标体系,结合配网评审指标多样性、指标标准值易变性等特点,实现评审指标智能维护体系,包括指标维护、指标检测规则维护、验证标准维护、资料完整性校验维护等。
END
道亨软件
国内领先的输变电工程专业设计软件开发商
工程全生命周期智慧化服务解决方案供应商

