2019年起施行的《中央企业负责人经营业绩考核办法》中,对薪酬激励机制提出了明确要求:
“要坚持业绩考核与激励约束紧密结合,坚持权责利相统一,建立与企业负责人选任方式相匹配、与企业功能性质相适应、与经营业绩相挂钩的差异化激励约束机制。”
“任期激励收入根据任期经营业绩考核结果,在不超过企业负责人任期内年薪总水平的30%以内确定。”
薪酬管理一直都是人力资源管理重要的组成部分,薪酬一般由岗位基本薪酬、绩效薪酬、奖金、津贴、补贴、加班加点工资、特殊情况下支付的工资等组成,均需纳入工资总额统一管理。绩效薪酬对员工可以起到激励作用,薪酬管理的好坏会直接影响企业的经营成本和效益增速。
随着央国企规模的扩大和工资结构的复杂化,传统的手工计算方式已经无法满足对于薪资核算快速、准确、高效的需求。为响应国资委号召,企业的薪酬激励机制改革和数智化改革并行,通过实现工资核算的自动化、标准化和集中化的管理需求,提高核算结果的准确性和工作效率,强化正向激励效果,激发企业活力。
北大软件P8DHR
国企人力资源数智化管理平台
利用先进的技术和数据分析工具,实现对薪酬管理全流程的自动化和智能化的解决方案。该平台旨在提高薪酬管理的效率和准确性,实现企业高效、准确、透明薪酬管理,降低人为错误和成本,提升员工满意度和归属感。
01
薪酬总额管理
✦
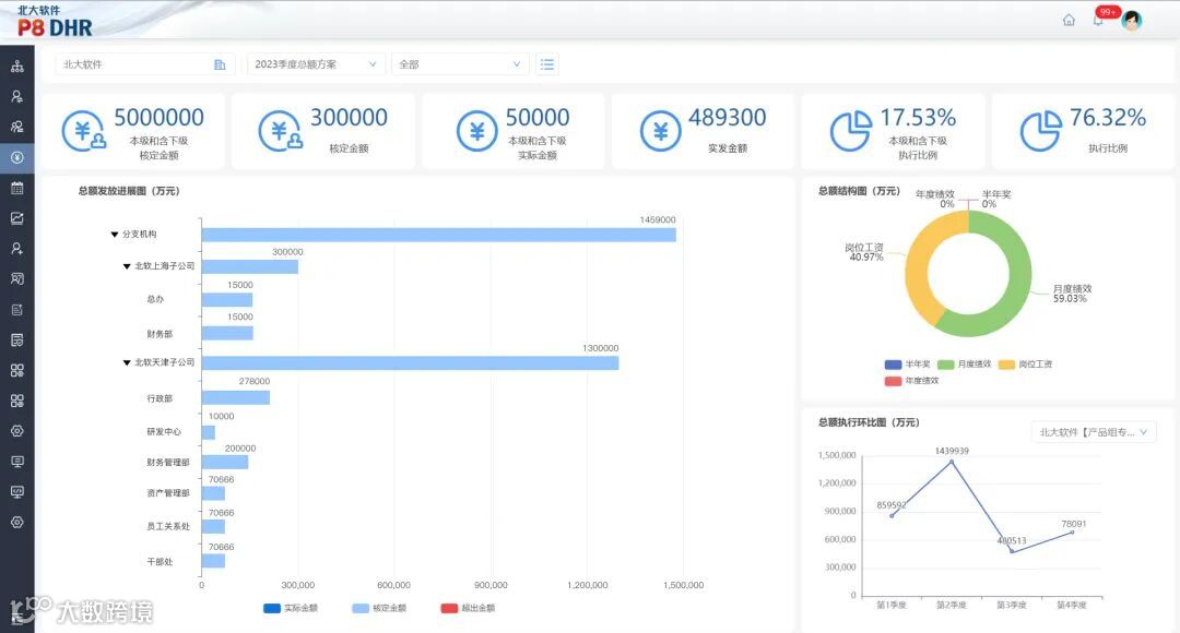
央国企薪酬总额应坚持效益导向为原则,坚持分级分类管理,向市场化改革方向看齐。我司产品支持设置对薪酬总额进行监控,以图表的形式将薪酬总额数据进行可视化处理,一目了然。支持总额申请,可管控本级以及下级单位的总额核定金额。可设置总额方案,根据设置的预警规则对总额进行灵活管控,在总额执行阶段触发预警规则即会生成提醒。
02
薪酬智能核算
✦
薪酬核算是人力资源部门最繁琐的事务,利用数智化工具可以有效提高核算效率。产品适用于绝大多数的薪酬核算场景,系统预设了200余项工资项,包括支持设置发薪名单,同步汇总发薪数据。将考勤信息、绩效信息、社保信息等于薪酬相关联的信息进行汇总总结,按照薪资方案计算薪资。根据核算结果可自动生成变动差异,突出显示发薪人员变化、发薪额度、差异金额等,便于薪酬专员高效核对。
03
薪资发放
✦
用系统代替人工进行工资发放,可大大降低计算错误带来损失的可能性。产品支持设置薪资标准,结合系统内置的汉化公式编辑器,根据薪资等级设置各层级各岗位的工资项明细,形成一整套成熟的薪资方案。根据配置好的薪资方案,可一键算薪,生成方案所使用范围内人员的当月发薪明细。
04
奖金分配管理
✦
奖金作为薪酬重要的组成部分,可以衡量员工绩效的好坏。产品支持根据各部门的经营业绩考核结果,结合经理层个人履职绩效,确定经理层和各部门业绩考核结果和薪酬分配方案。各部门可根据部门内部的人员分工和贡献再次进行分配。
05
延期支付管理
✦
设置延期支付有助于对员工起到正向激励的效果,同时可保证团队的稳定性。产品支持设置计提规则、计提比例、计提人员。可设置延期支付规则、支付期限和支付比例,支持统计支付缓发扣减的确认和汇总。最后汇总统计分析,形成个人延期支付档案,形成单位、部门、个人维度报表进行输出。
06
福利管理
✦
优秀的央国企福利制度可以提高员工满意度。北大P8DHR以数智化的方式管理员工的五险二金,可管理福利缴费的人员、缴费基数,可灵活配置福利项目和缴交规则。支持个税计算,系统自动按照发薪当地的缴税规则计算个税,支持一键报税。
07
统计分析
✦
一张薪酬业务的汇总表,可让领导人员在不用了解业务明细的前提下,对企业/部门整体薪酬情况进行非常直观的了解。系统内置了薪资明细表、部门汇总表、薪资变动对比表等一系列常规报表,可根据企业自身情况自定义新的业务报表。支持一键生成整体薪资统计表,生成薪资档案。
往期推荐
|
|||
|
|||
|
|||
|
微信公众号|北软PKUSE
新浪微博|北大软件PKUSE
头条号丨北大软件PKUSE
联系电话:010-61137666
网址:www.pkuse.com.cn

