
-
手工处理,数据及时性不足:数据缺失或不同步等问题导致业务效率低下、管理决策存在偏差。 -
分析报告静态化,洞察性不足:静态Excel报表为主,发现经营问题,切换分析角度,等待文员 /业务人员制作新的报表,无法交互式的探索性分析。 -
工具系统碎片化,集成难度大:不同数据源,不同信息化产品,产品之间存在集成成本,导致效率以及高级需求受限,报表开发成本及效率也受限。 -
IT资源瓶颈化,服务支撑不足:业务部门占90%以上人数,零售门店60家,而IT部门资源不足10%,不能满足业务需求的提出速度,需求实现以周和月为单位。
升级公司信息化项目,构建科学、简单、高效的管理体系,建立企业内部严密、通畅的“供-存-销”一体化管控流程;防控公司运营风险,实现远距离、多门店统筹管理;满足 “采购、财务、营运、电商、行政”五个部门的管理需求。
洞察经营:基于有限数据快速洞察企业经营管理。
规范录入:基于结果展示,反向推进数据规范采集。
全局视角:构建企业全局关键,经营指标可视化。
灵活扩展:满足灵活分析需求,可扩展分析平台。
国洋IT总监付国银说,我们选择数据应用服务,很大的一个因素是基于产品预置的丰富场景化分析模型,快速实现数据价值的呈现,能够让我们的数据快速用起来。从安装部署到项目验收,只用了7个工作日,从数智大屏到各业务的场景分析,覆盖面广,满足了我们基本的数据分析需求。正所谓“牵一发而动全身”,我们从大屏的核心业务指标出发,全局性分析并逐一找到这些问题背后得原因,及时改善,为企业整体业绩的优化提供了方向。
收入、利润、资金、费用、销售、采购、库存……全局查看经营数据,让国洋总经理感受到了数据价值,不仅如此,在经营分析中,数据应用服务不仅为国洋提供了数据结果的呈现,还帮助其从业务角度做到了具体的归因分析,实现更深入的应用。
举个例子,基于收入波动我们来看看用友数据应用服务是如何将企业各环节的数据串联起来实现更客观和全面的业务洞察:
收入波动,风险感知更敏捷
CEO数智管理驾驶舱显示:收入同比下降,基于国洋的业务模式推测,收入下降有可能导致库存上涨,通过大屏全局洞察,可以看到“库存分析”,逐月的库存金额呈现上涨态势,帮助总经理快速发现风险点。

点击“库存”可以查看详细报表。
02
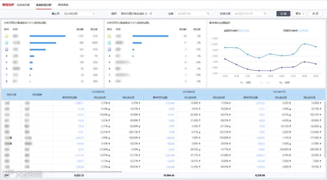
库存变动,为考核模式提供方向
打开库存报表,可以看到期末库存金额趋势分析,库存的同比、环比每一期都在增加,同时,也可以看到同比增长Top 10品类,以及各品类的变动率情况。

库存可以防止因缺货导致的客户流失,因此各门店都会有不同程度的压货。而库存的上涨必然带来更多的资金占用,增加企业运营的资金成本。基于如疫情等特殊情景下,只关注收入而忽略了库存,势必造成资金链的紧张。因此,国洋在未来的考核中,将考虑兼顾收入及库存的多指标考核,如通过设置销售收入和库存的考核权重,以此缓解此类问题。
资金预警,资金风险早知道
库存的增加必然导致资金压力的增加,从大屏上可以看到资金预警的指示灯已经亮起,根据模型预测未来资金风险天数为30天,即可能在30天后会出现资金链断裂的风险,存在较高的资金风险。
从大屏穿透查看资金监控,历史资金状况、近90日资金流入流出趋势情况一目了然,对未来风险进行有效评估。

应收账款,制定有效回款策略
国洋的客户构成是零售客户+企业客户。企业客户通常存在账期,应收款的管理和及时收回也是影响资金的重要因素。
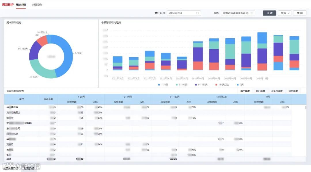
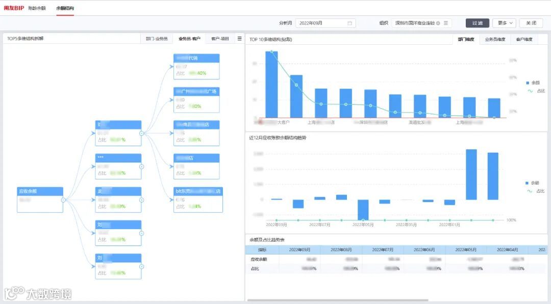
从大屏可以看到,大于180天的应收账款数突破了安全值出现了预警提示。点击查看详细报表,从账龄余额分析,可以看到应收账龄的结构、趋势走向情况,以及各大客户的占比情况,为针对性的回款策略的指定提供数据支持,

从余额结构分析,可以快速定位是哪个业务员的哪个客户应收占比过高,通知该业务员进行款项催收,为制定回款计划、快速回款提供了方向。

费用预警,快速定位出血点
费用也会影响资金状况。从大屏中可以看到费用也出现了示警,费效比过高,点击穿透,可以具体分析是因为店面的扩张、还是由于监管的不到位导致的资金浪费?也会给出相应的分析结果指标。
在数据应用服务的加持下,国洋实现了深入的、闭环的、完整的经营分析。
国洋数智化建设主要考虑三个方面:产品操作简单易用、灵活搭建自定义报表、数据价值快速呈现。国洋选择用友数据应用服务,初步实现了数字化智能管理,为找出潜在机遇与风险以快速响应市场变化提供了数据支撑。
1、数据应用服务提供了共性的指标体系和方案,标准预置满足了国洋80%以上的分析需求,为国洋决策提供了重要的依据。
2、基于数据可视化大屏,高效分析企业重点业务,通过全局分析,将各业务板块关联查看快速找到管理提升点。
3、监控业务数据偏差,实现数据智能预警,有效防范经营风险,防患于未然。
4、数据自动化,大大降低了手工处理报表的工作量,改变了以往低效率、高重复性、易出错的现状,提高了分析效率。
5、角色管理大屏,满足CEO、CFO等不同角色、不同侧重的管理需求,提升了企业管理效率。
6、一期建设已实现U8+和Excel的数据整合分析,未来将继续增加友零售、电商系统等异构数据源的数据抽取,实现企业全量数据整合分析。
高价值、智能化是我接触数据应用服务的首次印象。借助数据应用服务,国洋实现了数据一体化管控,基于标准预置构建了可视化分析体系,报表使用效率提速30%,数智大屏智能预警,资金风险可控,以数据驱动业务、洞察企业管理经营,数据驱动,提升效能!后续我们将继续开展二期、三期,聚合企业多平台数据,实现企业数据个性化分析需求,客户精细化管理,促进业务增长。
——国洋IT总监 付国银
为提升企业数据分析的及时性和准确性,盘活企业现有数据资产,国洋酒业引进了用友数据应用服务产品,借助产品自身预置的丰富数据分析模型、指标体系及报表体系,快速构建出企业全局视角的可视化管理大屏,并通过数据联动、溯源分析及指标预警提示等实现了数据赋能管理、数据驱动业务的企业数智化转型目标。
——云诚优服售前顾问 赵方
END


