精彩回顾
22 July 2018
先研发之忧而忧,后业务之乐而乐,起早与贪黑齐飞,调休与休假待定。这是运维人,肩负永不宕机的高贵使命,每周7天、每天24小时超长待机,随时冲向解决问题的第一线。
为了关爱这群默默付出的运维人,广大运维同仁共同投票把每年7月24日定为运维日。
今年是第三届7.24运维日,由腾讯蓝鲸智云主办,嘉为科技承办,于7月22日在深圳腾讯大厦举行了特别活动,围绕“运维人的远方,蓝鲸与你同行”的主题分享交流了优秀运维人的经验、现场蓝鲸SaaS实战开发演示、运维人的新机遇等干货内容,引起了大家的思考和共鸣。活动现场蓝鲸智云发布了最新的社区版V4.1和两个重磅新品:CICDKit 和标准运维,作为参会者的福利之一,引起了强烈关注。
签到留影
下午13:00左右,大部分的小伙伴就已抵达现场,并在腾大广场签名留影,留下情怀的一笔。
不到13:30就已座无虚席
互动游戏,欢乐满堂
早起的鸟儿有虫吃,早到的小伙伴也有福利!
活动开场,先来两个小游戏放松放松。吃金豆小游戏是使用蓝鲸平台上的一款运营小工具进行,可以实时在平台上查看在线人数和金豆排名。
让运维走得更远,则是需要各位方阵的小伙伴齐心协力,这也寓意,经由各位运维同仁一起努力、一起搭建,才能让我们的运维行业实现更长远的发展。
SaaS评选,谁是最帅?
蓝鲸社区版已经发布两年了,在这两年中,也出现了很多跟随蓝鲸脚步成功进行开发转型的同学。这次的SaaS评比,在十几份投稿中精选了四个社区同学的开发作品进行展示评选,最终《智能硬件接入多管理分析系统》斩获“最帅运维SaaS开发小能手”殊荣,赢得奖杯一座、iPhoneX一台!
动手演示,给你好看
通过蓝鲸的PaaS平台,其实运维小伙伴可以比较容易的自己开发基于企业内部实际环境的SaaS工具。
来自嘉为科技年轻帅气的工程师,就在现场为大家做了一次实战演示。
嘉为科技嘉维蓝鲸产品部开发经理刘斌,在现场演示《SSL证书监控SaaS》的开发过程,实现自动获取Web业务系统的SSL证书信息并对其监控,对即将过期的SSL证书进行告警,提前通知管理员。酣畅淋漓的演示,让现场小伙伴感受到通过蓝鲸MagicBox的拖拽,几分钟就完成页面开发的视觉快感,以及快速、低成本、免运维地构建支撑工具和运营系统的高效。
你若智慧,奴役设备!
特邀嘉宾Ronnie,是某银行分行科技部运维主管,多年的运维生涯,让他感触颇深。从最初又苦又累的传统运维,到积极寻求转型,再到遇见蓝鲸,借助蓝鲸的开源力量,从运维向运营转变,从封闭安全的系统慢慢向互联互通的系统进行转变。
引领运维人的新机遇
下半场,蓝鲸产品中心总监党受辉(咖啡党)幽默开讲。

2016年7月24日,第一届运维日蓝鲸宣布将提供社区版V1.0给到参会的运维朋友,从此便开始了蓝鲸的社区版之路,这个日子也变成了蓝鲸在运维社区上的一个重大节日和里程碑事件。2年来用户不断增长,加上公司战略的支持,坚定了蓝鲸将不断为社区提供更多的功能与产品,推进运维领域实现“开箱即用的自动化和运维开发”。

从“理论基础、组织架构、技术体系”解析了传统运维的发展之路。

分析了应该如何以运维为主体,建立一套研发运营一体化的《运营PaaS》体系。

要达到上述要求,必经之路就是要成为老板口中”别人家的运维“,通过提升个人技能,转型为”运维开发“,突破职业发展瓶颈,改善企业内运维体系,提升企业运营效率。

蓝鲸根据自己在腾讯内部成长经验,总结了运维能力发展的四个阶段,这四个阶段对应了蓝鲸体系内不同的产品特性。

当前蓝鲸社区版的功能处于第二阶段和第三阶段,希望运维同仁能够积极拥抱变化,抓住机遇,与蓝鲸一起,共同营造一个良性的运维社区生态。


新版新品,重磅发布
新版:蓝鲸社区版4.1
蓝鲸社区版4.1新版发布,新增了节点管理、标准运维、CICDKit三大SaaS。更多平台功能特性,大家可以关注下载体验!

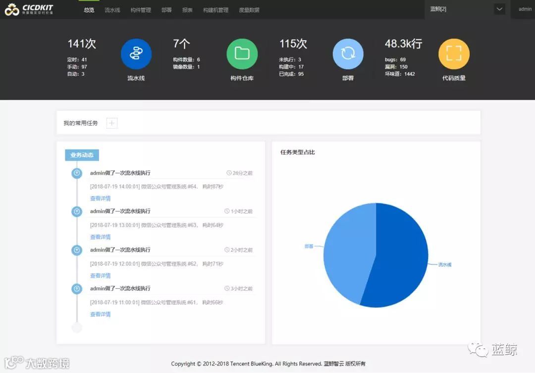
新品:CICDKit
嘉为科技开发同学,张坚欣上台对CICDKit进行介绍和演示。

CICDKit是蓝鲸DevOps平台中为软件开发项目提供持续集成、持续部署支持的SaaS套件。
通过页面上简单的信息填写即可以配置出一个适合开发团队特点的持续集成、持续部署流水线,自动化完成软件开发项目过程中包括代码仓库集成、编译构建、单元测试、代码检查、制品归档、镜像构建、自动部署等各个环节,减少开发和运维之间协作的时间损耗,使团队整体更加高效地协同工作、迭代功能、发布产品。
平台不仅内置了轻量级的容器构建环境以满足拿来即用的需求,还提供了构建机的扩展集成,用来实现不同团队复杂的构建支持。此外,平台也提供了度量统计报表,通过对流水线的历史执行状况进行统计和分析,供项目经理做管理优化提供数据参考。


新品:标准运维
蓝鲸运营负责人杨文兵及标准运维开发同学王建学,对标准运维进行了介绍和演示。


标准运维是拥有可视化的图形界面,并进行任务流程编排和执行的系统。
包含有两大核心服务。一个是调度编排服务:基于蓝鲸集成平台服务总线(ESB)对接企业内部各个系统API的能力,将企业内部多系统间的工作整合到一个流程模版中,实现一键自动化调度;另一个是自助化服务:标准运维通过与蓝鲸PaaS平台深度整合,为用户提供了“轻应用”和“职能化”功能,让用户可以将业务日常的运维工作交给产品和职能化人员执行,实现业务的发布、变更等工作自助化。
使用该产品的人员,若具备运维开发的能力,将企业内的系统接口集成为标准运维的原子节点,将发挥更大的价值。
全程紧凑,收获满满
尽管互动交流环节,大家争相提问将结束时间又拉长了40分钟,但是现场小伙伴仍觉意犹未尽,纷纷表示后面再多多举办同样的交流活动。

活动引起大家的思考和共鸣
愿以后,平台7*24,活人5*8~
明年7.24,我们再见!
点击原文链接,下载PPT及现场美照!
关于我们
嘉为科技 —— IT解决方案与服务领先者,腾讯蓝鲸智云全国首家授权技术合作伙伴,拥有嘉维蓝鲸IT自动化运维、IT基础架构服务、应用软件开发、云计算四大系列业务,提供自本地到云端、从标准架构到定制开发的一系列优秀IT解决方案和服务,全新打造嘉维蓝鲸IT自动化运维解决方案、CMDB解决方案、DevOps解决方案等,提升客户信息化水平和市场竞争力,助力客户的业务发展。
嘉为集团 —— 成立于2001年,由嘉为科技和嘉为教育组成,于广州、深圳、北京、上海设有分公司,融IT服务和培训咨询于一体,为客户提供解决方案、运维支持、软件研发及培训教育服务。历经18年的发展和积累,嘉为已成为备受客户赞誉的行业翘楚。
长按识别二维码关注我们

