2024年WeOps发布的第一个版本有哪些功能呢?
WeOpsV4.8版本已经发布,这次还继续补齐APM的内容,此外还增加了资产扫描和动态分组等功能呢!
WeOps V4.8版本更新主题总结为:
1
持续补齐应用性能监控(APM),支持探针管理和健康配置
2
资产管理方面新增资产扫描和动态分组功能
3
新增单位管理功能,支持为资产字段、监控指标、日志数据设置统一的展示单位
4
优化拓扑图和监控告警等功能,满足用户操作和使用体验
是不是已经迫不及待了?那我就一项一项详细介绍!
01
应用性能监控(APM)
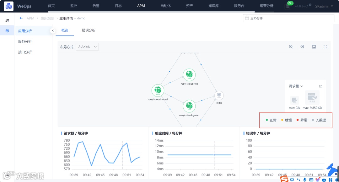
WeOpsV4.6和V4.7版本的主题是新增APM(应用性能监控),已经具备应用的OT探针接入、调用链检索、应用观测、APM关键指标监控告警等功能,为了更好的管理应用的探针接入,V4.8版本新增APM探针管理功能,更好地管理和呈现各个应用已经接入的探针情况。
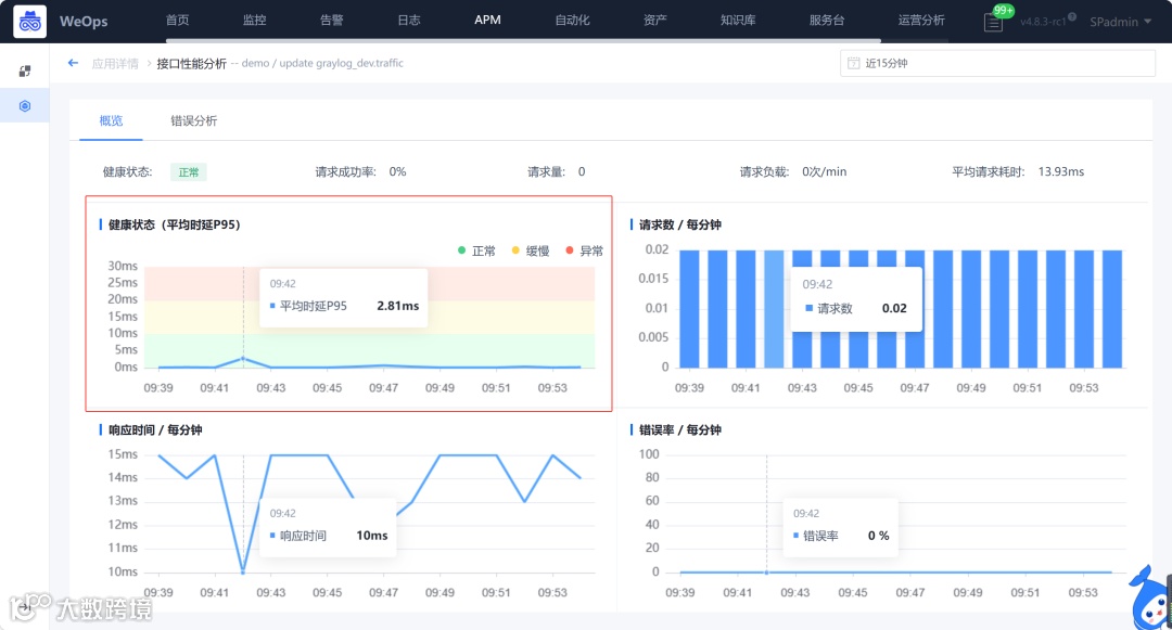
此外,为了更方面展示应用程序的健康状态,V4.8新增应用健康配置功能,支持以“平均时延P95”作为关键指标,进行阈值的设置和健康状态的展示。
具体功能描述如下:
探针管理:展示所有已经接入的探针,以及这些探针所属的应用/服务;
健康配置:以“平均时延P95”为关键指标,支持设置“正常、缓慢、异常”三类阈值,并在应用服务拓扑、接口详情中分别展示应用/服务/接口的健康状态。
左右滑动查看
02
资产管理
1
资产扫描
为了发现识别网络中所有的设备信息,防止遗漏的情况,WeOpsV4.8新增资产扫描功能,支持Ping(IP)协议、Telnet(IP+端口)协议,从网络中发现IT资产并进行纳管。
场景如下:
纳管层面:从空白到发现资产,全程自动资产扫描,配合配置采集自动更新配置信息;
安全层面:全量扫描不在CMDB的资产的异常IP,重点关注是否安全;
运营层面:扫描IP不在管理范围内的,进行IP认领或者回收。
主要功能如下:
设置灵活设置IP扫描范围和端口;
支持Ping(IP)、Telnet(IP+端口)从网络中发现IT资产;
支持配置CMDB的对比范围,进行对比;
支持设置Telnet的识别规则,直接展示扫描结果中资产的类型。
左右滑动查看
2
动态分组
在资产变动时(如增加、删除或修改),监控和订阅策略所针对的对象也会相应变化。之前,我们只能手动执行对象的添加和删除操作。V4.8版本新增动态分组功能,支持按照一定规则将资产进行分组,当资产变化时,符合条件的资产会动态更新,动态分组目前可以用于资产的监控策略、事件订阅的日常任务中。
03
单位管理
WeOps平台支持资产管理(CMDB)、监控告警、日志等功能,不同的监控指标、CMDB字段或日志数据可能使用不同的单位,导致管理混乱和理解困难。V4.8新增单位管理功能可以统一标识和管理这些单位,确保一致性和可读性。
单位管理主要涉及一下内容:
资产管理:对于资产的管理字段,有些字段比如内存容量等需要展示单位,可支持初始单位选择,并根据实际数据进行换算;
监控指标:对于监控数据,为各个指标设置初始单位,当获取数据后,可以自动换算和展示该指标单位;
日志仪表盘:在仪表盘中查看日志原始数据/统计后数据,对于某些特殊的数据,比如流量等,需要方便的展示其字段单位。
左右滑动查看
04
其他优化
除了上述几个模块的功能新增/优化外,WeOpsV4.8版本还对资产管理和其他模块的进行了优化。
1
资产管理优化
资产模型支持隐藏模型字段,字段隐藏后,不会对外展示;
事件订阅增加短信通知,事件扫描结束后,及时将结果短信通知对应人员。
2
监控告警优化
新增JMX自定义监控模板,适用于Java程序下程序的性能指标监控;
支持导出告警,便于对原始告警数据进行二次统计和分析;
可以通过全局变量隐藏主机某类磁盘,这类磁盘的监控数据不会对外展示。
左右滑动查看
3
仪表盘&拓扑图优化
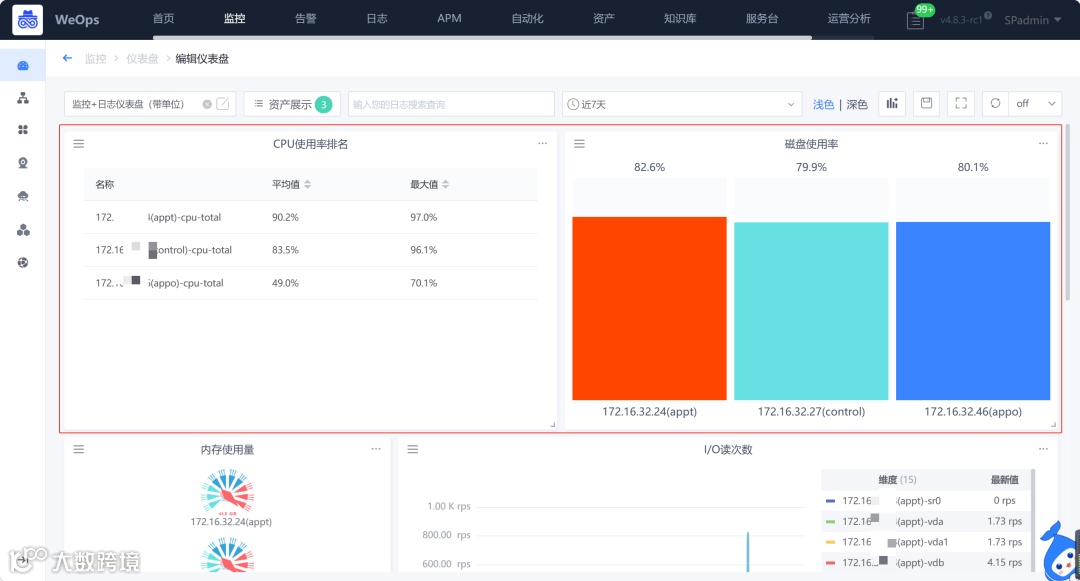
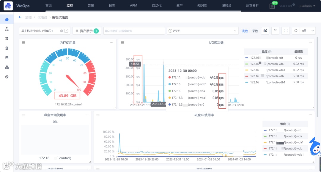
监控类仪表盘新增水位图和排行图,便于多种样式展示资产的监控数据;
拓扑图优化,支持为连线设置监控单值,并影响线段颜色,支持设置连线的样式,优化网络端口的展示名称。
4
其他优化
IT服务台新增加关注人功能,支持抄送对应人员告知工单进度;
IT服务台界面需求增加用户修改密码。
看完介绍是不是已经跃跃欲试了呢?赶快点击“demo体验”进行试用吧!
End
往期推荐
嘉为蓝鲸WeOps上新丨新增APM应用观测,持续补充应用性能监控能力
WeOps上新 | 嘉为蓝鲸WeOpsV4.6众望所归,APM重磅出击
点
阅读原文,立即申请试用

