我们都知道GitHub是金矿,很多程序员发布开源项目后都获得了意外的收获:
1)简历漂亮了,发布过开源项目,工资随便开。
2)技术提升了,通过开源项目系统性的思维,从头打造一款产品。
3)额外收入多了,通过开源项目的技术服务,也能赚取很多钱。
想赚钱,先学习:
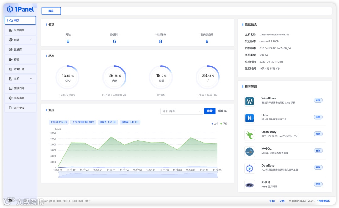
今天讲github上的明星国产项目:现代化、开源的 Linux 服务器运维管理面板 1Panel
非常的火爆,github地址:https://github.com/1Panel-dev/1Panel
10.7K star 非常厉害了,可以说给中国人争光了
快速建站:深度集成 Wordpress 和 Halo,域名绑定、SSL 证书配置等一键搞定;
高效管理:通过 Web 端轻松管理 Linux 服务器,包括主机监控、文件管理、数据库管理、容器管理等;
安全可靠:基于容器来管理和部署应用,最小漏洞暴露面,提供防火墙和日志审计等功能;
一键备份:支持一键备份和恢复,备份数据到各类云端存储,永不丢失。
在线体验
环境地址:https://demo.1panel.cn/
用户名:demo
密码:1panel
假如你设计一个服务器运维管理系统,你需要哪些主要功能:
1. 服务器监控:实时监控服务器的性能指标,如CPU使用率、内存使用率、磁盘空间等,以便及时发现和解决问题。
2. 文件管理:允许管理员通过界面上传、下载、删除和编辑服务器上的文件和目录。
3. 数据库管理:提供对服务器上安装的数据库的管理功能,包括备份和恢复、数据库查询和性能优化等。
4. 容器管理:如果你在服务器上使用容器技术,系统应该提供容器的创建、启动、停止和监控等功能。
5. 网站构建:允许管理员通过界面轻松地创建、部署和管理网站,包括虚拟主机配置、域名管理和网站统计等。
6. 安全特性:集成防火墙功能,保护服务器免受恶意攻击。同时支持多种身份验证方法,确保只有授权人员可以访问系统。
7. 备份和恢复:提供自动备份和恢复功能,以防止数据丢失,并能方便地还原服务器到先前的状态。
以上是服务器运维管理系统应该包含的一些基本功能。你还可以根据你的具体需求和服务器规模来扩展和定制系统。
根据这些需求,对照1panel,好好学习,吃透她,开发实践
项目结构
.
├── backend # 后端项目主目录
├── build # 编译目录
├── cmd # 后端启动目录
└── frontend # 前端项目主目录
后端
1Panel 的后端使用了 Golang 语言的 Gin 框架,并使用 go.mod 作为项目管理工具。开发者需要先在开发环境中安装 go 1.18 或者以上版本。Gin框架
Gin框架是一个用于构建Web应用程序的轻量级Golang框架。它提供了快速、灵活和可扩展的方式来开发Web服务API。
使用Gin框架可以快速搭建一个基本的Golang项目。以下是使用Gin框架快速开发项目的一般步骤:
1. 安装Gin框架:在命令行中运行`go get -u github.com/gin-gonic/gin`来安装Gin框架。
2. 创建项目文件夹:在命令行中创建一个新的项目文件夹。
3. 初始化Go模块:在项目文件夹中运行`go mod init <module_name>`来初始化Go模块。
4. 创建主文件:在项目文件夹中创建一个主文件,例如`main.go`。
5. 导入Gin框架:在主文件中导入Gin框架,例如`import "github.com/gin-gonic/gin"`。
6. 创建路由:使用Gin框架的`gin.Default()`函数创建一个路由实例。
7. 定义路由处理函数:使用Gin框架的路由实例的各种方法定义路由处理函数,例如`GET`、`POST`等。
8. 运行项目:在主文件中使用路由实例的`Run()`方法来运行项目,例如`router.Run(":8080")`。
通过按照上述步骤,您可以使用Gin框架快速开发一款Golang项目。您可以参考Gin框架的官方文档和教程来了解更多关于使用Gin框架开发项目的详细信息和示例代码。
前端
1Panel 前端使用了 Vue.js 作为前端框架,Element-Plus 作为 UI 框架,并使用 npm 作为包管理工具。开发者请先下载 Node.js 作为运行环境,IDEA 用户建议安装 Vue.js 插件,便于开发。
Vue很出名了,也是中国人搞的。前端的建议学习学习。
1Panel是一个现代化、开源的 Linux 服务器运维管理面板。
github地址:https://github.com/1Panel-dev/1Panel
国内镜像:http://www.gitpp.com/tomsonball/1Panel

