戳上面的蓝字“海商通”关注我们哦!
气动系统是为以压缩气体为工作介质,它通过各种元件组成不同功能的基本回路,再由若干基本回路有机地组合成的整体,进行动力或信号的传递与控制。
组成的气动回路是为了驱动用于各种不同目的的机械装置,其最重要的三个控制内容是:力的大小、力的方向和运动速度。与生产装置相连接的各种类型的气缸,靠压力控制阀、方向控制阀和流量控制阀分别实现对三个内容的控制。
一、电磁阀









二、蝶阀


三、球阀


四、隔膜阀

五、截止阀

六、孔板阀

七、笼式阀

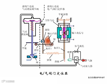
八、气动薄膜阀




九、三通阀

十、调节阀











十一、旋塞阀


十二、闸阀

十三、止回阀


十四、V型阀

十五、凸轮挠曲阀

十六、套筒阀

十七、角型阀

十八、活塞式执行机构


十九、倍力缸

二十、气源增压



二十一、气动隔膜泵

二十二、油水离器


二十三、空压机








二十四、空气干燥器






二十五、气缸


二十六、真空发生器


二十七、气源计算
若作储气用途,请选择气罐有足够容量令压缩机在关闭后仍能提供一段时间的正常供气。可参照以下的程式计算。
Vr = Qc X Te ÷ (P1 - Pe)
Vr : 气罐容量 (m3)
Qc : 平均耗气量 (m3/min)
Te : 元件最少运行时间 (min)
P1 : 压缩机最低操作压力 (BAR)
Pe : 元件最低操作压力 (BAR)
若要配合最高流量要求,则 Qc 请代入峰值流量数值,若储气罐只作舒缓脉衝用途,则以下程式适用。
Vr = 200Vs/r
Vs : 压缩机的气缸行程容积 (m3)
r: 最后级压缩的压缩比


