

一套完善的指标和模型体系,助力自然资源资产实物量、经济价值、生态价值各项关注指标的精准计算。

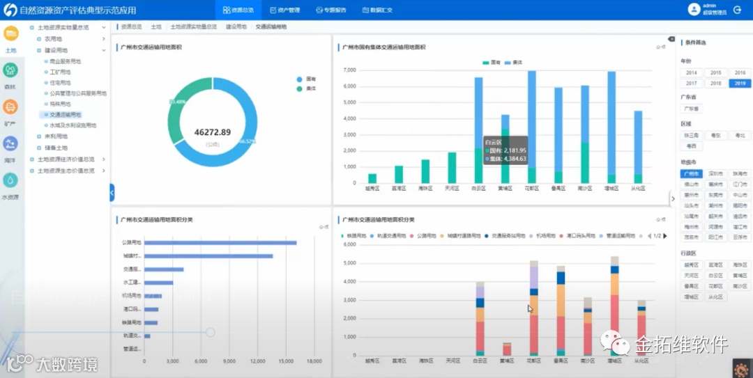
一张图指标联动展现,自然资源资产分布状况一目了然

指标总览

详细图表展示
一套资产报表自动生成,摸清自然资源家底账

专项报告

资产负债表
自然资源资产综合监管,资源开发利用保护情况实时监测、动态预警

土地资源变化监测

自然资源资产时空演变分析

指标预警
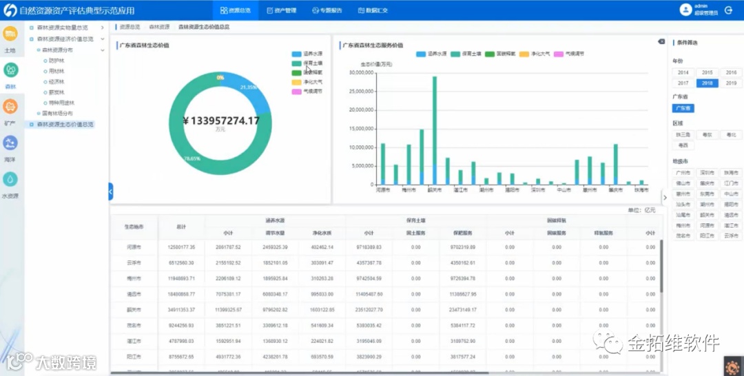
生态保护专题监管,加强生态损益状况评估,辅助生态环境保护决策

生态价值核算

森林生态价值监管
大数据云GIS技术助力自然资源资产空间分布动态展示

分层级动态渲染
规则引擎的可视化流程搭建技术助力自然资源数据梳理和评估模型构建

评估模型搭建

金拓维软件,是国内大数据GIS领军企业,专注于时空大数据应用及挖掘分析,致力于开启、引领高性能云GIS时代,促进我国地理信息产业发展和转型,是国家高新技术企业。金拓维软件先后与北京大学数字中国研究院、浙江大学遥感与信息技术应用研究所结为战略合作伙伴,积极承接国家科技支撑计划、863计划等重大科研项目。通过多年的技术研究和理论实践,已拥有完全自主知识产权的、国际先进、国内领先水平的实时大数据GIS平台(HighGIS),并广泛应用到自然资源、公安、水利、交通、农业、税务等行业,可有力支撑全国数字城市、智慧城市建设,多次荣获了地理信息产业优秀工程奖、优秀软件等荣誉奖项。

