搜索
首页
大数快讯
大数活动
服务超市
文章专题
出海平台
流量密码
出海蓝图
产业赛道
物流仓储
跨境支付
选品策略
实操手册
报告
跨企查
百科
导航
知识体系
工具箱
更多
找货源
跨境招聘
DeepSeek
首页
>
科普 | 核废水的前世今生
>
0
0
科普 | 核废水的前世今生
邃瞳科学云
2020-11-16
1
导读:海里都是放射性元素,光是想想都让人觉得愤怒。
前段
时间
,
日本官方发布一则消息,计划将123万吨核废水排入太平洋,排放时间长达30年之久
。(123万吨是什么概念?打个比方,如果把这些核废水都装进香飘飘奶茶杯里,能装满250亿瓶,可以绕地球75圈。)消息一出,引起世界一片哗然。各国纷纷发声,谴责日本这一决定。中方也发布声明:若污水入海,辐射57天会蔓延至半个太平洋,更有环保组织警告,污水中的辐射物可能会影响人类DNA。
为什么日本的这一决定会引起如此反响?
那还要从事情的源头说起。
1. 从哪儿来?
2011年3月11日,日本东北部海域发生里氏 9 级地震并引发海啸。不仅夺去了3万人的生命,还造成福岛核电站大规模泄露。被冲击的核电站发生了爆炸,放射性物质随之扩散,并且核反应堆损坏发生熔毁,开始剧烈燃烧,为了给它们降温,日本采用了引入海水冷却的办法,而用于降温后的海水,因为携带了大量放射性物质,不能被循环利用,更不能直接排回大海,于是变成核废水,只能通过大型储水罐,储存起来。日本政府声称,核废水厂区储水罐只够用到2020年夏天。
核废水携带的这种放射性物质对人类又会有怎样的危害呢?
2. 放射性物质的危害
就拿我们熟悉的癌症患者放疗为例,这就是利用放射性物质产生的高能射线作用于肿瘤细胞,使其坏死而达到治疗目的,众所周知放疗还会带来很多的副作用,因为它不仅会作用于癌细胞还会对正常细胞产生负面影响。这仅仅是选择性医疗使用的少量放射性物质都会对人体产生不可避免的伤害,更何况这种大量泄漏的放射性物质,它的危害更不能轻视:(1)放射性物质不仅会影响身体的局部,而且也会影响整个身体,严重的甚至会
破坏身体的生活功能
导致生命
活动
停止。(2)放射性物质会
破坏人体的中枢神经系统、神经内分泌系统及血液系统,使血管通透性改变,
导致出血造成感染。(3)放射性还能损伤遗传物质,能够
引起基因突变和染色体畸变
,使一代人甚至几代人都受到影响。
核电站产生的放射性物质会产生如此危害,为什么我们还要采用这种发电方式呢?
3. 核电站发电优点
要知道核能发电与传统的火力发电相比,具有十分明显的优势:(1)核能发电不像化石燃料发电那样排放巨量的污染物质到大气中,因此核能发电
不会造成空气污染
;(2)核能发电无碳排放,
不会加重地球温室效应
;(3)核能发电所使用的
铀燃料,除了发电外,暂时没有其他的用途
;(4)核燃料的
能量
密度比起化石燃料高上几百万倍,故核能电厂所
使用的燃料
体积
小,运输与储存都很方便
,一座1000万千瓦的核能电厂一年只需30吨的铀燃料,一航次的飞机就可以完成运送;(5)核能发电的成本中,燃料费用所占的比例较低,核能发电的成本不易受到国际经济形势的影响,故
发电成本较为稳定
。
如此优质的能源如果使用不当又会带来极大的危害,所以核电站的设计会起到决定性作用。我们又该
如何在避免危害的同时充分利用核能呢?
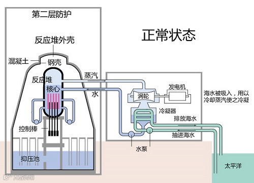
4. 核电站发电原理
我们可以把
核反应堆想象成一个烧水壶
,核心部分就是产生热量的来源,整个核心部分全部浸没在水当中,当加热
温度
过高,水会气化形成水蒸气,通过蒸汽管道进入涡轮,带动涡轮转动,热能随之转化成机械能,水蒸气进入冷凝器液化,又通过水泵进入核心,而涡轮转动的机械能通过发电机转化成可以利用的电能,这就类似于工业革命时期的锅炉发电原理。
值得注意的是
通过核心的水反复循环,即使含有放射元素,但正常工作情况下始终保持在体系内,不会排出
。
核心部分由200多根燃料棒排列而成,每根燃料棒含有2%~4%的铀235这种放射性元素,以二氧化铀的形式存在,并密封在锆合金包壳管中。当中子打入铀235原子核后,原子核不稳定分裂成两个
质量
较小的原子核和2~3个中子以及巨大的能量。这些中子又进一步打入别的铀235引发新的核裂变,产生新的中子和裂变能,如此不断持续就形成了链式反应。裂变产生的中子
速度
太快,不利于后续的裂变反应,这个时候就需要慢化剂来降低中子的速度而又不吸收中子,而水就是很好的慢化剂,所以在这里水不仅可以将核能转化成热能带走,还能作为慢化剂降低中子的速度从而促进核反应的进行。
我们把
整个过程想象成汽车行驶过程
,中子就是油门,铀235就是发动机,裂变能就体现在行驶速度,只要踩油门就会促使发动机工作,从而汽车就会行驶,但是整个过程不断产生中子,那就始终在加速踩油门,那么汽车行驶速度就会不断增加,最终可能无法控制,那为了可以实现人为控制核能,就需要一个如刹车一样的物质,核反应堆里使用的就是控制棒,它是银铟镉材料制成,外面套有不锈钢包壳,可以吸收反应堆的中子,它粗细和燃料棒差不多,从下而上插入反应堆,可以通过插入深度和插入数量控制反应速度。
我们可以看到
反应堆由一个外壳保护着,同时还配有一个蓄水库,防止反应堆过热,当核心过热时,阀门打开水蒸气会进入抑压池冷凝,缓解压力过大造成的危险
。
所以核发电站正常情况下是非常安全的,即使出现意外也有一些应急措施。那
为何日本地震会产生如此大规模的核泄漏呢?
5. 日本核泄漏原因
由于地震影响,切断了控制系统和水泵的电力供应,于是启用备用发动机工作,但是地震引发海啸,使得发动机组无法供电,即使控制棒已经插入,可是核心还需要几天时间才能冷却,但
没有发动机驱动水泵使水反复冷凝循环
,造成冷却水一直不足,核心燃料棒就会一直处于过热状态,当核心温度升高到一定程度,覆盖在燃料棒上的锆和水蒸气发生反应产生氢气,氢气在第二层安全壳内聚集,最终使得两个核电站顶盖爆炸。另一个反应堆冷却系统被炸毁使得水
无法完全淹没核心
,温度过高发生熔毁引起燃烧,为了冷却核心,只能向其中灌入可以吸收中子的掺硼海水,起到抑制裂变反应的作用,于是就有了前文提到的核废水。
以上这些就是核废水的前世今生,正如当前人们所担心的那样,日本福岛核废水是否会对人类的生活产生危害,核废水又该如何处理呢?可以如日方所言直接排放到太平洋吗?核废水的未来又该何去何从?日方乃至世界科学家需要提供足够的数据和证词来证明他们如此做的合法性,否则对整个人类社会而言就是不负责任的行为。
作者单位:中国科学技术大学
邃瞳科学云征稿啦!
论文发表不是工作的结束,而是一个新阶段的开始。欢迎大家在邃瞳科学云平台上分享论文解读,为自己的学术代言。投稿请添加以下微信:
免费为实验室建账号啦!
邃瞳科学云APP实验室板块以文字、影像资料等方式多维展示实验室的实力和风采。一方面宣传推广实验室,一方面为实验室提供直播
工具
,方便线上组会、跨组跨区域互动。同时为实验室招生、
招聘
、匹配资源,实验室、课题组间互动提供方便。实验室入驻咨询请添加以下微
信:
【声明】内容源于网络
0
0
邃瞳科学云
邃瞳科学云是一个百家争鸣的个性化学术传播平台。依托新媒体矩阵,小程序及APP等完整产品线,在开展专业性的学术活动的同时,还致力于科普教育和科学传播,更自由、重分享。 格物致知,光被遐荒。Meet Your Science!
内容
8582
粉丝
0
关注
在线咨询
邃瞳科学云
邃瞳科学云是一个百家争鸣的个性化学术传播平台。依托新媒体矩阵,小程序及APP等完整产品线,在开展专业性的学术活动的同时,还致力于科普教育和科学传播,更自由、重分享。 格物致知,光被遐荒。Meet Your Science!
总阅读
6.3k
粉丝
0
内容
8.6k
在线咨询
关注