
在制造业数字化转型浪潮的推动下,深圳市爱世达资讯科技有限公司与金蝶于2024年11月28日签约合作金蝶云·苍穹OEM版产品,进行深度合作,爱世达经过精心研发与严格测试,现正式推出基于金蝶云·苍穹平台架构爱世达苍穹OEM-MES系统。
此版本在继承前期产品优点的基础上,进行了全面的技术革新与功能升级,旨在为全球制造业企业提供更加高效、智能、可靠的生产管理解决方案,助力企业构建数字化、网络化、智能化的生产体系。

爱世达苍穹OEM-MES系统,作为新一代智能制造的核心组件,深度融合了云计算、大数据、物联网、人工智能等前沿技术,依托金蝶云·苍穹平台的强大支撑,实现了生产流程的全面数字化管理。
本系统以生产计划为龙头,以质量控制为核心,以设备管理为基础,以数据分析为驱动,全面覆盖生产制造的各个环节,为企业打造高效、灵活、透明的生产管理模式。

产品核心功能升级
1、智能生产调度系统
采用先进的算法模型,实现多工厂、多生产线、多任务的高效协同调度与动态插单,生产调度与优化,自动调整上下料的节奏,优化生产流程,并集成ERP订单数据,显著提升生产计划的准确性与执行效率。

2、全链条质量控制体系
构建从原材料采购到成品交付的全链条质量追溯机制,确保每一环节的质量可控、可追、可溯,会自动检测并记录生产数据。如果数据符合预设标准,则允许产品进入下一个工序;如果不符合,则触发异常处理流程,并记录异常原因。通过与生产设备的联网,实时获取设备运行状态和生产数据,包括温度、压力、速度等工艺参数,以及产品的编号、数量等信息。
3、设备互联与智能运维平台
支持多种工业设备协议,实现设备状态的实时监控与远程操控,提升设备利用率与维护效率。运用预测性维护技术,基于设备运行数据预测故障趋势,提前制定维护计划,降低设备故障率与维修成本。
4、实时预警智能调整
集成AI预测分析技术,对生产过程中的潜在风险进行实时预警与智能调整,及时发现并纠正质量偏差,提升产品整体质量水平,确保生产活动的平稳运行。
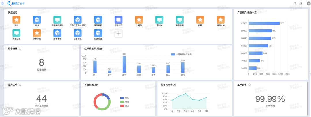
5、数据可视化与智能分析中心
实时数据采集,实时监控生产线的运行状态,包括设备参数、物料使用情况等,确保生产过程的稳定性。对生产数据进行深度挖掘与分析,提供丰富的数据可视化工具与报表模板,让生产数据以直观、易懂的方式呈现,助力企业快速洞察生产状况,为企业决策提供科学依据与数据支持。

低代码开发框架:提供灵活的API接口与可视化开发环境,降低系统定制与扩展难度,加速企业数字化转型进程。
国产化适配能力:全面支持国产化软硬件环境,确保系统安全可控,满足企业对数据安全与合规性的高要求。
云端协同与部署:支持公有云、私有云及混合云部署模式,实现跨地域、跨组织的生产协同与管理一体化。
爱世达苍穹OEM-MES系统针对电子制造、装备制造、汽车零部件、医药化工等多个行业的特点与需求,提供了定制化的行业解决方案。通过深度剖析行业痛点与需求,优化系统功能与流程设计,助力企业实现生产管理的数字化转型与升级。
深圳市爱世达资讯科技有限公司拥有一批极具专业背景的企业管理咨询顾问和技术专家,具备丰富的行业经验和对管理信息化、数字化的深度研究。我们将为客户提供全方位、多层次的服务与支持体系,包括但不限于系统咨询、方案设计、实施部署、培训指导、售后维护等。我们承诺以客户为中心,持续创新与优化产品功能,确保客户始终享受最前沿的技术与服务体验。
本版本由深圳市爱世达资讯科技有限公司自主研发,金蝶云·苍穹平台提供底层技术支撑与保障。我们深知产品质量与服务的重要性,因此将持续投入研发资源,不断提升产品性能与服务水平。在此,我们诚挚邀请广大客户与合作伙伴共同见证爱世达苍穹OEM-MES系统的正式发布,并期待与您携手共创制造业数字化转型的美好未来。
如需获取产品试用、技术咨询、方案定制或更多详细信息,请随时联系我们的官方服务团队。(联系方式:17324465728 官方电话:0755-27387986)


爱世达公司成立于2014年1月,核心团队从事信息化领域超20年,是一家专业提供企业级信息管理系统与企业数字化建设的软件公司;也是金蝶软件铂金级合作伙伴,ISV合作商,拥有行业自主研发和企业IT定制服务团队。
公司拥有一批极具专业背景的企业管理咨询顾问和技术专家,具备丰富的行业经验和对管理信息化、数字化的深度研究,我们在工业企业从企业研发、供应链运营、智能制造、智能财务核算等提供一体化解决方案。
我们一直致力于成为企业值得信赖的信息化、数字化服务商,坚持秉承客户至上,服务至上,帮助客户成功的核心价值观,为企业客户的数字化转型升级提供助力,并为此而付出不懈努力!

