这是一款抓杆反应游戏装置,旨在锻炼成人的手眼协调能力和反应能力。产品支持速度调节,适合不同技能水平的用户,无论是初学者还是专业玩家均可找到合适的挑战难度。
采用环保材质制作,轻便易携带,可快速搭建使用场景,便于在派对、野餐或旅行途中使用,适合家庭聚会或朋友间的趣味对决。

销量表现
根据卖家精灵数据,该产品共有2个变体,上架仅19天即实现销售转化,目前父体销量达665单,增长迅速。

关键词与广告流量分析
反查结果显示,该产品的主要流量来源几乎全部为广告投放。核心关键词“nex playground”的PPC竞价为0.55美元,市场竞争以付费推广为主导。

利润分析
当前售价为19.99美元,平台佣金约3美元,国内同款采购及头程物流成本约6美元,尾程FBA费用约为3.5美元,综合账面利润率接近40%(数据仅供参考)。

专利风险提示
经睿观专利检索,该产品存在类似外观设计专利,其他类型专利未作全面排查,潜在侵权风险尚不明确。


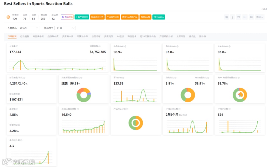
市场格局分析
市场数据显示,在100个样本中,新品数量为12个,新品销量占比2.4%,商品集中率达90.9%,品牌与卖家集中度均为93%。瑞典卖家占比高达56.61%,类目退货率为4.86%。整体市场呈现高度集中、竞争激烈的特点。

总结与建议
该产品销量增长快,具备一定市场热度,利润空间可观。但面临超1600个广告流量词的竞争环境,市场垄断明显,且存在外观专利风险。当前卖家采用FBM模式运营,可能存在短期操作倾向。对于普通新手卖家而言,贸然入场风险较高,需谨慎评估。




