Hello,朋友们,好久不见!👋
🎯在7月份,我们精心策划并推出了一系列新功能,特别在自动化方面有了显著提升。
🚀相信这些功能,能让您的业务流程更加顺畅,效率倍增。
👀不卖关子,让我们一起来揭开新功能的面纱!
上
新
列
表
效率
1.根据客户特征,自动化推送内容
2.线索转发支持重复线索留资通知
3.公海支持批量导入企业的客户阶段
4.领客支持高级筛选和批量领取线索
营销
5.内容分发支持多图,可发送九宫格朋友圈
6.仪表盘增加渠道分析,支持环形图呈现模式
7.巨量广告支持获客助手版表单加微方案
外呼
8.外呼接入SIP新线路
......
01
根据客户特征,自动化推送内容
上线流程自动化功能,支持根据不同客户的特征,定制文案内容及发送规则,系统将按规则自动把内容推送给不同的客户。
No.1
当新增企微好友客户时,
可按照不同的人群特征,针对性自动发送不同的内容,尝试不同的产品卖点引起客户的兴趣
No.2
当企微好友信息更新时,
即对于意向度比较低、或者持续沉默的客户,能设置产品上新、客户案例等内容的定期自动推送,个性化自动培育,激活沉默客户
02
线索转发支持重复线索留资通知
系统将自动识别重复的广告留资线索,并发送线索重复留资提醒,建议销售可以重点跟进该高意向客户。

03
公海支持批量导入企业的客户阶段
企业公海“批量导入线索”中,支持统一设置客户阶段,并将结果批量导入公海,提升操作效率,减少手动逐一调节的繁琐。
04
领客支持高级筛选和批量领取线索
为帮您精准锁定目标客户,领客特别推出高级筛选功能,包含海量的筛选条件,并支持多种条件自定义组合筛选。
在筛选结束后,您可以使用批量领取功能,支持一键获取目标企业的联系方式,进行线索的统一跟进和管理。
05
内容分发支持多图,可发送九宫格朋友圈
纯图片类型的内容,支持同时上传多张图片,且能够直接发送九宫格朋友圈,让您的分享更加流畅和高效。
06
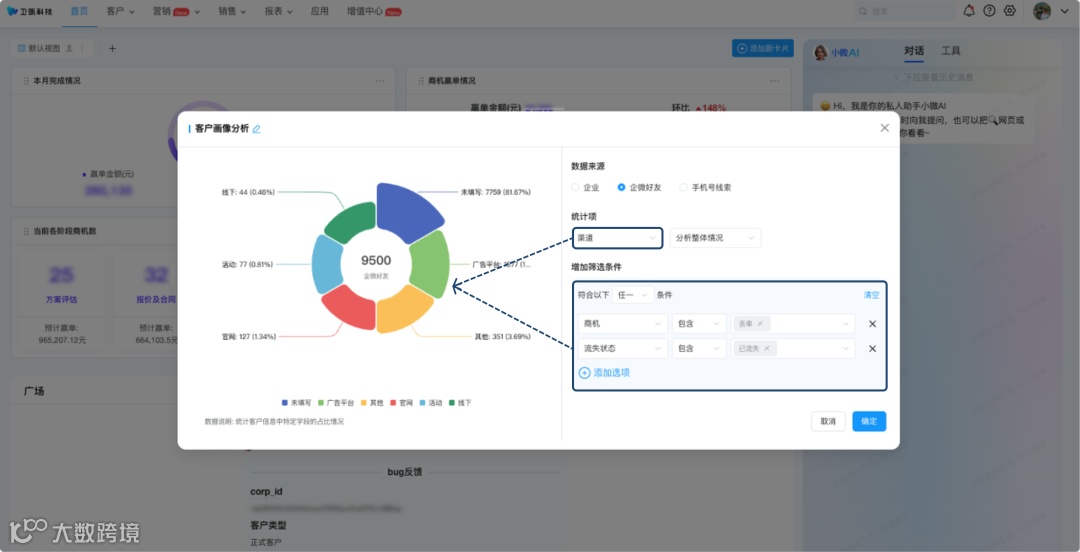
仪表盘增加渠道分析,支持环形图呈现模式
仪表盘支持用环形图展示数据结果,帮助您更直观地了解每种信息的数据占比情况。
比如,您可以对“企业、企微好友、手机号线索”等数据的渠道来源进行分析,同时可以自定义商机、流失状态等筛选条件。
07
巨量广告支持获客助手版表单加微方案
支持巨量橙子建站表单加微方案,使用橙子建站投放广告,客户提交表单后直接跳转获客助手加微,针对性分配给销售,优化线索来源渠道、查看广告明细,丰富的画像助力企业实现高效的线索转化。

08
外呼接入SIP新线路
SIP新线路,支持拨打北京地区的电话号码,您可以使用PC端拨打这部分电话啦~
以上就是七月重点产品更新介绍
使用指南:详见帮助中心
更多案例:可持续关注朋友圈
让我们一起携手,让获客更智能,让线索培育更简单👊
我们服务的客户
往期推荐
点击卡片
关注我们

