点击名片,关注我们不迷路
一、什么是 kite
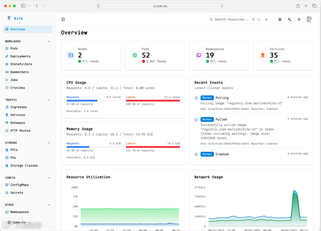
Kite 是一个现代化的轻量级 Kubernetes 仪表盘(支持中文界面),旨在为管理和监控 Kubernetes 集群提供直观且全面的界面。Kite 采用 Go 后端和 React 前端构建,在单一统一的平台上提供实时指标、多集群支持和企业级安全功能。
二、功能特性
三、安装指南
1、使用 Helm Chart(推荐)
添加 Helm 仓库
helm repo add kite https://zxh326.github.io/kitehelm repo update# 使用默认值安装helm install kite kite/kite - n kube-system
对于生产环境部署,务必在 values 文件中自定义 JWT 密钥和加密密钥以确保安全。
2、直接应用 YAML
应用部署清单
kubectl apply -f deploy/install.yaml# 或在线安装kubectl apply -f https://raw.githubusercontent.com/zxh326/kite/refs/heads/main/deploy/install.yaml
访问你的 kite 仪表盘
部署后,你需要暴露服务以访问仪表板:
LoadBalancer(云环境)
kubectl patch svc kite -n kite-system -p '{"spec": {"type": "LoadBalancer"}}'
Ingress(生产环境推荐)
具有域名的生产环境:
apiVersion: networking.k8s.io/v1kind: Ingress metadata:name: kitenamespace: kite-systemspec:ingressClassName: nginxrules:- host: kite.example.comhttp:paths:- path: /pathType: Prefixbackend:service:name: kiteport:number: 8080
访问仪表盘后,你将按照初始设置向导进行操作:
你还可以根据情况,进行多集群配置,包括实时指标、资源管理、日志流等主要功能。
总结
Kite 尝试在易用性和功能性之间找一个平衡,它没有追求大而全,而是把日常高频的操作,比如看状态、查日志、改配置、执行命令、中文界面,做得比较顺手。
https://github.com/zxh326/kite
“BizDevOps”公众号诚邀广大技术人员投稿
投稿邮箱:liuce@huayou-tech.com,或添加联系人微信:135 2278 8417

