大家好,我是小杜,本人做亚马逊7年多了,对选品的兴趣浓厚,在这里会不定期给大家解读热门产品和分享一些个人的选品/运营方法。
市场饱和的定义是什么?
所谓“市场饱和”是指该细分市场中供应量接近或超过需求量,竞争者众多且产品高度同质化。若贸然进入此类市场,面临的不仅仅是销量不理想,还可能陷入价格战、广告费居高不下等窘境。因此,我们需要多维度分析数据,多角度进行评估,以决定是否值得进入。
01
核心关键词搜索趋势:需求变化监测
首先要考察该类目的市场需求变化,核心指标是关键词搜索量的走势。通过对比近几周或几个月内核心词的搜索排名变化,我们可以判断需求是上升还是下降。例如,如果某关键词近4周搜索排名持续上升,说明买家需求在增加,是市场扩张的信号;反之,如果排名下滑或波动平缓,则需求趋于饱和或衰退,以下是例子,当然这只是粗略判断,具体情况还得继续往下看
02
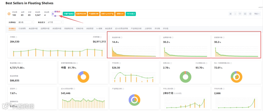
市场概览与市场分析:竞争格局一览
为了评估整体竞争强度,可以利用卖家精灵的市场调研/市场分析模块。会基于前3页的搜索结果或BSR榜单生成16+维度的市场报告,包括“商品集中度”“点击集中度”“价格分布”“评论分布”等指标。其中尤为重要的是“商品集中度”和“点击集中度”:商品集中度越高,说明头部几款产品垄断了大部分销量,市场竞争就越激烈
以上是小类目的分析数据图,接下来看看关键词首页具体页包含的一些维度
图中数据显示该关键词首页下共有ASIN 76个,总销量31万+,平均评分2561条。在实践中,我们重点关注如下指标:
ASIN数量和竞品增长:ASIN数量代表了竞争对手规模。若核心关键词下已有数百乃至上千个产品,则市场已非常拥挤,应考虑避开。我们还可以监控ASIN数量的历史变化(使用“店铺上新监控”或外部工具),如果短期内不断涌入新品,说明竞争不断加剧。
FBA卖家占比:若FBA占比非常高,说明物流优势不可忽视,竞争更激烈。相反,如果FBM卖家比例更高,可能说明该产品更专业或供应链壁垒较高。
季节性趋势:图中“平均上架天数”显示2年2个月,说明该类目部分老品扎根市场。结合卖家精灵的全年度销量趋势(可在插件中点击“市场分析”查看)判断淡旺季分布:若该产品在特定季节有销量暴增,说明具有周期性;全年波动小则说明稳定需求但可能接近饱和。
图表分布:点击“价格分布”或“评论分布”选项卡可见各维度分布图。例如,如果我们在价格分布图中发现所有产品几乎集中在$20-30之间(缺少高低端差异化),则意味着价格层次竞争激烈;如果低价区和高价区产品均衡分布,则有机会选择未充分挖掘的细分区段。评论分布上,如果大量产品评论数高达千级乃至万级,则新产品想要获客更难;如果图中中低评论区(如<500条)占比较大,说明仍有进入空间。
结合这些数据,我们可以对市场饱和度进行初步判断:例如若“点击集中度”或“商品集中度”都超过60%以上,说明前几款产品瓜分了绝大部分流量和销量,这正是市场饱和的信号。若价格、评论、评分等分布图都显示竞争高度同质化(如价格区间单一、头部评价过高),同样应警惕饱和风险。
03
ASIN深度分析:竞品详情与历史趋势
除了宏观数据,我们还要微观挖掘标杆竞品。直接利用工具批量导出页面所有ASIN的数据,包括BSR、价格、评分、销售量等。通过对比多款代表性竞品,我们可以洞察以下信息:
销量和销量走势:观察前10名竞品的销售额和BSR排名历史,如果前端产品销量稳定且逐年增长,则表示该市场已成熟;反之如果销量高峰后开始下滑,则市场可能过度竞争或需求萎缩。
Review 数量分布:使用插件或者手动批量获取前10竞品的评论数后,参照经验法则判断市场壁垒。例如,如果前10名产品中已有多个评论超过1万,则该家居品类已属于红海状态。尤其要关注是否有超万或数万高评,大卖家的存在通常预示新品很难竞争。反之,若大部分产品评论在几千以下,说明新入局者尚有机会。
价格比较:将标杆竞品价格罗列出来,如果几乎全部价格相同或集中在窄区间,说明价格战可能一触即发(同质化严重)。还可根据销量占比情况分析,如若$0–10之间产品占60%销量,而高价段稀少,则竞争焦点在低价区。
图片与Listing:可下载竞品主图和评论图。通过分析头部产品的Listing设计与视觉,可以判断竞争点。如果行业领先产品使用了A+页面、高级主图等,说明新品要达到同等效果不易,进一步印证市场已较为饱和。
04
竞品数量与动态:入局门槛与市场体量
一个有效指标是实际有销量的竞品数量。可用工具按类目、关键词、品牌等筛选条件获取当前销量有展示的产品列表,并导出分析。关键要点包括:
现有竞品数量:观察搜索结果前3页共有多少产品。如果超过200–300款热销产品,意味着市场玩家众多。我们可设置关注条件(如BSR阈值、销量区间),筛除那些边缘产品,聚焦真正竞争对手。
新增竞品速率:同一个时间段内不断有新品出现,如日常监测发现每周都有数十个新ASIN上榜,说明该市场火热甚至趋于饱和,需要警惕产品过剩。
竞品来源分布:如有可能,分析卖家归属地或来源,判断竞争格局是本土品牌主导,还是中国卖家主导、亦或均匀分布。这能反映市场风险和饱和程度。例如,如果亚马逊本土品牌和大卖占据主导,新卖家尤其是国外卖家难以突围;反之,如果中国卖家已经遍地开花,也很可能意味着价格战激烈。
05
蓝海关键词挖掘:寻找隐形机会
在确认主流市场较为饱和的情况下,可以尝试寻找蓝海细分市场—即竞争较小、需求潜力的细分方向。利用工具关键词挖掘可以帮助挖掘相关长尾词及其对应的流量情况。具体做法可参考“低PPC词”法:
低PPC关键词筛选:先用插件反查几个相关品类的中小热销ASIN,获取它们的核心搜索词和广告词。然后在这些流量词中筛选PPC竞价很低(比如<$0.5)的词,这些往往意味着竞争较弱。
投入关键词挖掘:将这些低竞价词输入关键词挖掘中,即可看到每个词的月搜索量、搜索趋势、关键词难度等指标,还可查看这些词对应的“TOP10产品”。
分析衍生长尾词:通过关键词挖掘界面的长尾词列表,通过输入关键词个数,看是否有大量相关词。如果出现许多低竞价且搜索量可观的词,说明可以以此为线索深入挖掘更细分的产品市场。
查看关联产品:关注低竞价词下的TOP10关联产品。如果这些关联产品销量还不算太大,且评价数适中,意味着该关键词指向的市场仍有机会;相反如果关联产品实力强劲,则该蓝海可能已被摸透。
06
竞品监控:持续动态追踪
最后,持续监控竞争情况是长期选品/运营的必要环节。
价格监控:如果竞品经常出现价格下调,说明市场格局高度敏感,或者买家对价格非常敏感;若竞品价格保持稳定,说明该市场可能还有利润空间或品牌溢价存在。
跟卖情况:关注是否有大量跟卖者出现。如果某产品下经常有新卖家插入相同ASIN(尤其是大卖的ASIN),就说明跟卖竞争激烈,市场饱和度高。
评价监控:通过跟踪竞品评论数增量和差评数,可以判断市场对产品的反馈和需求弹性。如果差评增加显著,可能存在改进空间;如果评价稳定高速增长,则说明流量被快速瓜分,需要加紧推广抢占。
新品监控:定期查看该类目亚马逊新上架的产品,看看是否有竞争者在推出类似新品。若发现诸多款式、型号频繁更新,说明该品类进入门槛低,竞争日益白热化。反之,如果市场上很久没有全新竞品问世,可能还稍有机遇。
总结:结合以上多维分析,卖家可以判定类目某款产品市场是否饱和。一般而言,当核心关键词需求平缓、竞品数量庞大且集中度高、产品高度同质化且价格一致时,可以断定市场已接近饱和状态。相反,如果搜索量稳步增长、竞品还不多、长尾关键词有潜在机会,则说明仍属于蓝海或待开发市场。
希望以上分享能为卖家朋友们提供实操思路,帮助大家更好地判断类目是否饱和、把握选品机会。


