大数跨境
0
0

318亿销售额,56.7%增长!学习机市场迎来爆发期,三大趋势把握增长先机

318亿销售额,56.7%增长!学习机市场迎来爆发期,三大趋势把握增长先机 魔镜洞察
2025-12-17
3
导读:智能学习机市场持续增长,AI技术、教育需求与政策支持成为核心动力。本文基于真实行业数据,解读人群、场景与产品趋势,并提供产品开发与营销策略建议。

学习机市场正迎来快速发展阶段,近一年销售额达318.92亿元,同比增长56.7%。

消费分级趋势明显,中高端机型增长显著,AI技术与护眼功能成为核心卖点。

26-40岁女性家长是核心决策群体,一线与低线城市需求差异显著。

产品开发需围绕不同人群定向优化,并构建“家庭学习闭环”与便携场景体验。

结合内容种草与线下体验,有效触达目标用户,把握政策与补贴机遇。

本篇数据来源魔镜CMI产品,解读及分析由AI生成,仅供参考,请自行甄别。希望能给您带来启发。



01

市场整体趋势

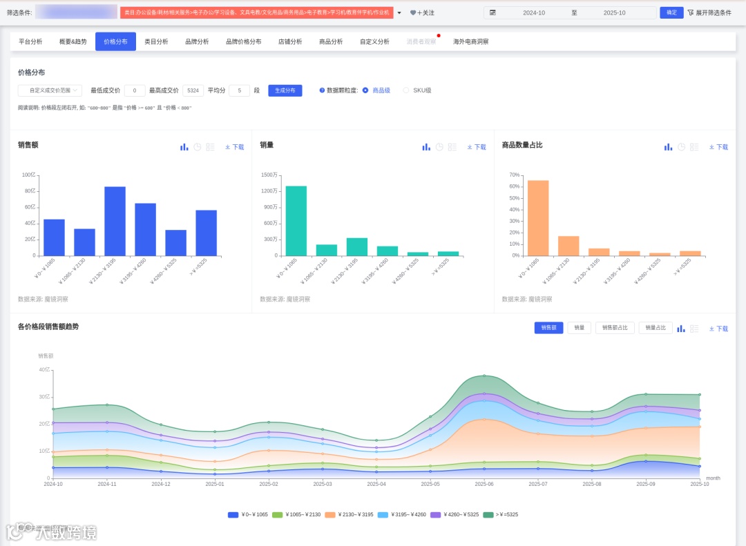
1. 市场规模高速增长:2024-10至2025-10期间,学习机销售额达318.92亿CNY(同比增长56.7%),销量2169.7万台(同比增长59.5%),均价1469.91CNY。增长动力来自"双减"政策推动家庭教育支出转向智能硬件及AI学习机纳入"国补"目录。
2. 价格带两极分化:低价段(0-1065元)占销量60.53%,但波动剧烈;中高价位(2130-3195元)增速显著,占比从3.99%升至29.72%。高端产品(如科大讯飞T30 Pro,8999元)与性价比机型(如作业帮P30,2393元)同步增长,反映消费分级趋势。
3. 技术驱动竞争格局:头部品牌集中(CR5超65%),科大讯飞、作业帮、学而思主导市场。AI功能(多模态模型、精准学算法)和护眼技术成为核心卖点,AI题目识别准确率突破75%。

02

人群洞察与细分

1. 核心决策者:26-40岁女性家长(TGI 128-158)是主要购买群体,占比61.92%(TGI 132),重视教育效果与减轻辅导负担。
2. 地域差异显
高潜力地区:福建(TGI 391)、北京(TGI 199)、河南(TGI 143),需强化方言识别与本地课程适配。
市分级一线城市(TGI 218)偏好高端科技功能(如AI个性化辅导),四线城市(TGI 253)依赖工具弥补教育资源差距。
3. 使用者低龄化:6-12岁儿童为核心用户,15岁以下群体TGI达634,需通过趣味交互设计吸引。

03

使用场景痛点与需求

1. 家庭学习场景:
家长需求:远程监控学习进度(高频关键词"解放家长"172次、"省心"156次)、设定使用时长。
学生需求:护眼功能(关键词"护眼"474次)、错题归集与薄弱点推荐。
2. 移动便携场景:课外班或出行场景需离线使用支持,轻便型号(如小猿墨水屏学练机)需求上升。
3. 校园补充场景:与教辅机构合作预装同步课程,强化作业辅导功能。

04

产品开发建议

(一)人群定向产品优化
1. 高端市场(4000-8000元):面向高知家庭,强化AI技术差异化(如多模态交互、实时答疑)、芯片性能参数突出专业性(数码兴趣群体TGI 1693)。
2. 下沉市场(2000-3500元):针对县域家庭,整合本地化课程(如方言识别、中高考政策解读),强调性价比与内容资源丰富度(关键词"丰富"2425次)。
3. 低龄儿童群体:开发游戏化闯关、AR学习功能,但需配套家长端管控设计。
(二)场景化功能设计
1. 家庭学习闭环:
开发"家长监控模式":实时学习报告推送、使用时长自动锁定。
强化"AI+真人"混合辅导:结合自适应算法与教师协同功能(如学情分析)。
2. 便携性与耐用性提升:
优化电池续航与离线资源库,适配移动场景。
改进耐用性(负面反馈占比27.07%),采用环保材料。
3. 内容生态建设:
预装校本课程与名师资源(学而思模式),订阅服务付费率42%。
开放第三方开发者平台,拓展题库覆盖。
(三)营销与渠道策略
1. 内容方向:
聚焦教育痛点:通过KOL测评对比"学习机vs辅导班成本",短视频展示"独立学习-家长省心"闭环。
情感传播:传递"减少辅导压力,改善亲子关系"价值观。
2. 渠道选择:
线上:小红书/抖音针对女性家长种草,教育类公众号推送选购干货。
线下:四线城市联合学校举办"AI学习公开课",增强体验。
3. 补贴联动:强调"国补"优惠(如学而思补贴500元),大促节点推出限定礼盒。

05

风险与未来布局

期风技术同质化可能引发价格战;政策调整需合规设计功能。
长期战略向"教育AI操作系统"转型,构建硬件+软件+服务闭环,拓展东南亚市场。

06

深度商品数据探索

有了“镜界AI”的初步分析,您还可以进入魔镜CMI平台,使用您的账号在“分析+”、“电商聆听”和“社交聆听” 系统中进行深度分析探索,研究各价格带下Top商品的表现,看看那些增长趋势非常好,但同时对消费者痛点又解决得不太好的商品,再结合自己品牌的竞争优势,找到产品创新的新思路。


更多研究报告、大促数据、消费趋势研究、高增长品牌拆解、机会点挖掘、高增长细分赛道研究,请持续关注魔镜洞察。










我们的研究覆盖了整个线上零售市场的各个细分行业和海量品牌。通过SaaS系统和洞察报告,我们服务于数百个品牌主、零售商、咨询公司、投资机构和政府部门。


【声明】内容源于网络
0
0
魔镜洞察
各类跨境出海行业相关资讯
内容 413
粉丝 0
魔镜洞察 各类跨境出海行业相关资讯
总阅读12.4k
粉丝0
内容413