这是一款两用蒜压器,可先将大蒜切成小块以方便更顺畅地压碎,而后再将其碾成均匀的蒜末,无需额外工具,双手无需沾满污渍。

产品采用厚实的 304不锈钢材质制成,比传统压具更加坚固,即便面对最大号的蒜也能轻松应对,且不会发生弯曲或磨损的情况。

销量数据
卖家精灵数据显示,这产品有1个变体,当前刚上架47天,上架即出单,目前近30天父体销量1232单。

关键词竞价
反查结果显示,所有流量词几乎都是自然流量。其中主要流量词garlic press的ppc竞价0.71美金,主要流量词garlic press rocker的ppc竞价0.6美金。

利润情况
当前店铺售价为6.99美元,国内类似同款产品采购价加头程物流约4美金,整体账面利润率超过42%(数据仅供参考)。

产品专利
睿观专利检索发现,这个产品暂无外观专利。其他专利没有查,风险未知。


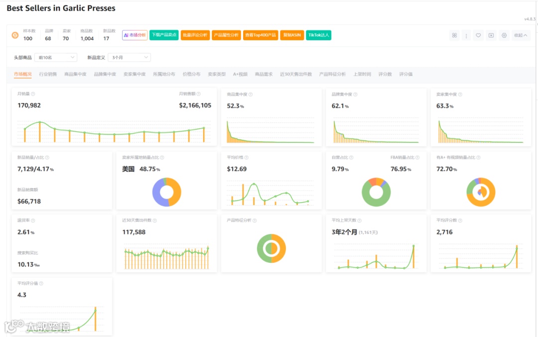
市场分析
市场数据显示,100样本中新品有17个,新品销量占比4.17%,商品集中率52.3%,品牌集中度62.1%,卖家集中度63.3%,美国卖家占比48.75%,类目退货率2.61%。

小编总结
这产品需求量稳定,体积小,FBA低,虽然售价不高,利润率却非常不错,PPC竞价和市场竞争都相对平和,且无外观专利风险。新手伙伴可以试试水,赚大钱不可能,打怪升级是个不错的选择。

