
我们在AI技术的发展趋势中眺望,
通过云产品体验设计升级,
让先进的AI技术与云计算普惠每一个用户。

随着AI技术进步,云计算已成技术发展基石。云产品设计与体验升级持续迭代,以匹配技术的快速演进。这不仅推动了用户体验的全面优化,也引领了新一轮的云产品体验升级。
阿里云 AI Agent
#AIGC #CUI

阿里云网站AI助理以开发者为核心用户,将云客户用到的功能全部AI化,提升用户云上之旅前期调研、资源购买、资源初始化、业务部署、日常运行、业务提升各个环节的效率,通过大模型赋能网站搜索和问答,提升信息获取效率,帮助网站用户更好地了解、购买、使用阿里云官网产品。

阿里云APP AI助手
提前布局对话式体验
#AIGC #CUI
布局对话式体验设计,引入AI能力提升App搜索体验。探索了面向未来阿里云App AI助手的场景方案设计,同时研究并且产出针对AI Agent类应用的设计指南,包括规范、设计指南和最佳实践。并产出移动端AI Agent规范文档以更好的知道未来产品能力发展。
数据开发Copilot助手
#体验 #数据 #Copilot
数据开发Copilot是应用在数据管理工具,帮助工程师进行代码开发提效的AI助手。让用户通过“说人话”批量修改替换SQL内容,再也不用辛苦人肉敲键盘;可以自动为SQL添加注释信息,帮助用户大大降低劳作成本;通过流畅的链路和简洁的设计,给用户提供高效的数据开发体验。
快速流畅地唤起与关闭,丝滑植入到代码编写过程中,快捷键完成采纳、拒绝等命令,完全符合开发者输入习惯。
SQL改写与纠错前后对比明确,帮助用户快速做选择判断,节省用户浏览与思考时间。
打造容器产品卓越体验
#产品设计 #体验
「容器」是云原生架构中的关键技术,允许开发者将应用封装成标准化单元,提供了无缝部署和灵活管理的能力,是当前软件开发和运维的核心工具。在容器生命周期的各个阶段:从资源创建、集群升级再到弹性伸缩和集群删除,产品都在致力提供直观、易懂、易操作的使用体验。以此降低用户上手难度和运维成本,提升开发效率和业务敏捷性。
简化资源创建与管理
产品注重简化用户操作路径,提供直观易用的资源创建界面。通过表单项清晰的分区,部分配置提供 CLI与GUI对照功能,确保新老用户皆能快速启动并配置容器。进一步整合弹性伸缩能力至弹性中心,直观展示伸缩效益,通过可视化方式解析各类策略,助力用户高效应对负载变化,实现资源的实时优化与稳定运行。
智能化运维与多集群管控
集群升级过程全程可视,支持用户配置自动升级计划,确保业务稳定性与安全性。面对多K8s集群的复杂管理需求,通过拓扑视图等工具,将跨集群资源、配置和服务信息立体展现,简化逻辑,提升管理效率。

对于上百款云产品而言,体验设计师不应仅是体验的微观设计者,也应是体验的宏观管理者。
XconsoleConsole UI 3.0
#设计系统 #设计规范 #网页设计

实践出真知
Xconsole通用组件经过大量实践、梳理和打磨,优化了样式细节与使用建议,对组件本身也进行了一定程度的组合与封装,减少了开发实现的成本。Xconsole平台完成了新的信息架构调整和视觉风格升级,契合最新的阿里云品牌色,从用户调整导航结构,提供UI规范、设计指南、开发指南、业务专区、用户洞察五大模块,方便用户高效查找内容。

更Pro的组件
结合业务侧反馈以及可观测等拓展场景对于更丰富组件能力的诉求。Pro组件内置并延续了基础组件的设计规范,并预设了一些常用的逻辑。做到不仅要基础功能开箱即用,而且要进阶功能快速上手。
PXM
云产品体验管理系统
#体验度量
PXM(Product Experience Management),是阿里云多年业务实践中打磨出来的云产品体验管理系统,包含NPS与UES两套子度量系统,支撑着横跨阿里云IaaS、PaaS、SaaS的数百款产品设计与用户体验。
易用性&满意度产品插件,让样本回收更快
为了解决易用性&满意度前中后接入成本高的问题,前期接入标准化插件SDK,中期根据产品控制触发条件、显示时机和疲劳控制,后期分析提供处理方法和报告模版,提高接入效率。
更新任务体验分算法,让度量更普适公平
我们优化了任务评分算法,引入了体现任务复杂度的指标,让不同类型的产品和链路能更好的横向比较。同时,相关论文已被人机交互领域重要国际会议HCI International 2024收录。
NPS 整体指标升级,拓展产品售前售后体验度量边界
从聚焦“产品使用体验”延伸覆盖“售前售后体验”,度量架构完善账单、服务、购买三方面指标,从聚焦“产品使用体验”延伸覆盖“售前售后体验”,辐射更多团队参与产品体验建设辐射更多团队参与产品体验建设/
阿里云可观测 O-Insight
#设计系统 #设计规范 #可观测

阿里云可观测体系 O-Insight 致力于提升云产品、用户云上系统的可观测体验。旨在帮助设计研发提效,帮助用户从海量数据中高效定位关键信息,以作出合理的决策。

平台规范
与市面通用图表组件不同,O-Insight详细定义了可观测组件的基础规则,包含适合展示复杂数据系列的色板、图表构成及交互规则、页面级的跳转及下钻规则,还有兼容极端数据场景的特殊规则等;同时,以解决用户侧实际的可观测问题为导向,O-Insight提供体验范式、业务场景设计案例以及术语池,帮助开发、运维、运营、设计构建清晰、易学、易操作的可观测体验。

ARMS用户体验监控
用户体验监控在详细记录用户真实活动同时,也带来了大量数据和复杂的信息结构。我们设计以搜索为核心、层层下探的追查链路,通过结构化、可视化使事件数据清晰易读,帮助客户快速了解服务的性能和运行状况,探寻影响体验的深层原因。
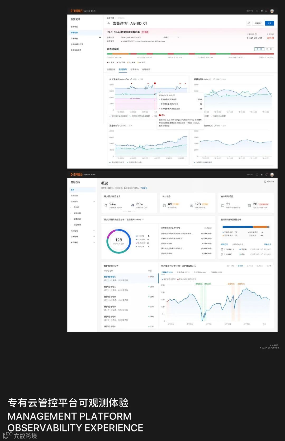
复杂数据的高效解读与精准决策
针对专有云多场景下的复杂数据关系和抽象业务概念,我们尝试全局视角的交互式数据探索,辅助抽象业务概念和风险状态转化为可见、可感的信息,为用户提供了一个从宏观到微观的全局视角和深度洞察,提升用户的业务数据的解读效率,助力客户做出精准决策。

一体化可观测的监控运维体验
针对专有云的业务特点(业务规模大、分工细、协作复杂、数据层级深),我们通过优化布局、样式与交互,构建逻辑拓扑、一体化溯源、架构编排场景,提升观测与编排效率,减少跨层级操作阻碍,助力实现业务异常1分钟发现、10分钟定界、30分钟解决的整体目标。


软硬件产品体验升级致力于结合最新技术,优化用户界面与性能,满足日益增长的用户需求,提升满意度,推动技术与市场发展。
无影魔方Pro
一款安全、高效、小巧的办公云电脑
#工业设计 #易用性设计 #可持续设计
无影魔方Pro是一款开启未来办公新体验的创新云端办公电脑,它将桌面环境移至云端,用户只需连接显示器、接入网络即可访问自己的个人电脑桌面。它通过加密和身份验证等技术保护用户的云端数据和隐私安全,为用户提供无缝、安全高效、性能可调的全新办公体验。
科技简洁、高辨识度的外形观感
在产品设计上,我们采用优雅精炼的外观设计语言,通过柔和流畅的线条,营造出一种科技与简约相交融的视觉韵律,使云电脑无论置于办公空间或家居环境,都能够和谐地与环境相融。与此同时,立式上扬的姿态设定,使其昂扬挺拔且具有高品牌辨识度。
灵活易用的人机交互体验
为方便用户按需扩展各种外围设备,满足多样化的办公场景需求,云电脑配备了丰富的接口。我们根据使用频率、接线粗细、产品重心、摆放场景等因素对各端口进行更合理的排布。此外,云电脑可横置、可纵置的多模态设计,以及符合人体工学的指纹解锁功能,都旨在为用户带来更高效、更舒适的使用体验。
绿色环保的可持续制造
机身主体采用铝挤成型工艺,兼具品质与价值感的同时,满足了多种机型的延展与复用,大大减少了企业的生产制造成本与对环境资源的浪费。
芯云大师观测平台:
科技意象的产品化设计
#体验 #可视化 #产品设计
芯片设计领域云资源管理平台。支撑半导体企业管理理念,用合理的IT资源来支持多个项目组的芯片设计。可以管理云上、云下的资源管理。实现可视化、可统计、可报告、可预测,支持高质量管理。
星云隐喻的设计推演
在界面设计上,我们基于产品概念“芯云”对“星云”的隐喻,进行了主视觉的星云设计。采用芯片 + 数据块小行星的组合,配合部分阿里云品牌色的晶体块,构造了一个芯片为中心的星云。更进一步的借用电子显微镜的电子束射击与芯片的回响,反应“可观测”的理念。构造主视觉后以光谱形式衍生信息色与产品主题系统,完成完整的基于星云宇宙概念的设计推演。
物联网云组态
设计标准的进化之路
#体验 #设计标准 #论文
组态是生产过程中用于数据采集与过程控制的应用。常用在工业场景中,通过可视化的方式,使用预设的组件进行控制系统的搭建。阿里云从2018年开始,一直在工业互联网平台上发展云组态搭建工具。目前我们的高性能工业组态应用搭建器,支持单页面5000+组件同时渲染,1000+数据点实时更新,积累2000+工业素材,达到了同行业领先的水准。
以用户中心沉淀云组态设计规范
我们在大量的实践中,总结出使用组态画面的三类群体:管理者/生产主任/产线工人。区分了不同的用户诉求后,我们提出了基于模块化的云组态设计模式。我们将实践中的设计经验总结为云组态的设计规范,界定了布局,物料,色彩,字体等规则。更好的引导组态工具的开发者完成组态的搭建。
行业共创将设计规范标准化
在形成设计规范后,业务方认为该规范值得向行业进一步推广。因此我们发起了设计规范的标准化撰写流程。标准公示后,获得了大量的关注和认可。我们联合多个行业单位,历时两年的探索,减少了设计规范中个性化的部分,将多个制造领域场景适用的部分抽象总结。将成果总结为《物联网云组态应用界面设计指南》(T/CIDADS 00013-2023),成为第四批中国工业设计协会标准分会发布的团体标准。
基于设计标准探索AIGC新机会
在设计标准的基础上,结合最近的AIGC浪潮,我们团队进一步探索了云组态中结合生成式人工智能的可能性。团队最新的一项研究成果为评估组态可视化中,能否使用AIGC的设备图片替换以往需要3D建模渲染的图片。研究表明AIGC设备在正确性,美观度以及清晰度等的结果均优于3D建模,同时80%的用户不认为AIGC会影响信息接收。该研究成果被IEEE VIS 2023(CCF-A类会议)收录。
阿里云物联网平台
IoT孪生引擎
#智能 #数字孪生 #物联网
阿里云IoT孪生引擎是一款针对物联网领域的数字孪生应用搭建平台,它整合了阿里云在物联网设备管理、数据智能和3D可视化等能力,为用户提供一站式的应用搭建服务。
更专注&高效的搭建体验
通过对孪生搭建的对象,内容和角色拆解,总结孪生引擎搭建器的三大特征:强步骤,重配置,多角色。使用了分布式工作流的架构,让用户在分布式的沉浸体验中完成孪生应用搭建。
适配多种领域场景
通过与底层物模型数据的打通,IoT孪生引擎解决的多领域场景的适配成本问题。用户可以基于物联网平台的数据,一键生成孪生模型不同模块的数据卡片,轻松高效的搭建不同领域的数字孪生应用。
多端多场景的应用体验
通过模块化的方式来构建孪生应用,因此孪生应用具有先天的响应式布局优势。并结合不同端侧的应用场景特征,给与不同维度的信息与交互,打造多端多场景的孪生应用体验。
阿里云投屏
数字门店管理平台
#体验设计 #AIGC #创意
阿里云投屏是一款针对大型线下零售门店的完成数字化转型的一体化管理平台,它整合了设备管理、内容生产、数字驱动等全部门店营销行为,为客户提供高效高性价比的门店营销管理解决方案。为国内外头部咖啡企业提供在亚太的管理方案。
千店千面智能投放
千店千面,建设智能容器体系代替传统人工运营的低效率高成本模式,一键部署关联门店、地域信息,灵活展示门店售卖内容。降低人工投入的成本和人力投入的错误率。
AI生产力联动
打通AI底层生产力,解决门店依赖的无版权素材成本问题,形成底层素材供给,形成设计生态从在线搭建,内容生产,数据驱动的闭环。
MR空间营销能力联动
针对门店营销触点有限痛点,提供AR空间营销的解决方案,以更视觉张力更强的表现方式传达营销卖点。
AI与云计算的进步
不断优化云产品体验,
将技术普惠于众。
在越来越复杂的云计算世界中,
我们为用户提供越来越简单的选择。


