自航运互联网的理念提出,其技术水平就一直在迅猛发展,实现了从互联 1.0 到互联网2.0,再向云基础数字化3.0 版本的不断更新。蓝水母乘着互联网发展的东风在不断地发展迭代,应用的场景范围也在不断地扩展。
运营成本
我们注意到,燃油占到航运企业一年运营成本的35%以上,燃油和配件是企业最关注的巨额支出。那么大到船舶,小到物流的运单,采购物料,都需要很多人去流转,也需要很多节点去操作。
为了更好的帮助企业管理船舶,控制运营成本,我们的机务系统进行了全面的升级,新增了【油耗管理】功能,对数据分析模块也会进行全面的页面优化,让岸基人员可以更好的掌握每条船的耗油情况,包括库存、油仓、申请流程等。



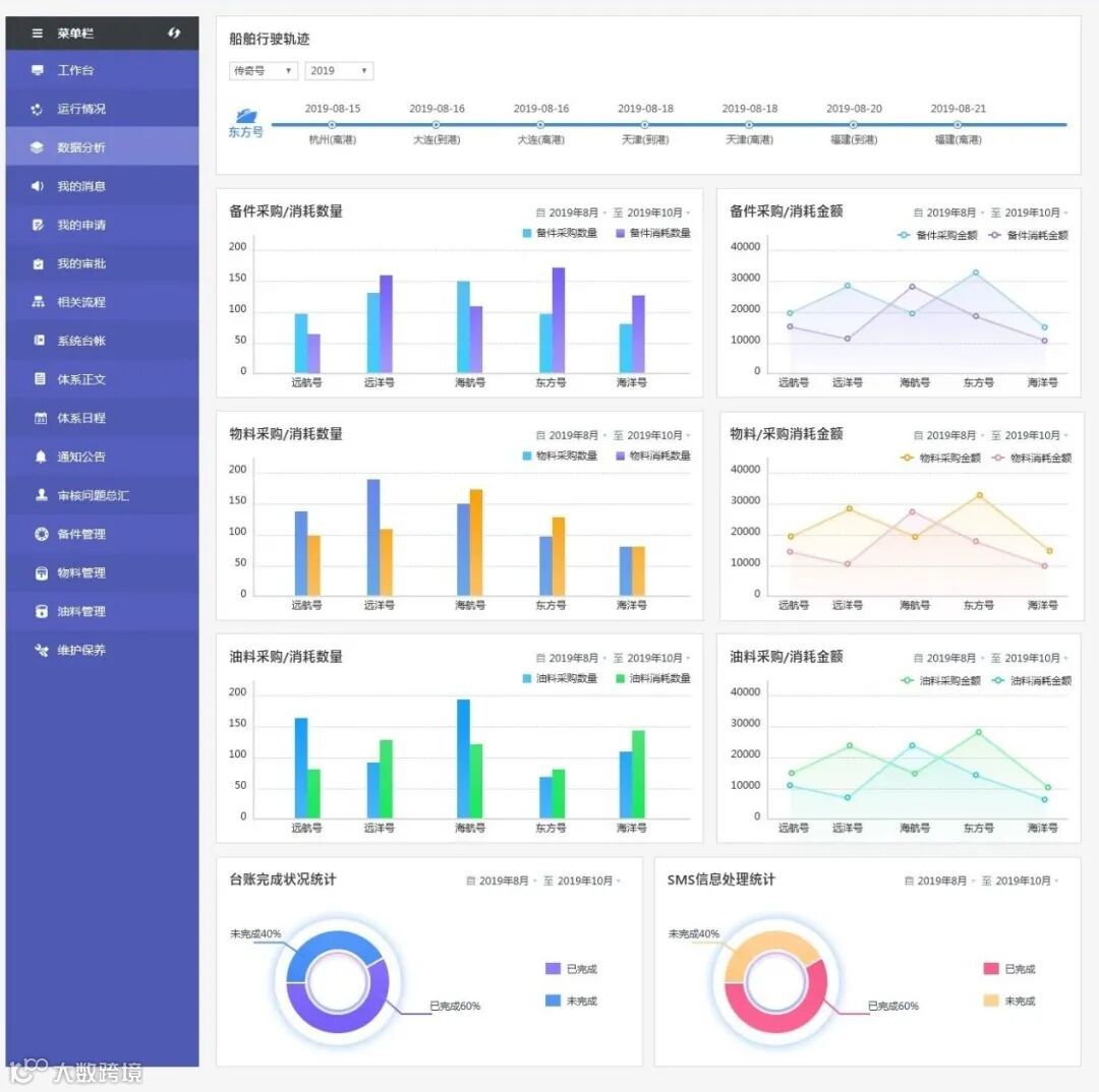
数据分析
新数据分析板块,让负责人可以查看公司旗下所有船舶每个月的船舶运行情况,包括备件物料油料的采购消耗数量和金额。

机务系统将会拥有备件、物流、维护保养的基础功能。帮助船舶更规范化、透明化、通知提醒船员按时进行保养。
为什么要监控监测?
由于航行的特殊性,传统报表受到诸如主观因素、经济成本、适用范围、执行力度和执行时间等因素的影响,而存在一定误差范围和延时性。而蓝水母的机务便可以在很大程度上解决这些因素的影响。蓝水母机务的主要特点可以简单地概括为:去中心化、智能高效、准确、低成本。内容公开透明、条理清晰且不可篡改。
蓝水母希望船员上岸以后不用再核对回执,整理报表,处理数据。用一段计算机指令实现自我验证、自动执行,并监控测算,产生可以验证的证据来证明管理的有效性。
蓝水母希望能把船上一切可以计算解决的问题都计算出来,更多的方面是船舶管理基础架构的重塑,迈入平台与船舶深度交互的状态。唯有健全制度约束,从数据安全、技术安全、场景应用安全等多个方面完善,才能保障船舶良性健康稳定的航行。
除此之外,未来机务的应用场景还是非常广泛的,比如用于保险凭证,借助互联网技术,保障数据的及时性;用于物联网环境下供应链查询和物品真伪查询;用于船舶租赁、身份认证、市场预测等。
蓝水母平台已经完成全场景下的基本整合:服务海事、服务船舶、帮助航运企业、帮助船员。我们免费帮助企业实现数字化体系管理转型,机务模块上线后将限时免费开放给加入蓝水母平台的企业使用,这是蓝水母作为互联网航运平台的基础设施建设计划的一部分。
这些功能你期待吗?想免费体验下吗?想了解详细情况的欢迎来留言或来电咨询,咨询号码:13064722828
扫描二维码
关注蓝水母微信公众号
网址:www.lanshuimu.com
我知道你
哦

