
蓝水母推广交流现场
所以做企业数字化转型升级架构设计非常重要,如果企业自己的人才不足以支撑这个设计,可以让专业团队来量身定制。
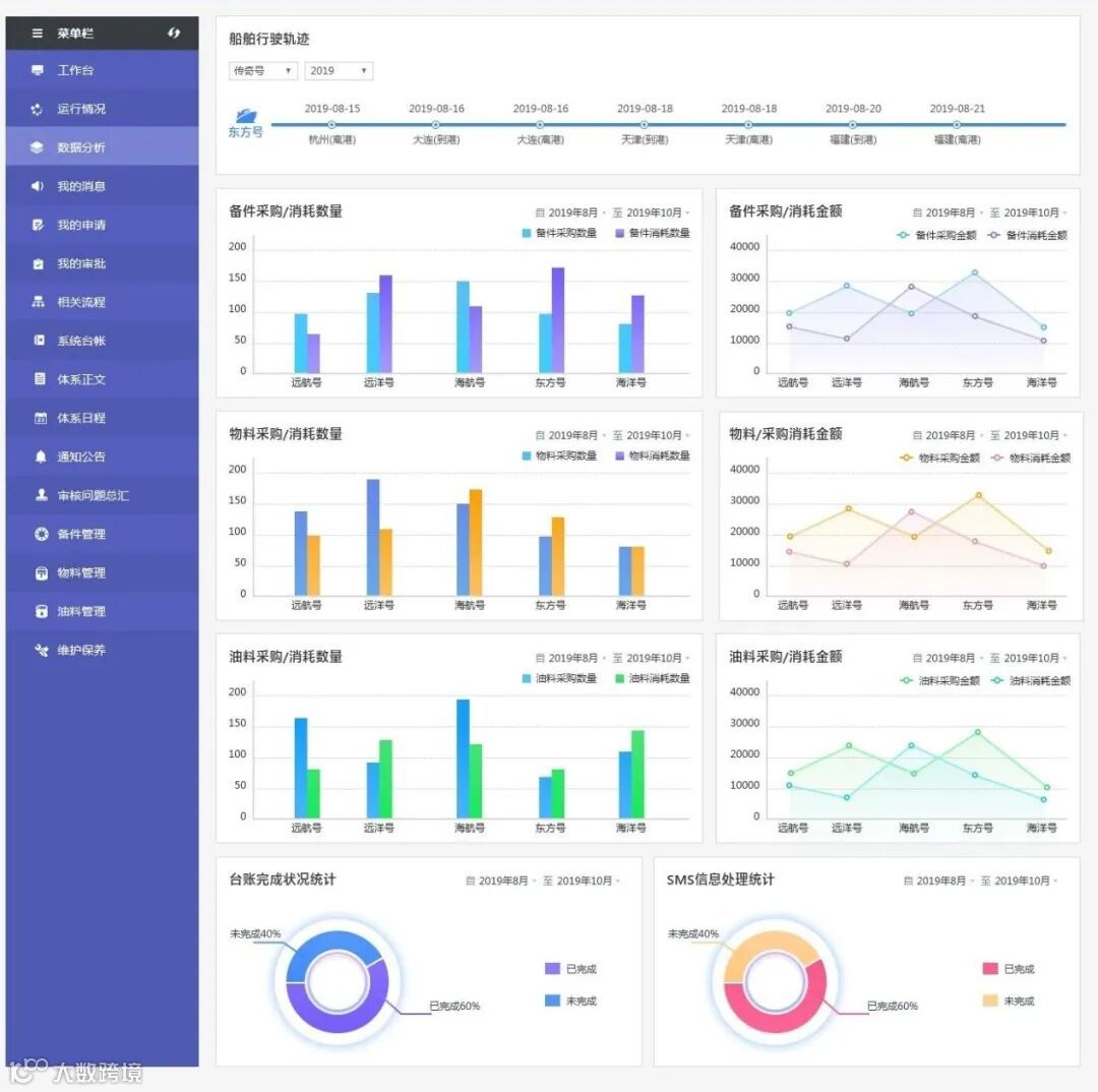
作为航运业的基础设施,船舶安全一直是无法绕开的话题之一。伴随着物流的快速发展和崛起,反过来也倒逼着企业提升管理能效。蓝水母是国内帮助航运企业实现数字化转型的平台。蓝水母在符合体系化标准和监管要求的前提下,在保证数据安全的基础上解决企业运营要求,为企业量身打造个性化定制特色类需求,满足企业不同的业务应用场景。是企业在数字化计算和管理性能上提升改进的有力抓手。围绕岸基对船舶动态管理的需求,目前已发布板块安检缺陷管理、船舶调度管理、表格定制化定制服务等。
航运属于高风险、专业性较强的行业,各航运大佬先进的管理理念正通过与蓝水母的深入合作,管理量化模型,集思广益出宝贵的经验共享给更多的企业。
1、 降本增效
帮助航运公司降本增效,是我们的目标和使命,让企业通过蓝水母平台,通过简单灵活的方法,平台通过集团采购,打通流程,贯通业务,提高组织的效率,控制生产成本。
2、 逐步落地 精细化管理
我们也经常听到“数字化转型”这个说法。数字化的目的在于:能够帮助企业经营的各个链条产出详细、全面的统计数据。然后经营者能够根据这些数据,去调整生产经营策略,获取更大的利润。所以数字化两个关键点:数据记录、数据分析。所以想要实现数字化的平稳推进,就需要一款好用的数字化平台,特别是像蓝水母,能够在企业数字化升级的进程中扮演重要的角色。让更多的企业低成本,低门槛的开启自身的信息化之路。

未来,蓝水母也会结合航运企业的管理需求积极探索功能创新,从更多的角度迭代数字化服务,助力船舶管理发展。如您想了解更多数字化定制应用,欢迎拨打咨询热线13064722828,蓝水母期待与您的相遇!
蓝水母
网址 www.lanshuimu.com
点“在看”给我一朵小黄花![]()

