所谓经济,是价值的创造、转化、与实现。历史上我们曾经历过农业经济和手工业经济、工业经济的时代,如今正处于数字经济时代的始端,可以发现,每一次经济形态的变革都是在扩大经济的发展。
那么数字经济也是一样,一方面可以通过对信息的充分利用提高应对不确定性的能力、进一步降低价值创造和转化的成本来扩大存量,另一方面可以开拓出全新的价值空间来开拓增量。
提高已有商业模式的效率就是要求降低价值创造过程中的成本、降低价值转化过程中的成本、和提高能够实现的价值额度。成本的降低和价值实现的提高并不是通过偷工减料和哄抬价格完成的,而是通过更高效的方式来实现。
蓝水母是国内帮助航运企业实现数字化转型的平台。蓝水母在符合体系化标准和监管要求的前提下,在保证数据安全的基础上解决企业运营要求,为企业量身打造个性化定制特色类需求,满足企业不同的业务应用场景。是企业在数字化计算和管理性能上提升改进的有力抓手。
现如今数字化程度高的地区,随便找一家路边的小餐馆,可能都会通过扫码点单的方式来收集消费者的下单数据,进而分析食客的用餐偏好,用于之后的菜品采购。数字化也从一道企业的“选择题”,变成了一道“必答题”。
回到咱们航运圈也是一样,企业需要借助蓝水母这样的平台制定系统化的数字营销战略,来实时、高效、创造性地处理和分析数据,以便对竞争和行业的变化做出迅速反应。
对于大的航运企业来说,蓝水母能成为现有数字化系统的有效补充。对于小的船企来说,蓝水母就是一套业务操作系统,能成为员工的工具、管理者的看板,希望这些引擎,能给到你一些启发。让蓝水母数字平台,成为帮助你实现业务数字化的起点。
电子化:是指以前的船舶数据都是单页纸张或成为一个个word文档保存在某台电脑里。“电子化”是“线上化”的基础,核心解决的是数据从无到有的串联。在基于数据模型提炼关键问题显现化。
线上化:是指以前存储在本地电脑的信息,现在上传到系统中去;以前分散在各个子公司的、各个部门的信息,同步到云端去。线上化,可以让信息的分享和处理变得更容易、更快。通俗来说,就是把离线的Excel变成线上的数据表格,把Word上传到线上文档库。“线上化”是“自动化”的基础,核心解决的是数据可得性的问题。
自动化:当信息线上化之后,这些信息按照预先设定的规则,对业务自行进行处理和加工的过程,就是自动化。通俗的理解就是把Excel手工计算,替换成线上数据任务;需要人工填写的工作,由OCR技术来录入。核心解决的是工作效率、产出速率和正确率的问题。
一套基于对业务的深入理解,将部分决策让渡给系统,依靠数字化技术进行数据的收集、运算、反馈、并不断优化的提供给决策者作为判断条件。
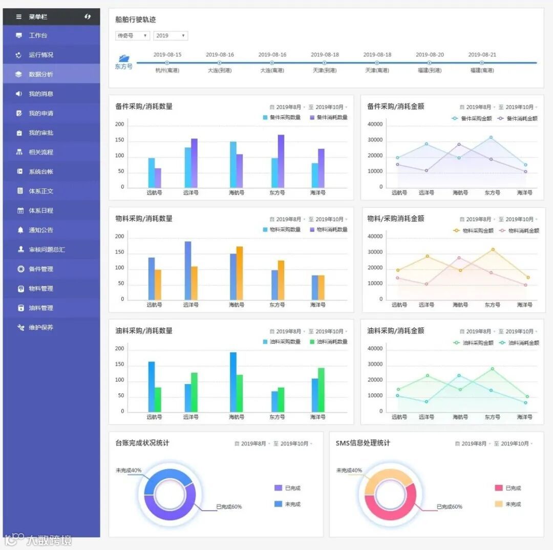
航运企业通过蓝水母平台的流程上报形成“数据统计”后,可以直接一目了然看到船舶的运转情况。

除了帮助管理者进行船舶管理,蓝水母还把生产部门的全链路信息搬上了平台。

生产、财务、采购、物料消耗、人事管理等等,各个部门的本地数据,都被有机的联系起来,以前割裂的数据,都串起来了。数据孤岛开始打通。数据烟囱开始相连。每个流程也可作为海事局审核的客观证据。
希望蓝水母的数据与应用,能给到你一些启发。让蓝水母数字平台,成为帮助你实现业务数字化的起点。咨询号码:13064722828
蓝水母
网址 www.lanshuimu.com
点“在看”给我一朵小黄花![]()

