1688商家版APP更新数字营销数据报表功能
一、Where - 数据报表查看入口
近期,1688商家版APP更新了数字营销端的数据报表功能。用户可通过以下两种方式快速访问数据:
- 移动端: 使用数字营销工作台报表页查看数据。
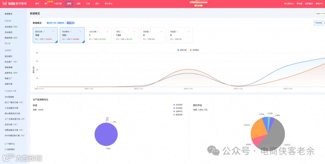
通过移动端工作台,用户不仅能实时查看关键指标与趋势分析,还可自定义报表配置,设置不同数据维度和时间范围。 - 电脑端: 登录数字营销工作台,选择“报表”选项。
电脑端支持查看漏斗图与数据下载功能,并通过Tab切换获取所需信息。

二、What - 数据报表核心指标解读
以下是报表中常见的数据指标及其含义:
- 展现次数:推广信息在展位上被买家看到的次数。
- 有效曝光:去除无效浏览后的实际展示次数。
- 扶持曝光:额外获得的广告加速曝光和自然免费曝光。
- 点击次数:买家点击推广信息的次数。
- 消耗:推广过程中发生的消费金额。
- 线索量:进入店铺后15天内产生的潜在客户行为数量。
- 询盘量:有效接通的买家询盘数量。
- 支付订单数:买家通过广告位进入店铺后15天内的实际成交SKU单数。
- 点击率(CTR):点击次数与展示次数之比,反映广告吸引力。
- 平均点击成本(CPC):总消耗金额除以点击次数,衡量每次点击的成本。
- 点击转化率(CVR):转化次数与点击次数之比,体现广告效果。
三、How - 推广效果优化方法
以下为推广计划优化的具体案例分析:
问题描述:全站销货计划加入推广后,未见明显起量且消耗较慢,可能原因包括:
- 物料分析:确认计划是否正常上线。
- 商品状态分析:
- 检查商品是否存在审核拒绝的情况。
- 优化主图、标题及详情页内容,增强吸引力。
- 优质商品(如金冠、行家选等标签)更容易获得流量。
- 账户余额分析:确保账户余额充足。
- 预算分析:日预算不应低于系统推荐值。
- 目标出价分析:建议参考系统推荐值进行合理出价。
优化措施:
- 推广设置推荐:
- 投放目标:优先选择线索成本。
- 目标出价:选择最高档系统推荐值。
- 预算设置推荐:适当提高预算。
- 目标出价推荐:采用系统推荐值中高档出价。
- 其他优化建议:
- 定期关注数据趋势图,及时调整策略。
- 优化商品主图、标题及详情页内容。
- 对比竞品数据,保持竞争优势。



